AIで解明した数百パターンの事故真因に基づき運転リスクを診断!運送事業者向け安全運転ソリューション『TRUE SAFE』の提供開始
~実証実験で事故低減効果を確認~
矢崎総業株式会社と三井住友海上火災保険株式会社は事故データとデジタルタコグラフの運行データをAIで分析する日本初の運転リスク診断サービス『TRUE SAFE』を2022年5月に提供開始する。
矢崎総業株式会社(社長:矢﨑 信二、以下「矢崎総業」)、MS&ADインシュアランス グループの
三井住友海上火災保険株式会社(社長:舩曵 真一郎、以下「三井住友海上」)は、事故データとデジタルタコグラフの運行データを人工知能(AI)で分析する日本初(※1)の運転リスク診断サービス『TRUE SAFE』を開発し、2022年5月から運送事業者へ提供を開始します。
両社が開発したAIは、矢崎総業のグループ会社である矢崎エナジーシステム株式会社(社長:矢﨑 航、以下「矢崎エナジーシステム」)のデジタルタコグラフ(以下「デジタコ」)が記録した商用車両等の運転挙動に関するさまざまなデータ、三井住友海上が蓄積してきた自動車事故や運転リスクに関する豊富なデータ、天候等の外部データ等、膨大なデータを学習したモデルを使用しており、従来製品に比べて精度の高い事故発生予測が可能です。なお、AI分析アルゴリズムの開発およびデータの分析・解析は、アクセンチュア株式会社(社長:江川 昌史)の支援のもと行っています。
また、『TRUE SAFE』を用いた実証実験において、利用前後の一運行当たりの事故率低減効果が得られていることを確認しました。
矢崎総業と三井住友海上は、保有データやノウハウを最大限に活用し、交通事故ゼロ社会の実現に貢献していきます。
※1 事故データとデジタルタコグラフの運行データをAIで分析するシステムとして日本初。(矢崎総業調べ)
■ サービス概要
矢崎総業が過去の実際の事故データと300万運行以上の車両運行データをAIで解析した結果、従来の4大リスク指標・行動では事故リスクを捉えきれていない運転シーンがあることが判明したため、三井住友海上と共同研究を行い、より科学的かつ詳細な指標に基づく高度な安全運転診断サービスの開発に着手しました。
共同研究において、前述の主要リスク指標よりもさらに深く科学的に事故と相関のある数百パターンの特徴量から事故リスク要因を究明(※2)することができ、精度の高い事故発生リスク予測モデルを構築しました。
※2(例)構内でのバック走行時の加減速等、特定のシーンでの運転操作が事故リスクに大きく影響を及ぼすことが判明しました。
■実証実験による効果検証
矢崎総業のデジタコを導入するフジトランスポート株式会社(社長:松岡 弘晃、以下「フジトランスポート」)と、2021年9月から2022年2月の期間に11拠点で、本サービス『TRUE SAFEクローズドリリース版』による事故低減効果の検証を実施しました。サービス利用前の前年同期間と比べ、一運行あたりの事故率低減効果を確認することが出来ました。(※3)
※3事故低減効果は本実証内の検証結果となり、事故低減効果をお約束するものではございません。
<フジトランスポート 石谷 泰人 取締役 コメント>
このサービスを利用している拠点では、AI診断に基づく具体的なリスク箇所について安全指導ができるため、指導の質が上がったとの声が多い。指導を受けた乗務員の安全に対する意識も上がっており、従来は事後的・再発防止目的になってしまいがちな事故予防活動を、リスクスコア等を基準に対象を絞り込んで実施できている。今後は、リスクシーンの動画等も指導に活用したい。より乗務員の行動変容につながるようなサービスとなることを期待している。
■今後の展開
矢崎総業と三井住友海上は、当該サービスの機能高度化や分析精度向上に加え、車内外の動画を活用したAIでの危険検知・予測による安全運転指導サービスの開発を進め、さらなる事故削減を目指します。また、MS&ADインシュアランス グループのあいおいニッセイ同和損害保険株式会社(社長:新納 啓介)も加わり、自動車事故や運転リスクに関するデータを充実させ、新サービスの創出を検討していきます。
【矢崎総業株式会社について】
矢崎グループは、主力商品のワイヤーハーネスを提供する自動車機器事業、商用車向け車載機器を提供する計装事業、電線・空調機器・太陽熱利用機器・ガス機器を提供する生活環境機器事業を展開し、ワイヤーハーネスは世界トップクラスのシェア、商用車向け車載機器(デジタコ・ドライブレコーダー)でも国内トップクラスのシェアです。本サービスは矢崎総業内の社内ベンチャー組織であるAI・デジタル室が企画・開発を行っています。AI・デジタル室は、矢崎グループが持つモビリティデータ、工場データ、エネルギーデータの膨大なビッグデータをAI等の最新技術を活用して、社会課題を解決する新たな価値を創造します。
コーポレートサイト:https://www.yazaki.ai/
【三井住友海上火災保険株式会社について】
「MS&ADインシュアランス グループ」の中核損害保険会社。
国内の損害保険事業を中心に、海外事業、金融サービス事業等、幅広く展開しています。
2019年5月からは、ビッグデータや最新の分析アルゴリズムを活用することで企業の抱えるリスクを可視化・最適化し、課題解決を図るサービス「RisTech(リステック)」を提供しています。
コーポレートサイト:https://www.ms-ins.com/
三井住友海上火災保険株式会社(社長:舩曵 真一郎、以下「三井住友海上」)は、事故データとデジタルタコグラフの運行データを人工知能(AI)で分析する日本初(※1)の運転リスク診断サービス『TRUE SAFE』を開発し、2022年5月から運送事業者へ提供を開始します。
両社が開発したAIは、矢崎総業のグループ会社である矢崎エナジーシステム株式会社(社長:矢﨑 航、以下「矢崎エナジーシステム」)のデジタルタコグラフ(以下「デジタコ」)が記録した商用車両等の運転挙動に関するさまざまなデータ、三井住友海上が蓄積してきた自動車事故や運転リスクに関する豊富なデータ、天候等の外部データ等、膨大なデータを学習したモデルを使用しており、従来製品に比べて精度の高い事故発生予測が可能です。なお、AI分析アルゴリズムの開発およびデータの分析・解析は、アクセンチュア株式会社(社長:江川 昌史)の支援のもと行っています。
また、『TRUE SAFE』を用いた実証実験において、利用前後の一運行当たりの事故率低減効果が得られていることを確認しました。
矢崎総業と三井住友海上は、保有データやノウハウを最大限に活用し、交通事故ゼロ社会の実現に貢献していきます。
※1 事故データとデジタルタコグラフの運行データをAIで分析するシステムとして日本初。(矢崎総業調べ)
■ サービス概要
- サービス名称:『TRUE SAFE』
- 提供内容
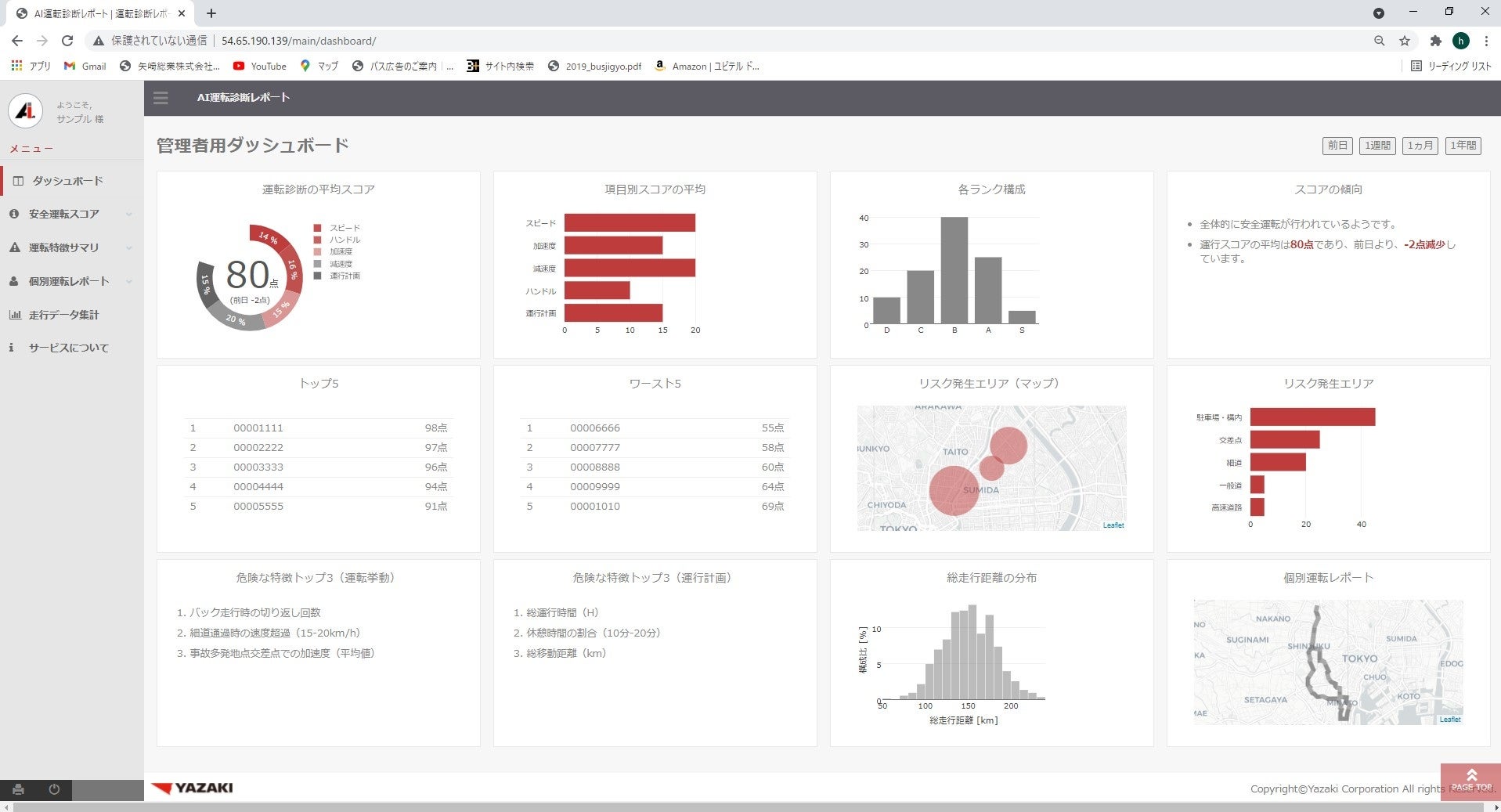
- ドライバーの 運行ごとの運転を診断し、定量化したリスクスコアや具体的なリスク要因が確認できる管理・指導画面を備えたTRUE SAFEアプリケーション
- 運行管理者等へのデータに基づく安全指導のアドバイスやリスク改善状況をモニタリングするコンサルティングサービス(オプション)
- 販売開始日:2022年5月25日
- 対象機器:矢崎エナジーシステム製デジタコ(DTG3α、DTG4、DTG5、DTG7、YAZAC-eye3T)
- サービスサイト:https://www.yazaki.ai/service/drive/

『TRUE SAFE』画面イメージ
<開発背景>
矢崎総業は、デジタコ等を活用し、「急ブレーキ」「急加速」「急ハンドル」「スピード超過」という主要リスク指標をベースとした運転診断サービスを運送事業者向けに提供してきました。矢崎総業が過去の実際の事故データと300万運行以上の車両運行データをAIで解析した結果、従来の4大リスク指標・行動では事故リスクを捉えきれていない運転シーンがあることが判明したため、三井住友海上と共同研究を行い、より科学的かつ詳細な指標に基づく高度な安全運転診断サービスの開発に着手しました。
共同研究において、前述の主要リスク指標よりもさらに深く科学的に事故と相関のある数百パターンの特徴量から事故リスク要因を究明(※2)することができ、精度の高い事故発生リスク予測モデルを構築しました。
※2(例)構内でのバック走行時の加減速等、特定のシーンでの運転操作が事故リスクに大きく影響を及ぼすことが判明しました。
■実証実験による効果検証
矢崎総業のデジタコを導入するフジトランスポート株式会社(社長:松岡 弘晃、以下「フジトランスポート」)と、2021年9月から2022年2月の期間に11拠点で、本サービス『TRUE SAFEクローズドリリース版』による事故低減効果の検証を実施しました。サービス利用前の前年同期間と比べ、一運行あたりの事故率低減効果を確認することが出来ました。(※3)
※3事故低減効果は本実証内の検証結果となり、事故低減効果をお約束するものではございません。
<フジトランスポート 石谷 泰人 取締役 コメント>
このサービスを利用している拠点では、AI診断に基づく具体的なリスク箇所について安全指導ができるため、指導の質が上がったとの声が多い。指導を受けた乗務員の安全に対する意識も上がっており、従来は事後的・再発防止目的になってしまいがちな事故予防活動を、リスクスコア等を基準に対象を絞り込んで実施できている。今後は、リスクシーンの動画等も指導に活用したい。より乗務員の行動変容につながるようなサービスとなることを期待している。
■今後の展開
矢崎総業と三井住友海上は、当該サービスの機能高度化や分析精度向上に加え、車内外の動画を活用したAIでの危険検知・予測による安全運転指導サービスの開発を進め、さらなる事故削減を目指します。また、MS&ADインシュアランス グループのあいおいニッセイ同和損害保険株式会社(社長:新納 啓介)も加わり、自動車事故や運転リスクに関するデータを充実させ、新サービスの創出を検討していきます。
【矢崎総業株式会社について】
矢崎グループは、主力商品のワイヤーハーネスを提供する自動車機器事業、商用車向け車載機器を提供する計装事業、電線・空調機器・太陽熱利用機器・ガス機器を提供する生活環境機器事業を展開し、ワイヤーハーネスは世界トップクラスのシェア、商用車向け車載機器(デジタコ・ドライブレコーダー)でも国内トップクラスのシェアです。本サービスは矢崎総業内の社内ベンチャー組織であるAI・デジタル室が企画・開発を行っています。AI・デジタル室は、矢崎グループが持つモビリティデータ、工場データ、エネルギーデータの膨大なビッグデータをAI等の最新技術を活用して、社会課題を解決する新たな価値を創造します。
コーポレートサイト:https://www.yazaki.ai/
【三井住友海上火災保険株式会社について】
「MS&ADインシュアランス グループ」の中核損害保険会社。
国内の損害保険事業を中心に、海外事業、金融サービス事業等、幅広く展開しています。
2019年5月からは、ビッグデータや最新の分析アルゴリズムを活用することで企業の抱えるリスクを可視化・最適化し、課題解決を図るサービス「RisTech(リステック)」を提供しています。
コーポレートサイト:https://www.ms-ins.com/
このプレスリリースには、メディア関係者向けの情報があります
メディアユーザーログイン既に登録済みの方はこちら
メディアユーザー登録を行うと、企業担当者の連絡先や、イベント・記者会見の情報など様々な特記情報を閲覧できます。※内容はプレスリリースにより異なります。
すべての画像
- 種類
- 商品サービス
- ビジネスカテゴリ
- アプリケーション・セキュリティ物流・倉庫・貨物
- ダウンロード
