【新製品リリース】 Excel内で完結!AI搭載ノーコードETL「ExcelTL」―データ統合と自動処理で生産性を飛躍的に向上
Excelで誰でも即データ統合&分析、AI時代のスマート業務変革を実現!
ExcelTLは、従来のETLツールに求められていた複雑な設定やコード作成を不要とし、Excel上で直感的にデータ統合を実現します。これにより、企業におけるデータ処理や自動化が加速し、ビジネスプロセス全体の効率化に貢献します。

従来のETLツールの課題
複雑な設定:技術知識が求められるため、設定が複雑で時間がかかります。
コード依存: 多くのETLツールはカスタムコードを必要とし、開発者のみに限っています。
繰り返し作業 再利用可能なワークフローが備わっていないため、タスクごとにETLの手順を作り直しべきで、作業効率が低下します。
👉 ExcelTLはこれらの課題を解決し、誰でも簡単に利用できるETLソリューションを提供します。
ExcelTLの主な特長
-
ノーコードで直感的な操作:Excel内でETLジョブを設定・管理可能。専門知識不要で幅広い職種が活用可能。
-
多様なデータソースに対応:Excel、CSV、Salesforce、PostgreSQL、AWS S3などに接続し、柔軟なデータ統合を実現。
-
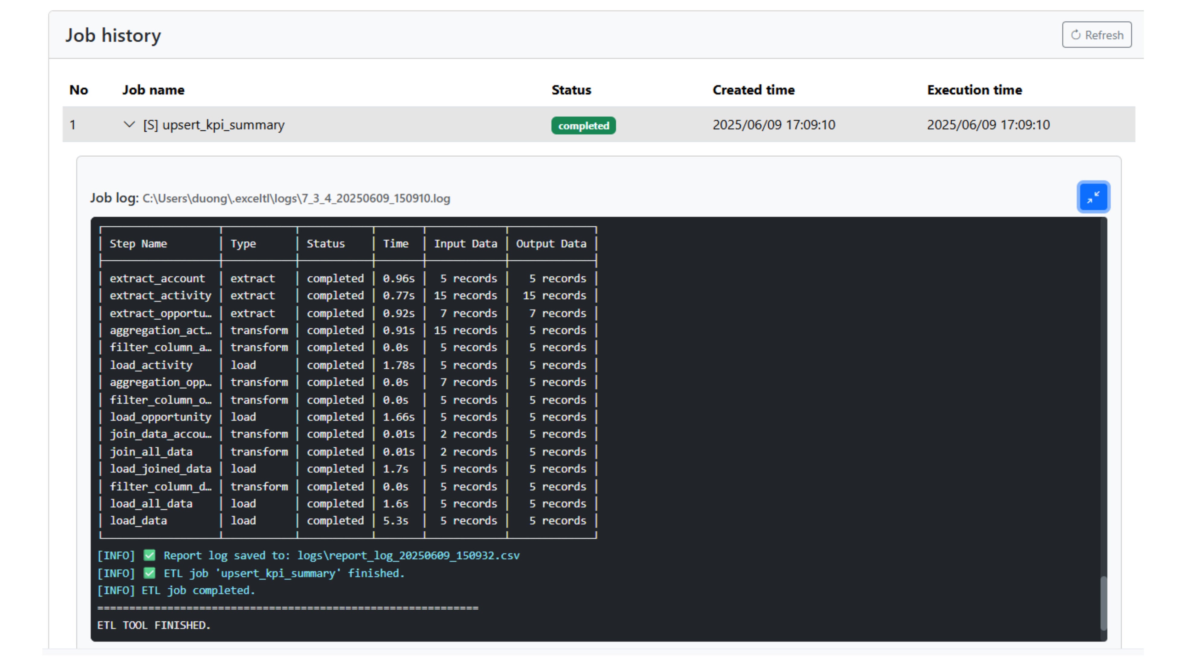
リアルタイム進捗管理:ETLジョブの進行状況をモニタリングできるレポート機能を搭載。
-
エラーハンドリングとログ管理: 自動エラー検出とログ記録により、迅速な対応とコンプライアンス対応が可能。
-
自動化機能: 定期実行・繰り返しタスクを自動化し、作業時間を削減。
-
AIエージェント機能(近日公開):AIによるETL設計支援で、さらに高度な変換や自動化を実現予定。
対象利用者
-
営業・マーケティング担当者:日常的にExcelを使用し、顧客データや売上データを効率的に管理したい方
-
データアナリスト・経営企画担当:複数のシステムやデータソースからの集計・分析をスムーズに行いたい方
-
中小企業のIT担当者:専任エンジニアを配置せずとも、簡単にETL環境を構築したい企業
-
スタートアップ企業:低コストかつスピーディーにデータ基盤を整備したい事業者
👉 Excelに慣れ親しんだ幅広いビジネスパーソンに最適なソリューションです。
料金プラン
ExcelTLは、各種利用ニーズに対応する柔軟な料金プランを提供しています。
-
スタータープラン:月間3,980円
-
チームプラン:月間19,800円
-
エンタープライズプラン:月間 39,800円(年間契約で10%オフ)
まずは無料トライアル版を通じて、基本機能をすぐにお試しいいただけます。
会社概要
furuCRM株式会社
代表取締役:香川 ホアン
所在地:105-0004 東京都 港区新橋3丁目11-8オーイズミ新橋第2ビル 602号室
事業内容:クラウドソリューション事業、Salesforce導入支援、AppExchange、
オフショア開発支援
URL:https://www.furucrm.com/
お問い合わせ先
ExcelTL紹介ページ:https://www.furucrm.com/exceltl
メール:exceltl@furucrm.com
電話:(+81) 80-4095-3562
このプレスリリースには、メディア関係者向けの情報があります
メディアユーザー登録を行うと、企業担当者の連絡先や、イベント・記者会見の情報など様々な特記情報を閲覧できます。※内容はプレスリリースにより異なります。
すべての画像
