生成AIアプリの開発・運用を効率化するエンジニア向けツール「Teammate Lang」が複数の新機能を追加し12/20より正式リリース
テンプレートストアの公開、アナリティクス・セキュリティ対策機能の拡充、Teammate AI Partners制度を開始
ユーザーの皆様からのフィードバックを受け、①テンプレート機能で簡単にプロンプトチェーンを作成できるテンプレートストアの公開、②トピック・カテゴリの自動判定や自然言語分析などのアナリティクス機能の拡充、③セキュリティ・コンプライアンス対策機能の拡充、④生成AIアプリ開発を委託できるパートナー制度の4つの機能・制度を開始しました。
【公式HP】https://lang.teammate.as/ja/

- Teammate Langについて 
Teammate Langは生成AIアプリの開発からその後の運用・管理まで、開発担当者がしばしば直面する課題を解決するLLMアプリのオールインワンソリューションです。新規のアプリ開発に限らず、既存サービスへの生成AI導入にも活用できます。開発段階のスピードと生産性を向上させるだけでなく、アプリの質・セキュリティの向上やリリース後の分析・改善の効率化まで、LLMアプリ開発・運用全体のROIを向上することが可能です。
11/29よりパブリックプレビューとして公開しておりましたが、ユーザーからのフィードバックを受けて新しい機能と制度を追加し、12/20より正式にリリースしました。
- 新しい機能と制度の紹介 
正式リリースに伴い、新しく以下の機能・制度をリリースしました。
①レシピテンプレートストアの公開
テンプレート機能で効率的にAIアプリのプロンプト・チェーンを作成できるレシピテンプレートストアを公開しました。テンプレートのレシピをインストールすることで、プロンプト・チェーンを一から作成する必要がなく、AIアプリを迅速に開発することが可能です。
テンプレートで開発できるAIアプリは一般的な「音声による会話・要約」「画像認識」「画像生成」はもちろんのこと、「メール下書き作成」「画像付きブログ作成」「適格請求書登録番号の読み取りに対応したOCR」「SQLコンストラクタ」など業務シーンでも使える全24種類のレシピを用意しており、今後もユーザーの要望に応じて随時追加していく予定です。
【レシピテンプレートストア】https://store.lang.teammate.as

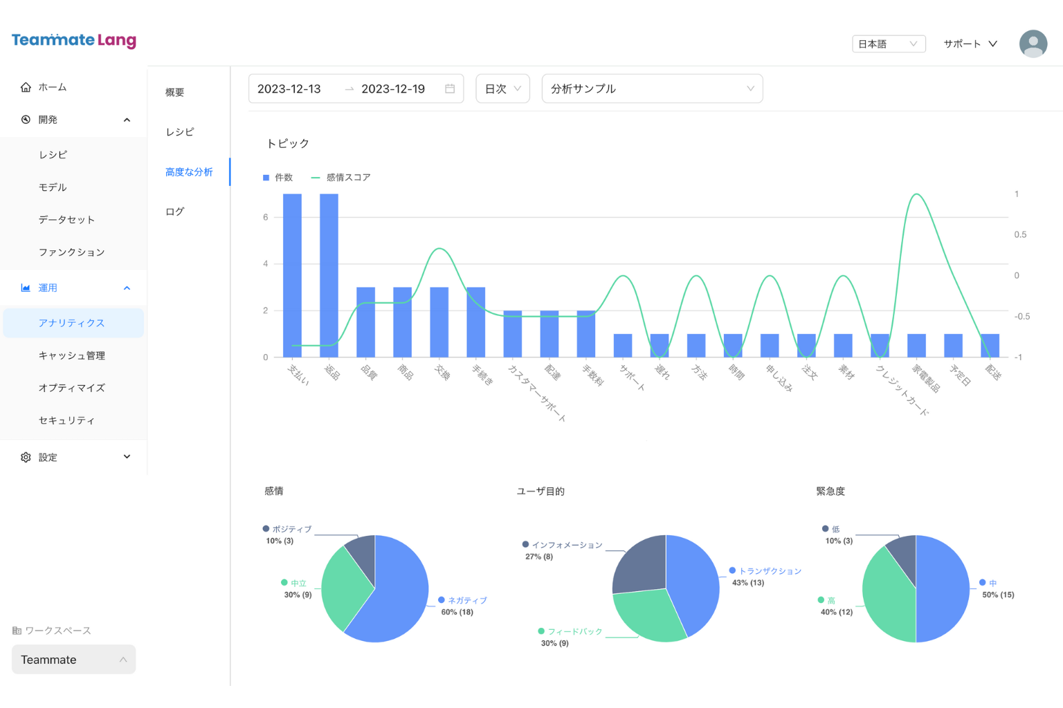
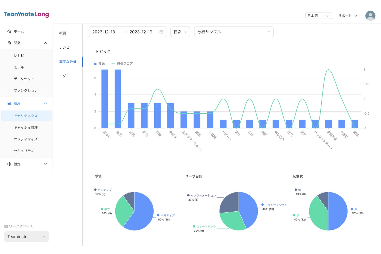
②アナリティクス機能の拡充
AIアプリ・プロンプト改善に役立つよう、入力内容のトピック・カテゴリを自動判定する機能や、感情・緊急度・入力意図などの言語分析機能を追加しました。これにより、例えば「特定のトピックの質問でネガティブな反応がある」「特定のサービス・情報を提供することでポジティブな感情に変わる」「最近◯◯の分野でより問い合わせが増えている」「回答AIに読み込ませているデータで情報不足の分野がある」などのインサイトが得られ、サービス改善やAIロジックの改善につなげることが可能です。
また、データの外部連携・エクスポートにも対応しており、自社のコンバージョンデータとつなげることで、マーケティング施策などにも活用できます。

③セキュリティ・コンプライアンス対策の強化
プロンプトに対するセキュリティ・コンプライアンスリスクのチェック機能を実装しました。EU AI規制法に準拠しているかプロンプト・チェーンに対して自動スキャンするほか、AIレッドチーム機能によりMITRE ATLAS等で報告されている最新の生成AIハッキング技術に対する脆弱性を評価しレポートにまとめます。アプリの公開前はもちろん、公開後も最新のリスクに対し継続的にスキャンすることで、リスク対策を強化できます。
また、実際のユーザー入力やAI出力ログを自動スキャンし、セキュリティリスクの高いものに対してフラグ立てする機能も追加。膨大なテキストログがある中でも、リスクの高いログを抽出し人間のチェックを入れることで、早期に問題発見ができます。さらに、既存のログデータをファインチューニングや機械学習に使用する際も、PII(個人情報)や悪意のある入力に対するフラグがあるログを除外することで、安全なAI開発に役立てることが可能です。

④Teammate AI Partnersの開始
生成AIアプリ開発を委託できるパートナー制度を開始しました。生成AIアプリを作りたいが、「社内に開発できる人材がいない」「サポートがほしい」「既存サービスにAPIのつなぎ込みをしてほしい」というユーザーの方に対し、Teammate AI Partnersに登録しているAIアプリ開発者を紹介します。
<ユーザーの方(開発を依頼したい方)>
以下のフォームに回答すると、希望の条件に合ったパートナーから連絡が来て、開発を依頼することが可能です。
https://partners.teammate.as/findforyou
<パートナーの方(開発を受託したい方)>
Teammate AI Partnersに登録すると、無料で案件紹介を受け、継続的にレベニューシェアと手厚いサポートを得ることができます。パートナー専用アカウントが発行され、Teammate Langを無料で利用することが可能です。
詳細は以下のサイトをご覧ください。
https://partners.teammate.as/apply

- 今後の展開 
Teammate Langの今後
今後もユーザーの皆様からのフィードバックをプロダクトに反映しながら改善し、新機能やテンプレートの拡充も進めていきます。また、生成AIアプリ開発におけるTeammate Langの活用事例も発信し、生成AIアプリ市場のマーケット拡大に貢献してまいります。
Teammate Pte. Ltd.の今後
Teammate Langの開発基盤を基に、オルタナティブ・ワークフォースAGI 「Teammate」の開発を進めていきます。Teammateは会社のチームメイト(同僚)のような存在として、これまで人間の担っていた仕事を代替し、プロジェクトや大きな目標に向かって自律的に複数のAIスキルを組み合わせ業務推進していくAIサービスを目指しています。
また、開発速度を上げるために、多国籍チームの構築や資金調達も進めてまいります。
- Teammate Pte. Ltd.について 
Teammate Pte. Ltd.はAGI(人工汎用知能)開発を通して人類に資するシンギュラリティの実現を目指すスタートアップです。企業向けAIオルタナティブ・ワークフォースサービス"Teammate"(開発中)、及び生成AIアプリ開発・運用ツール"Teammate Lang"を提供しています。
シンガポールに本社を置き、全世界でグローバルにサービスを展開していきます。
【会社概要】
会社名:Teammate Pte. Ltd.
本社所在地:68 Circular Road #02-01, SINGAPORE(シンガポール)
CEO:大塚 智哉
設立:2023年9月 
HP:https://www.teammate.ltd/ja/
お問い合わせ:hello@teammate.ltd
Twitter(X):https://twitter.com/teammatelang_jp
このプレスリリースには、メディア関係者向けの情報があります
メディアユーザー登録を行うと、企業担当者の連絡先や、イベント・記者会見の情報など様々な特記情報を閲覧できます。※内容はプレスリリースにより異なります。
すべての画像
