”アマゾン×AI”でアマゾン上での売上拡大・生産性の効率化を支援。【Picaro.AI】が正式提供開始
〜元アマゾンジャパン社員たちが持つ独自のノウハウをまとめて一つに。”AI×アマゾン”のもと、アマゾン上での売上拡大・生産性の効率化を支援します〜

Picaro.AIについて
「Picaro.AI」は、アマゾンでの商品販売において、幅広い知識と高い専門性が要求される現状をAIで解決するためにローンチされた、「アマゾン上での売上拡大および生産性向上支援ツール」です。昨年12月にβ版としてローンチされ、大変好評をいただいております。
多くの企業において、EC担当者が一人で全ての業務を担っているケースがあり、属人的なアクションが行われることも少なくありません。
「Picaro.AI」は、アマゾン上での数字の動きを正確に可視化し、AIと共にデータに基づいた判断が可能になることで、適切なアクションを実行できるようにし、作業の効率化を実現します。
”アマゾン×AI”で効率化・顧客満足度向上を実現するため、新たな機能の追加にも取り組んでいます。
Picaro.AIの特徴と機能
「Picaro.AI」は、アマゾンジャパンに10年間在籍したCEOの下平を中心としたスタッフたちが、アマゾン社員として且つグループ企業である株式会社Picaroとして多数のメーカーのアマゾンアカウント運用を行って売上を拡大するために施策を講じてきた経験から独自のノウハウを導き出し、ソフトウェア化して提供しています。
このノウハウによって、売上が伸び悩んでいたメーカーA社は12か月間で売上を1,960%増加させ、またメーカーB社も6か月間で売上を180%増加させることができるなど、飛躍的な成長を実現しています。
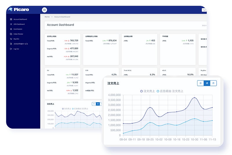
【アカウントダッシュボード】
セラーアカウント全体のパフォーマンスをモニタリングします。月間、週別、日別の売上の推移をひと目で把握できます。
また売上だけではなく、セラーセントラルでは取得できなかった在庫欠品率も可視化します。
売上拡大のためのアクションの決定や、トラブル発生に素早く対応できるようにサポートします。

【ASINダッシュボード】
ASINごとの売上などのパフォーマンスをモニタリングし、改善すべき箇所を可視化。商品原価を入れることで粗利益率も瞬時に把握できるようになります。

【コントリビューション】
売上やGlanceViewといった各KPIにおける週次で変化の割合や、全体への貢献度をASINごとにデータ化し、KPI改善のためのアクションを促します。

【カタログ作成GAI】
ChatGPTを活用してSEO対策が施された商品ページ(カタログ)の自動生成が可能です。
これまで1商品30分以上必要としていた作成作業が、AIによってわずか5分ほどで完了でき、作業時間を80%以上短縮することが可能になりました。

【インデックスチェッカー】
商品ページ(カタログ)がどのキーワードでインデックスされているかを確認することができます。商品にとって重要なキーワードでインデックスされていない場合、カタログGAIを利用してSEO対策がされた商品ページ(カタログ)を作成することができます。

【Buy Box モニター】
アマゾンにはBuy Box (カートボックス)が存在します。このカートボックスを獲得することは、アマゾンでビジネスを行う上で非常に重要なことです。
Buy Box モニターは、自社の商品のカートボックスが他の出品者によって獲得されていないかモニタリングすることができます。

今後、画像作成や動画作成、広告運用、在庫管理、他出品者対策など、多岐に渡る範囲にも対応していく予定です。「Picaro.AI」は”アマゾン×AI”のもと、すべての企業のアマゾンビジネスをサポートします。
CEO下平のコメント
CEOの下平は、正式リリースにあたって次のようにコメントしています。
「Picaro.AIの正式版がリリースできることを非常に嬉しく思っています。昨年12月にβ版をリリースしてから半年が経ちましたが、この期間にご利用いただいたお客様のアマゾンでの売上が大きく伸びています。
例えば、売上が1月時点で月間約4,000万円だったあるお客様は、4か月後には50%増の6,000万円を超えるまでに拡大するなど、大きな手応えを感じていただいております。
このお客様以外でも、多くのお客様の売上が伸長したとお声をいただきました。
また、先日リリースした「カタログ作成GAI」も、大変好評をいただいており、多数のお客様から工数削減のフィードバックをいただいております。
Picaro.AIを活用いただき、メーカー並びに出品者のアマゾン上での売上の拡大、事業の効率化、そしてECビジネスの発展に貢献できれば嬉しく思います。
今後はさらに便利な機能を追加し、海外市場でも展開していく予定です。楽しみにしていてください。」
Picaro.AIの利用方法
30日間無料で全ての機能をご利用いただけるフリートライアルプランをご用意しております。ぜひお試しください。
https://www.picaro.ai/
株式会社Picaro.AIについて
2021年6月に元アマゾンジャパン社員たちによって設立されたAIテクノロジー企業。
アマゾン売上拡大支援ツール「Picaro.AI」の開発および提供並びに、アマゾンアカウント運用代行サービスを提供しています。
代表取締役はアマゾンジャパンに10年間在籍し、その後中国越境ECのネットイースコアラの日本法人代表を歴任、現在はグループ企業の株式会社Picaroの代表取締役を務める下平季位。
取締役兼CTOにはアマゾンジャパンにてソフトウェアエンジニアとして約10年間活躍した松木宏人が就任。また執行役員として、同じくアマゾンジャパンや株式会社東芝、コニカミノルタ株式会社などで要職を務めた大埜淳一、アドバイザーには同じくアマゾンジャパンにてリテールファイナンスをリードした藤田亮一が就任。
EC市場におけるさらなる成長を目指し、最先端のテクノロジーを駆使して”アマゾン×AI”のもと、すべての企業のアマゾンビジネスの成長を支援しています。
会社概要
社名 :株式会社Picaro.AI
代表 :代表取締役 下平 季位
設立 :2021年6月1日
業務内容:アマゾン売上拡大支援ツール Picaro.AI の開発及び運用
アマゾンアカウント運用代行サービス
URL:https://www.picaro.ai
このプレスリリースには、メディア関係者向けの情報があります
メディアユーザー登録を行うと、企業担当者の連絡先や、イベント・記者会見の情報など様々な特記情報を閲覧できます。※内容はプレスリリースにより異なります。
すべての画像
