【京大発】生成 AI の「設定ミス」と「情報流出」をゼロに。AI プロテクション プラットフォーム(AI Protection Platform)「Aladdin AIPP」のβ版の事前登録開始。
〜企業の生成AI活用をセキュリティ面で推進。〜

Aladdin Security 株式会社(本社:京都府京都市上京区、代表取締役 CEO:勘佐 圭吾、以下「Aladdin Security」)は、生成 AI/大規模言語モデル(LLM)の利用に伴う情報漏えい・過剰権限・コスト肥大化リスクを包括的に可視化・防御する AI Protection Platform「Aladdin AIPP」β版 を 提供開始いたします。
当社のミッションは “A Whole New World ― ITの力で全くもって新しい世界を創出する”AIPP は「AI 利活用の健全なエコシステム」確立を支援します。
■ サービス概要
「Aladdin AIPP」は、企業が生成 AI(ChatGPT / Gemini / Copilot 等)を利用する際に発生するリスクを自動で洗い出し・可視化するプラットフォームです。
■ 開発背景
近年、生成AIの市場は爆発的な成長を遂げており、2025年の世界市場規模は前年から倍増の約15兆円(約1,000億ドル)に達すると予測されています(出典:IDC『Worldwide Artificial Intelligence Spending Guide, 2024』)。多くの企業が生成AIの導入を進めていますが、その一方で、実際に業務で積極的に活用している企業は少ないです。その最大の理由は、「生成AI活用に伴う情報漏えいやコンプライアンス違反などのリスクへの不安」からです。

生成AIは業務効率化、生産性向上、新規事業創出といった大きなメリットを持つ一方で、プロンプト経由での機密情報漏えい、未承認AIサービス(Shadow-AI)の使用、AIエージェントによる過剰なアクセス権限の付与、API利用料金の急増など、従来のセキュリティ対策ではカバーしきれない新たなリスクが生じています。このようなリスクへの懸念が企業の積極的なAI活用を阻んでいる現状があります。
私たちAladdin Securityは、企業がこうしたリスクを気にすることなく、安心して生成AIをビジネスの成長に活用できる環境を整えるべく、AIセキュリティに特化したプラットフォーム
「Aladdin AIPP」を開発しました。
■ Aladdin AIPPの主な特徴

・Prompt Shield:
プロンプト入力をリアルタイム解析し、個人情報や機密語句を含む場合は遮断。

・Shadow-AI Radar:
従業員が未承認の生成 AIサービス(ChatGPT、Gemini 等)を利用していないかを自動検知し、アクセスをブロック/可視化。

・IAM Optimizer for LLM:
生成 AI用ロール/サービスアカウントの権限を解析し、最小権限化を推奨。

・Data Leak Scanner:
ストレージやデータベースをクロールし、学習データや共有ファイルに混入した機密・個人情報ファイルを特定して隔離。
・AI FinOps Dashboard:
モデルごとのトークン使用量とAPI課金をリアルタイム監視し、予算超過をアラート。部門別チャージバックにも対応。

これらの機能により、企業は安心して生成AIを導入・活用することが可能になります。
1. 社内で導入済みの生成AIサービスのAPIキーを発行していただくだけで利用可能。
AIPPにAPIキーを登録いただくだけなので、最短10分でPoCを開始できます。生成AIサービスを導入していない場合は、弊社が導入をサポートします。
※Prompt Shield のみ
2.収集するのは従業員が入力したプロンプトや添付ファイルのみ
AIPPに入力履歴を残す/残さないなどの柔軟な設定も可能。
※Prompt Shield のみ
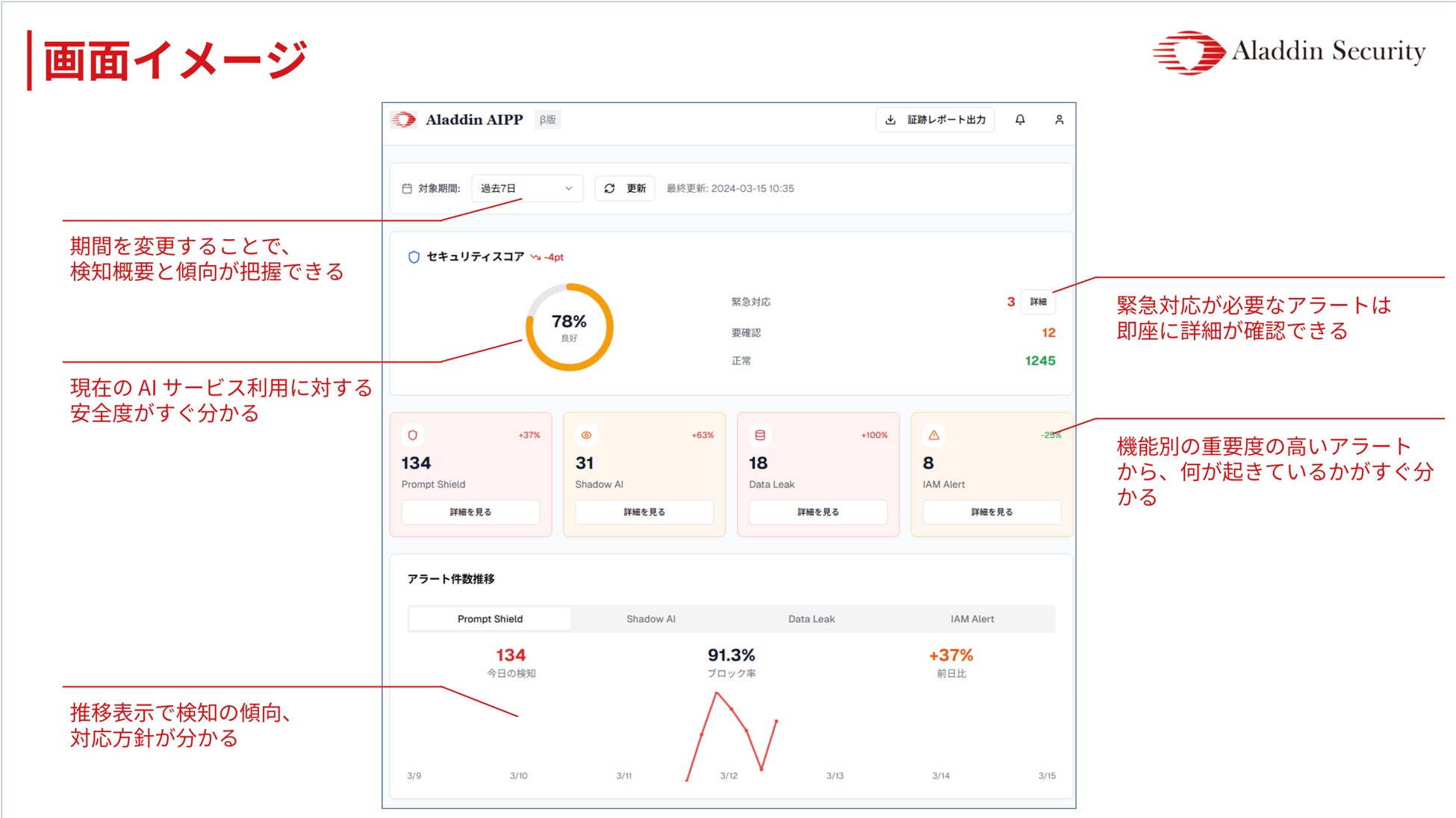
3. リスクを危険度順に提示し、すぐ対処
ダッシュボードは組織のリスクスコアがひと目でわかる、その場で簡易分析ができるなど、視認性と操作性に優れています
コンプライアンス担当は 証跡レポート(PDF/CSV) をワンクリックで出力できます。

Aladdin Security株式会社について
・社名:Aladdin Security株式会社
・所在地:京都府京都市上京区甲斐守町97西陣産業創造會館
・代表者名:代表取締役 勘佐 圭吾
■ 基本情報
「Aladdin AIPP」事前登録について
以下のURLからお問い合わせください。サービス紹介資料やデモのご案内をいたします。
https://www.aladdin-security.net/
生成AIをご活用中で、セキュリティの不安のある企業様はぜひお問い合わせください。 また、本サービスの利用に限らず、情報セキュリティに関して漠然とした不安のある企業様からのカジュアルなご相談もお問い合わせより受け付けております。
本リリースに関するお問合せ先
Aladdin Security株式会社 勘佐宛
E-mail:keigo.kansa@aladdin-security.net
すべての画像
