企業向けIRアナリティクスSaas「Hooolders Analytics」、企業価値をモニタリングする経営者向け【ダッシュボード機能】を実装。
当日のIR指標(株価、出来高、変動率 etc.)を瞬時に確認できるダッシュボード機能を実装。日々変動する企業価値を客観的かつ迅速に把握することが可能に。

「資本主義のアップデート」を目指す株式会社 Figurout(フィギュラウト|本社:東京都千代田区、代表取締役社長:中村研太、以下「Figurout」)は2023年10月18日、IRアナリティクスSaas「Hooolders Analytics」をアップデートし、経営者からの要望が多かった【ダッシュボード機能】の提供を開始しました。
機能追加の背景
上場企業の経営者にとって企業価値を表す株価は非常に重要ですが、一方その株価は金利や為替といった外部地合い要因からの影響を大きく受けます。社長、CFO、経営企画室長、IR責任者といった経営層の多くが日々Yahooファイナンスなどの一般向け株価情報サイトを通じて株価をウォッチしていますが、本質的な企業価値の推移以外のこうした株価変動に評価が振り回されがちな状況を改善するために、「Hooolders Analytics」では今回【経営者向けダッシュボード機能】を実装しました。
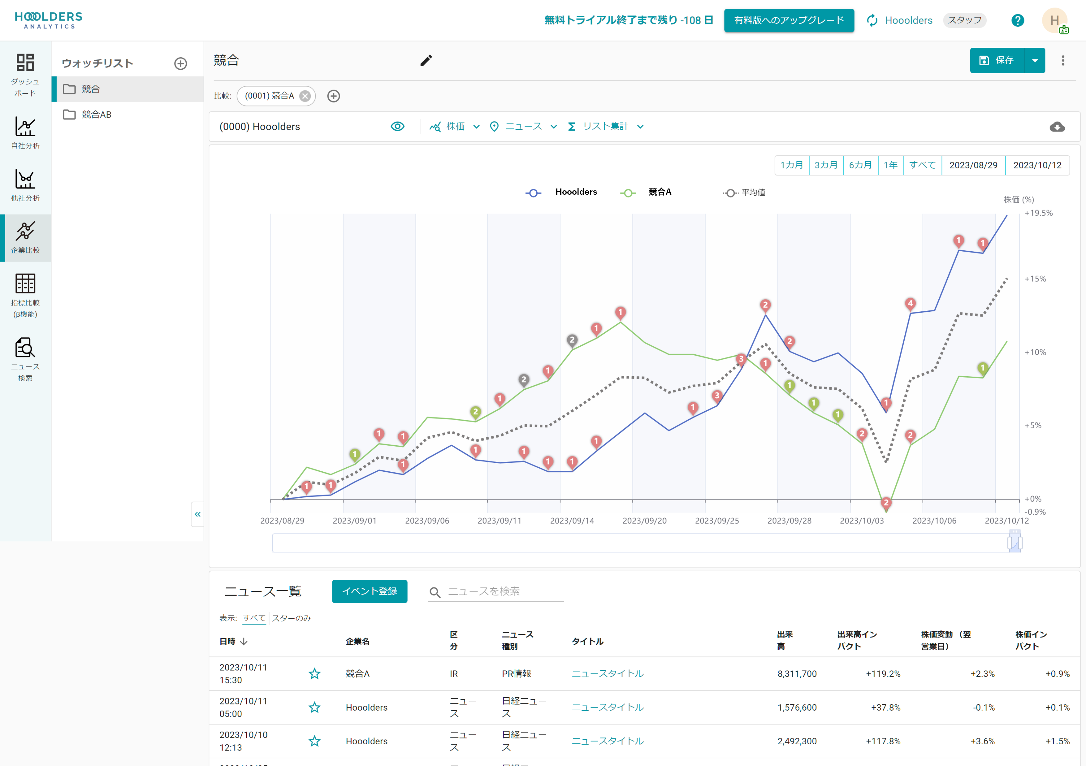
自社や競合の株価変動や、それに伴うPERや時価総額の指標ウォッチ。またプライム指数などの市場指数の影響度を差し引いた株価インパクトの把握などに加え、直近の開示情報やニュースのウォッチなど、上場企業経営層が日々把握すべき市場関連データが1つのダッシュボードでウォッチでき、最新かつ重要な情報をダイジェストで表示し、情報収集のタイムパフォーマンスを最大化すべく設計しています。
【ダッシュボード機能】について
【ダッシュボード機能】は企業価値と強い相関のあるIR指標を瞬時に把握するための画面です。以下の要素から構成されます。

◆自社の値動き
当日の株価や出来高、前日比などの指標を自動収集し、人目で分かるようレイアウトしています。地合いの影響を差し引いた「インパクト指標」も併記し、自社が市場からどう評価されているかを知ることに役立ちます。

◆ウォッチリスト
ウォッチ対象として登録した他社の各種指標もコンパクトに表示。自社とベンチマーク企業を比較し、異質な動きがないかを把握することに役立ちます。

◆ニュース
自社やウォッチ対象企業に関する話題(IRリリースやプレスリリース、外部メディアのニュース)を表示。株価や出来高の変動要因を探すことに役立ちます。
※「自社の値動き」「ウォッチリスト」「ニュース」はそれぞれの個別ページからも閲覧でき、より詳細な分析も可能です。
その他のアップデートについて
今回のアップーデートでは、ダッシュボード機能と同時に以下の機能も実装しています。
◆メール通知機能(ON/OFF切り替え可能)
ダッシュボード機能の表示情報の一部を抜粋して毎日メールで通知する機能です。確認時間の短縮、スタッフへの共有などに役立ちます。
◆リスト平均機能
ウォッチリスト登録企業の平均チャートを生成する機能です。これにより、個別企業との比較だけでなく、業界平均や規模の似た企業の平均などとの比較も可能になります。
Hooolders Analytics について
「Hooolders Analytics」は、データドリブンなIR活動を実現するSaaSです。これまで、IR担当者の業務最適化をメインに機能開発してまいりましたが、利用企業様からのフィードバックのもと、経営者向けの機能も拡充していく方針です。
<今後の実装予定機能>
・AI/機械学習を用いた分析機能
・株主/機関投資家データのレポート機能

製品紹介Webサイト
https://lp.hooolders.com/
※1ヶ月間の無料トライアルを実施中です。
資料請求フォーム
https://lp.hooolders.com/contact-document
株式会社Figuroutについて
株式会社Figuroutは、「資本主義のアップデート」を目指し投資家と企業のエンゲージメントプラットフォームをつくる会社です。これまでの資本主義では、投資家の投資先への関心が「財務」だけに偏っていました。私たちは、非財務インパクトを可視化することで、投資家が「非財務も含めた幸せ利回りの最適化」を企図した投資を行うようになり、資本主義が次のフェーズに進むことができると考えます。
資本主義の主役を、お金から人間に。Figuroutは、人間の幸せを中心に、資本主義のアップデートに貢献します。

会社名:株式会社Figurout
代表者:代表取締役 中村研太
所在地:東京都千代田区神田駿河台4-2-5 トライエッジ御茶ノ水10階
設立:2021年10月
すべての画像
