AIカメラソリューションを活用した"交通量・通行量調査"「SCORER Traffic Counter Edge」をアップデートし、検知精度向上&新機能を搭載!
映像解析AIプラットフォーム「SCORER(スコアラー)」を運営する株式会社フューチャースタンダード(本社:東京都台東区、代表取締役:鳥海哲史 以下、フューチャースタンダード)は、"交通量・通行量調査「SCORER Traffic Counter Edge」のアップデートを実施しました。AIアルゴリズムのアップデートにより検知精度が向上し、検知区分が追加されました。また、VPN接続の容易性やBIツールのブラッシュアップを行いました。

- アップデート内容
①AIアルゴリズムを最新モデルへアップデート
・検知精度の向上(当社実証実験では95~99%の精度を実現)
・夜間映像での検知精度向上(低照度での検知精度が大幅に向上)
・車両区分の追加(乗用車、軽トラック、トラック、バス、特殊車両の5種類と夜間などの判別不能の計6種)

②UIアップデート
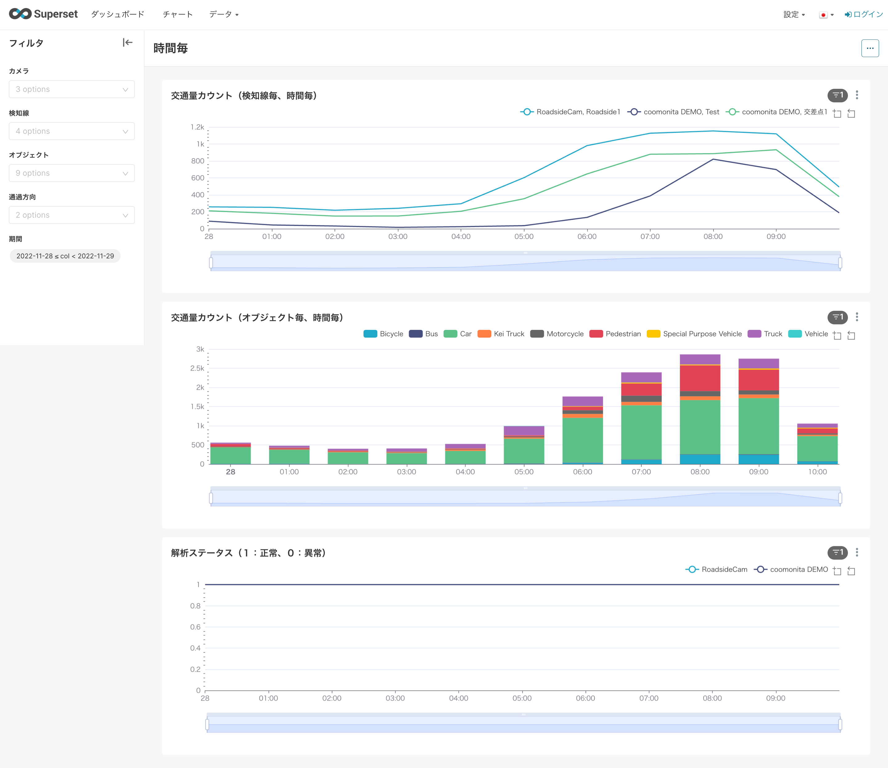
ーBounding Box を描画したライブビュー機能の追加(解析成否が目視確認可能に)ーBIツールの変更(絞り込み機能など、利便性の向上)


- AIカメラソリューションを活用した「SCORER Traffic Counter Edge」 の概要

エッジ端末とIPカメラ・クラウドカメラをつなぎ常時交通量・通行量計測をおこないます。「クラウドカメラのストリーミング接続」を活用して解析をおこなうと、屋外設置物がクラウドカメラのみとなり、設置ハードルを大幅に下げることができます。

●アップデート後の全搭載機能
① IPカメラから交通量をAI解析(カメラ3台まで対応)
② 国土交通省でも導入実績のあるAIモデルを搭載入札要件である90%以上の精度を実証
③ 自動車(6種)、自動二輪車、自転車、歩行者の方向別計測が可能
④ 撮影した動画の録画ON/OFF可、プライバシーにも配慮
⑤ 独自のVPN技術でリモート接続し、閲覧・設定変更が可能
⑥ 解析ログを内蔵BIツールで集計して可視化、CSVエクスポートも対応
⑦ Safie / ギガらくカメラ / クラウド録画カメラサービス「coomonita (コーモニタ)」 等のクラウドカメラとのストリーミング接続が可能。端末運用を当社にお任せ頂く運用代行サービスをご提供
⑧ SDKで工数を削減する形でカスタマイズが可能
●ユースケース
・交通量調査
・通行量調査
・商圏分析
・入退場者数検知
・マーケティング調査
・初期費用:330,000円~
・月次費用:88,000円/月~
・製品ページ:https://www.scorer.jp/products/scorer-traffic-counter-edge
・お問合せ:https://www.scorer.jp/contact/business
・販売形式:レンタル ※お客様事由の故障以外は先出センドバック方式で交換可能
・販売代理:随時販売代理店を募集
・本件のニュースリリース:https://www.scorer.jp/news/scorer-traffic-counter-edge-update
- 株式会社フューチャースタンダードについて
株式会社フューチャースタンダードは「世界中の技術を世界中の人々が使えるようにする」というビジョンのもと、映像解析AI分野に特化したプラットフォームである「SCORER(スコアラー)」を開発・運営している会社です。「SCORER」は、カメラや映像に関する最新技術をブロックのように組み合わせることで、映像解析AIを活用したシステム開発を「安く・早く・簡単に」します。
会社名:株式会社フューチャースタンダード
(英:Future Standard Co., Ltd.)
設立日:2014年3月4日
代表取締役: 鳥海 哲史、小川 雄毅
住所:東京都台東区台東4丁目8−7 仲御徒町フロントビル 2階
事業内容:
カメラからデータ取得まであらゆる画像処理を用いたトータルサービスを提供するプラットフォーム事業スマホから操作可能なスマートカメラを用いた各種ソリューション開発
このプレスリリースには、メディア関係者向けの情報があります
メディアユーザーログイン既に登録済みの方はこちら
メディアユーザー登録を行うと、企業担当者の連絡先や、イベント・記者会見の情報など様々な特記情報を閲覧できます。※内容はプレスリリースにより異なります。
すべての画像
