ビズリーチが運営する「HRMOSタレントマネジメント」、新機能:人的資本、人と組織の課題を可視化・分析できる「ダッシュボード(β版)」を提供開始
株式会社ビズリーチ(所在地:東京都渋谷区/代表取締役社長:酒井哲也)が運営する、人財活用システム「HRMOS(ハーモス)タレントマネジメント」は、「ダッシュボード(β版)」機能の提供を開始します。(正式リリースは今年8月上旬を予定)
本機能により、人的資本や人と組織の課題を可視化し、活躍人材(マネージャー候補・育成候補)の定期モニタリング、早期離職を防ぐ採用オンボーディング分析など、各社の人や組織の課題に応じた対策につながる分析を実現できます。また、お客様から要望の多い分析項目をあらかじめ設定した「プリセットダッシュボード」も複数用意されており、分析の専門家がいなくても、人的資本を可視化・分析することができます。
URL:https://hrmos.co/hr/

■人材獲得競争が激化するなか、採用した人材の定着・活躍のために、人と組織の課題特定が重要に
人手不足に伴う人材獲得競争が激化するなか、企業は外部からの即戦力人材採用を強化するとともに、採用した人材が定着し活躍しつづける組織づくりの必要性が高まっています。採用した人材の定着・活躍支援のためには、客観的な情報に基づいた課題の特定と対策を検討する必要がありますが、多くの企業では採用時の情報と入社後の従業員データが別々に管理されていることで、採用から入社後の情報を客観的に分析できないケースがあります。また、従業員データを一元的に管理するために人事システムやタレントマネジメントシステムを導入していても、データを基に分析する専門人材・知識がないと、どのような項目でデータを可視化・分析すれば良いかわからないという問題があります。
■分析の専門家がいなくても、人と組織の課題をグラフで可視化・分析できる
プリセットダッシュボードを搭載
そこでこの度、人財活用システム「HRMOSタレントマネジメント」は、人と組織の課題をグラフで可視化・分析できる「ダッシュボード(β版)」機能の提供を開始します。本機能は、お客様からのニーズが多い分析項目をプリセットダッシュボードとして事前に複数用意しており、分析の専門家がいなくても、すぐに可視化・分析できます。
プリセットダッシュボードとして、最初は「人的資本ダッシュボード」「退職分析ダッシュボード」を搭載し、8月以降順次「パフォーマンス&エンゲージメントダッシュボード」等を追加予定です。今後は、HRMOSシリーズの連携により集約した「評価データ」「勤怠データ」「採用データ」を組み合わせたプリセットダッシュボードを提供予定です。

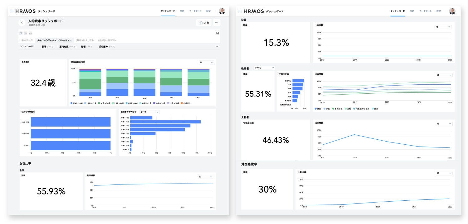
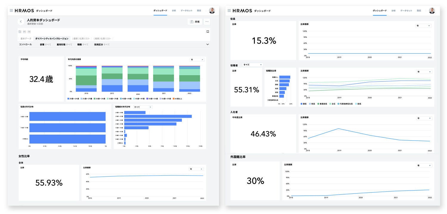
人的資本ダッシュボード | ・年齢/性別/職種/等級/役職等の比率 ・ダイバーシティ&インクルージョン (女性活躍・多様性の割合・育休取得数など) |
退職分析ダッシュボード | ・任意の期間での、採用区分/性別/勤続年数ごとの退職者数 ・任意の期間での、勤務地/職種/年齢/等級ごとの退職者数、退職率 ・eNPS、やりがい、能力活用とかけあわせた退職傾向の分析 |
パフォーマンス&エンゲージメントダッシュボード | ・成果発揮状況と従業員エンゲージメントの可視化・分析 ・全社、組織ごと、人材のフラグごとの可視化・分析 |
■経営・事業データとひもづけた「カスタム分析」にも対応。
経営・事業の要望に応える人事BIツールとして、人的資本経営に役立つ分析も可能に
企業は、業績データや外部システムの人事データをCSVによる連携で本機能に集約することが可能です。
これにより、HRMOSタレントマネジメントで管理している従業員情報とひもづけてより高度なカスタム分析が可能になります。
カスタム分析の例として、活躍人材やマネージャー候補となる育成候補者のモニタリング(退職リスクやパフォーマンス分析等)をはじめ、採用した人材の「採用時評価と入社後評価の比較」や「採用経路別の入社後評価」等が可能となり、早期離職を防ぐ採用オンボーディングについて分析できます。その他にも、残業時間などの勤怠データと、営業成績のデータを従業員データにひもづけて、個人・組織単位での「営業生産性ダッシュボード」を構築できます。
<カスタマーサクセスチームがカスタム分析の「ダッシュボード構築」を支援>
カスタム分析については、希望に応じてHRMOSタレントマネジメントのカスタマーサクセスチームが企業の人材の課題をヒアリングしたうえで、ダッシュボードの構築を支援します。これにより、より高度な分析も手間をかけずに、ダッシュボード構築ができます。
■HRMOSタレントマネジメント「ダッシュボード」機能 画面一覧
画面イメージは正式リリース時に一部変更になる可能性があります。
【人的資本ダッシュボード(プリセット)】

【退職分析ダッシュボード(プリセット)】

【活躍人材・育成候補の定期モニタリング(カスタム分析)】

【採用・入社後評価の分析(カスタム分析)】

【営業生産性の分析(カスタム分析)】

■「HRMOS(ハーモス)」シリーズについて
採用から入社後の活躍までの人事業務支援と従業員情報の一元化・可視化により、データに基づく人財活用を実現するサービスです。シリーズには、採用管理システム「HRMOS採用」や、従業員データベースを中心に、目標・評価管理、1on1支援、組織診断サーベイなどの機能を提供している人財活用システム「HRMOSタレントマネジメント」があります。その他にも、勤怠管理システム「HRMOS勤怠」や経費精算システム「HRMOS経費」を提供しており、企業の人事は「HRMOS」シリーズの活用により従業員一人一人の多面的なデータを可視化し、人財活用へ生かすことができます。
URL:https://hrmos.co/series/
■株式会社ビズリーチについて
「すべての人が『自分の可能性』を信じられる社会をつくる」をミッションとし、2009年4月より、働き方の未来を支えるさまざまなインターネットサービスを運営。東京本社のほか、大阪、名古屋、福岡、静岡、広島に拠点を持つ。即戦力人材と企業をつなぐ転職サイト「ビズリーチ」、人財活用プラットフォーム「HRMOS(ハーモス)」シリーズ、OB/OG訪問ネットワークサービス「ビズリーチ・キャンパス」を展開。産業のデジタルトランスフォーメーション(DX)を推進するさまざまな事業を展開するVisionalグループにおいて、主にHR TechのプラットフォームやSaaS事業を担う。
URL:https://www.bizreach.co.jp/
このプレスリリースには、メディア関係者向けの情報があります
メディアユーザー登録を行うと、企業担当者の連絡先や、イベント・記者会見の情報など様々な特記情報を閲覧できます。※内容はプレスリリースにより異なります。
すべての画像
