【リニューアル開催のお知らせ】Japan IT Week 名古屋は7月17日[水]より3日間開催!
7月17日(水)~19日(金)ポートメッセなごやで開催

IT・DX分野の最新技術とソリューションを網羅した4つのテーマに分割
Japan IT Week は12の構成展示会で開催しておりましたが、これまでの Japan IT Week のスケールメリットはそのままにそれぞれの展示会の集客強化を図るため「Japan IT Week」「Japan DX Week」「営業・デジタルマーケティング Week」「EC・店舗 Week」の4つのテーマに分割し、同時開催します。これによりそれぞれの展示会エリアをさらに拡大し、より充実した内容で開催します。
【開催概要】
展示会名称:Japan IT Week 名古屋/ Japan DX Week 名古屋 / 営業・デジタルマーケティング Week 名古屋 / EC・店舗 Week 名古屋
会期:2024年7月17日(水)~19日(金)10:00~17:00
会場:ポートメッセなごや
主催:RX Japan株式会社
最新のITトレンドをキャッチ! Japan IT Week 名古屋
今回は、Japan IT Week 名古屋についてご紹介いたします。旧来の「Japan IT Week」の構成展の中から「IT開発・運用・保守」に関連したエリアを更に拡大し、より充実した内容にリニューアルしました。

最適な出展社が見つかる
中部地方最大級130社*のIT・DX企業が出展するので、「IoT・エッジコンピューティング」「IT運用管理」「データセンター」「ソフトウェア・アプリ開発」「情報セキュリティ」などさまざまなソリューションを発見できます。

具体的な提案が受けられる
技術スタッフが常駐しているブースでは、個別の課題に合わせた専門的な提案を受けることができますので、製品やサービス導入に向けたカスタマイズや既存システムとの連携など、具体的な相談をする絶好の機会です。

カンファレンスを同時開催
「生成AI」「デジタル人材育成」「情報セキュリティ」など、今話題のテーマを業界トップが解説します。カンファレンス聴講後は、関連製品を出展している企業ブースで実物を見たり、体験したりすることができますので、カンファレンスで学んだことをその場で検証し、自社の議題解決につなげることができます。
▼詳細はこちら
<Japan IT Week 名古屋 構成展示会>
ソフトウェア&アプリ開発 展
IoT・エッジコンピューティング EXPO
情報セキュリティ EXPO
IT運用管理&データセンター EXPO
▼詳細はこちら
https://www.japan-it.jp/nagoya/ja-jp/lp/visit/itweek.html?utm_campaign=20240704__visit_it&utm_medium=referral&utm_source=prtimes
▼本展の来場登録はこちら
来場をご希望の方は下記よりご登録ください。
https://www.japan-it.jp/nagoya/ja-jp/register.html?utm_campaign=20240704_regi_1&utm_medium=referral&utm_source=prtimes
本展の来場には、必ず事前登録が必要です。
注目製品を一部ご紹介!
東京商工リサーチ*によると、2023年に上場企業とその子会社が公表した個人情報の漏えい・紛失事故は175件(前年比6.0%増)で、漏えいした個人情報は前年(592万7,057人分)の約7倍の4,090万8,718人分(同590.2%増)と大幅に増えました。事故件数は調査を開始した2012年以降の12年間で、3年連続で最多を更新しました。ハッカーによるサイバー攻撃や情報漏洩リスクに対する、企業の早急なセキュリティ対策が求められています。本リリースでは、「情報セキュリティ」に関する製品を抜粋して紹介いたします。(*東京商工リサーチ:2023年「上場企業の個人情報漏えい・紛失事故」調査)
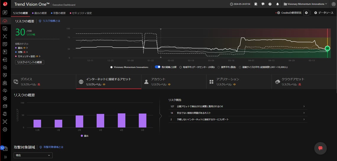
■さまざまな環境から収集されたデータを分析、継続的にアタックサーフェスを可視化

製品名:Trend Vision One – Attack Surface Risk Management
企業名:トレンドマイクロ 株式会社
リアルタイムでの定量的なリスク評価、リスクの優先度付け、リスク軽減に向けた推奨アクションの提示および自動化を行います。ASRMはこれまでのセキュリティとは一線を画す、組織のセキュリティリスクへのプロアクティブな対応を実現し、インシデント予防に貢献します。
■Microsoft 365 のセキュリティ運用課題を解消

製品名:Security FREE for Microsoft 365
企業名:株式会社 ソフトクリエイト
Microsoft 365 製品をご利用のお客様に対して、「Security FREE」で培った経験や専門知識に基づいて、Microsoft Defender および Microsoft Entra ID で発生した アラートを監視し、当社基準にて脅威判定を行い、お客様にエスカレーションするSOCサービス(※)です 。※SOCサービス(Security Operation Center):企業のシステムやネットワークを24時間・365日体制で 監視するセキュリティ運用サービス
■リアルタイムにログを確認! 不正アクセスへ自動対応

製品名:ログ監査・セキュリティ強化ツール「FileAudit」
企業名:株式会社 オーシャンブリッジ
FileAuditは、ファイルサーバー・クラウドストレージに対応した非IT管理者でも扱えるファイルサーバーログ管理ツールです。 【導入しやすいシンプルな設計】 直感的に扱えるUIでインストールから運用まで即日対応が可能です。【オンプレミス・クラウドストレージのハイブリッド環境への対応】 オンプレミスWindowsファイルサーバーだけではなく、主要なクラウドストレージを含めた一元的なファイルアクセス監査が可能です。FileAuditと連携することで、より柔軟なアラート設定もできるようになります。
順不同/一部抜粋/2024年7月4日現在。出展社・製品が予告なく変更となる場合があります。
▼出展社・製品検索はこちら
https://www.japan-it.jp/nagoya/ja-jp/search/2024/product.html?utm_campaign=20240704_product&utm_medium=referral&utm_source=prtimes
随時更新中!
【展示会概要】
展示会名称:Japan IT Week 名古屋/ Japan DX Week 名古屋 / 営業・デジタルマーケティング Week 名古屋 / EC・店舗 Week 名古屋
会期:2024年7月17日(水)~19日(金)10:00~17:00
会場:ポートメッセなごや
主催:RX Japan株式会社
▼本展の来場登録はこちら
来場をご希望の方は下記よりご登録ください。
https://www.japan-it.jp/nagoya/ja-jp/register.html?utm_campaign=20240704_regi_2&utm_medium=referral&utm_source=prtimes
簡単1分で完了!
▼本展のプレス登録はこちら
本展のご取材を希望の方は下記よりご登録をお願いします
https://www.japan-it.jp/nagoya/ja-jp/press.html?utm_campaign=20240704_press&utm_medium=referral&utm_source=prtimes
本展のご取材を希望の方はプレスの事前登録が必要です。
*出展社数は同時開催展・共同出展社も含めた最終的な見込み数であり、開催時には増減の可能性があります。
このプレスリリースには、メディア関係者向けの情報があります
メディアユーザー登録を行うと、企業担当者の連絡先や、イベント・記者会見の情報など様々な特記情報を閲覧できます。※内容はプレスリリースにより異なります。
すべての画像
- 種類
- イベント
- ビジネスカテゴリ
- アプリケーション・セキュリティシステム・Webサイト・アプリ開発
- ダウンロード
