【製品リリース】クリエイティブレポート対応!Gemini分析もできる「Meta広告レポート for Looker Studio」提供開始のお知らせ
日々のMeta広告運用におけるレポート作成・クリエイティブ分析業務を劇的に効率化する新プロダクトをリリースしました!





「データ集計に時間がかかり、肝心なクリエイティブ分析や改善まで手が回らない…」
「手動でのレポート作成ミスを防ぎ、報告業務の工数を大幅に削減したい…」
「最新のAIを活用して、スピーディに意思決定を行いたい…」
この度、皆様から多数のご要望をいただいておりました「【サブスク版】Meta広告レポート for Looker Studio v1.0」をリリースいたしましたのでお知らせいたします。
Meta広告はGoogle広告とは異なり、Looker Studioの標準コネクタが用意されていないため、データ集計やレポート作成に多くの手間と時間がかかっている方も多いのではないでしょうか?
本プロダクトは、Meta広告アカウントの閲覧権限を付与していただくだけで、最短1営業日でプロ品質のLooker Studioレポートが自動で完成する画期的なサービスです。
▼ プロダクトの詳細・デモレポートはこちら
https://inhouse-plus.jp/portfolio/metaads-report-horizontal/
▼ 新プロダクトの3つの特長
1. レポート業務を完全自動化(クリエイティブレポートにも対応)
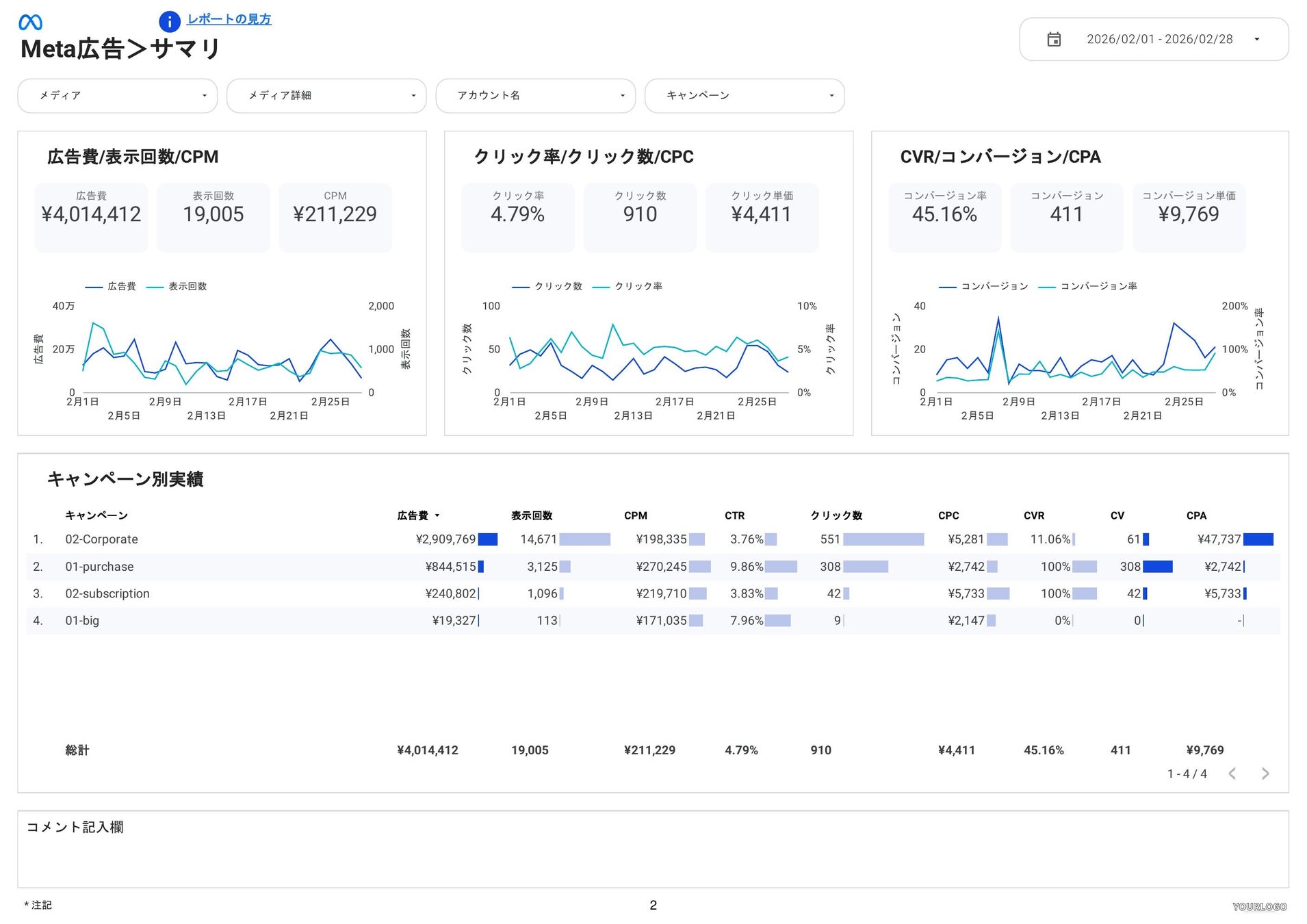
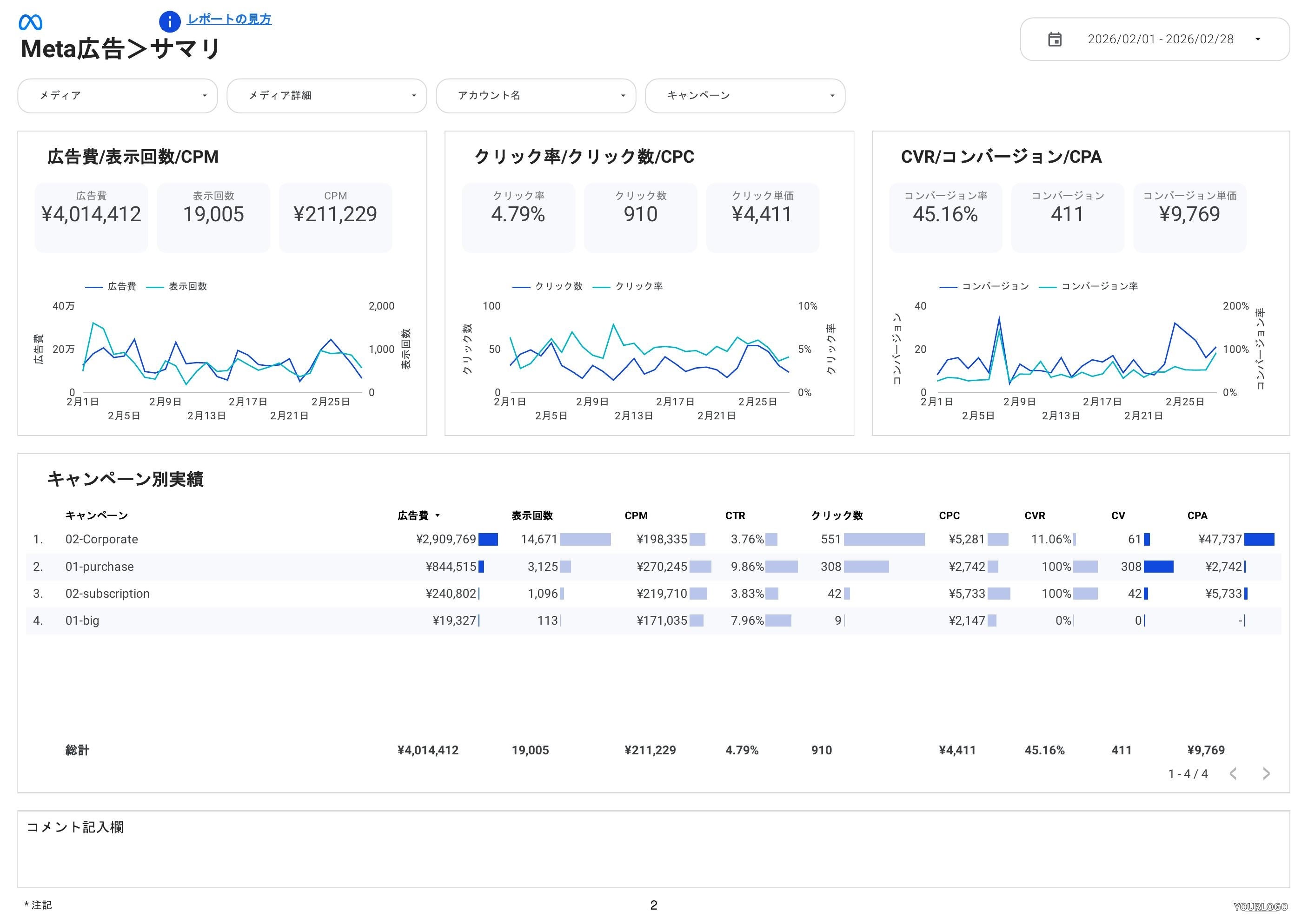
毎日のデータ集計作業から解放されます。全体サマリや日別・月別推移はもちろん、バナー画像などのクリエイティブごとの実績や、ランディングページ、属性別実績(性別・年齢・地域)まで網羅的に自動で可視化します。
2. 最新のAI(Gemini等)による分析・改善提案に最適化
レポートはAIが読み取りやすいデータ構造で設計されています。出力したレポート(PDF)をGeminiにアップロードするだけで、精度の高い現状分析や次の改善プランの作成が数分で完了します。画像分析に強いGeminiの分析結果をぜひお試しください。
実際のGeminiに入力したプロンプトと分析結果をみる >
3. 最短1営業日で導入完了。月額4,980円〜の高コストパフォーマンス
お客様は「アカウントの閲覧権限」を付与するだけ。面倒な初期設定は不要で、最短1営業日でプロ品質のレポートが完成します。データ蓄積のBigQuery費用込みで月額4,980円(3アカウント)からご利用いただけ、商用利用も可能です。代理店様向けの手数料(グロス)設定も自由自在に行えます。
━━━━━━━━━━━━━━━━━━━━━
■ 権限付与だけ!最短1営業日で即日導入
━━━━━━━━━━━━━━━━━━━━━
面倒な初期設定は一切不要です。対象となる広告アカウントの閲覧権限を弊社に付与いただくだけで、最短1営業日で完成した自動更新レポートをお届けします。
まずは、費用やクレジットカード登録が一切不要の【無料トライアル】で、実際のレポート画面と圧倒的な業務効率化をご体感ください!
▼ プロダクトの詳細・無料トライアルのお申し込みはこちら
https://inhouse-plus.jp/portfolio/metaads-report-horizontal/
▼ 実際の画面に触れられる「デモレポート」も公開中です!(申込不要)
上記URLのページ内より、実際のレポートのデモをご覧いただけます
日々の面倒な集計作業はツールに任せ、AIと共に「成果を出す」ことに集中しませんか? 皆様からの無料トライアルのお申し込みを心よりお待ちしております。
今後ともインハウスプラスをよろしくお願いいたします。
■サービス概要
インハウスプラスは、GA4・SEO・Web広告・SNSデータを Looker Studioで自動レポート化できるマーケティングレポート自動化サービスです。
面倒な初期設定や専門知識は不要で、データ集計・加工・グラフ作成・レイアウト調整までを自動化。レポート作成にかかっていた時間を大幅に削減し、分析・改善といった“本来やるべき仕事”に集中できます。
サービスURL:https://inhouse-plus.jp/
■運営企業
会社名:株式会社CALLOSUM(カローサム)
代表取締役: 小林 浩之
事業内容:マーケティングツール事業
所在地:〒150-0042 東京都渋谷区宇田川町37-10 麻仁ビル602
URL:https://callosum.co.jp/
設立:2018年
今後ともインハウスプラスをよろしくお願いいたします。
このプレスリリースには、メディア関係者向けの情報があります
メディアユーザー登録を行うと、企業担当者の連絡先や、イベント・記者会見の情報など様々な特記情報を閲覧できます。※内容はプレスリリースにより異なります。
すべての画像
