LIRIS、契約業務プラットフォーム「LIRIS CLM」を大幅アップデート― 契約業務全体を支える契約情報基盤として、契約情報の統合管理と契約データの戦略的活用を実現 ―
契約情報の統合管理、契約業務プロセスの可視化、契約データ分析、セキュリティ機能を強化し、契約業務の高度化と意思決定の迅速化を実現
LIRIS株式会社(本社:東京都港区、代表取締役:鈴木秀幸、以下「当社」)は、契約業務プラットフォーム「LIRIS 契約ライフサイクルマネジメント(LIRIS CLM)」について、この度、契約業務全体を支える契約情報基盤として大幅にアップデートしたことをお知らせいたします。本アップデートにより、契約情報の統合管理、契約業務プロセス管理、契約データの可視化・分析ならびにセキュリティおよび統制機能を強化しました。これにより、契約業務の高度化や契約データの戦略的活用の実現が可能となります。

■ アップデートの背景
当社はこれまで、「LIRIS CLM」を通じて、契約書の管理および契約業務プロセスを支援し、多くの企業における契約業務の効率化を進めてまいりました。契約情報の一元管理や進行管理を可能にすることで、契約業務の属人化の解消や業務の透明性向上を実現してきました。
一方で、企業における契約業務の重要性が高まる中で、単なる契約書の管理にとどまらず、契約業務プロセス全体の統制強化や、契約情報をデータとして活用し業務改善や意思決定に活かしたいというニーズが一層高まっています。また、企業の組織構造や業務フローに応じた柔軟なプロセス設計、より高度なアクセス制御や監査対応、契約業務の状況を多角的に分析できる機能への要望も増加しています。
こうしたニーズを受け、当社は「LIRIS CLM」を契約業務全体を支える契約情報基盤へと進化させるため、本アップデートを実施しました。契約情報の統合管理に加え、契約業務プロセスの可視化と統制強化、さらに契約データの可視化・分析機能等を新たに提供することで、企業が契約データを業務改善や意思決定に活用できる環境を提供します。
■主なアップデート内容
1. 契約情報の統合管理機能の強化
LLM(大規模言語モデル)を活用した契約情報抽出機能を導入し、契約書から契約当事者名、契約期間、契約条件などの重要な契約情報を自動的に抽出・構造化できるようになりました。当社がこれまで契約情報抽出機能の提供を通じて蓄積してきた知見をもとに、契約書の特性を踏まえた抽出処理を組み込むことで、契約情報のデータ化の精度と実用性を向上させています。
また、ファイルを伴わない契約情報の登録やWeb上の利用規約を対象とした登録に対応し、多様な契約形態を統合的に管理できるようになりました。さらに、検索機能やフィルタ機能の拡充により、必要な情報へ迅速にアクセスできる環境を提供します。

2. 契約業務プロセスの可視化と管理機能の強化
契約の依頼、レビュー、承認、締結といった契約業務の進行状況を可視化し、契約業務プロセス全体を管理できる機能を強化しました。各契約の進行状況や担当者を容易に把握できるようになり、契約業務の透明性と統制を向上させます。
また、承認ワークフロー機能を新たに提供し、契約内容に応じた承認プロセスを設定できるようになりました。これにより、承認手順の明確化と意思決定の迅速化を支援します。さらに、契約案件の進行状況を一覧およびボード形式で確認できるため、契約案件の適切な進行管理が可能です。

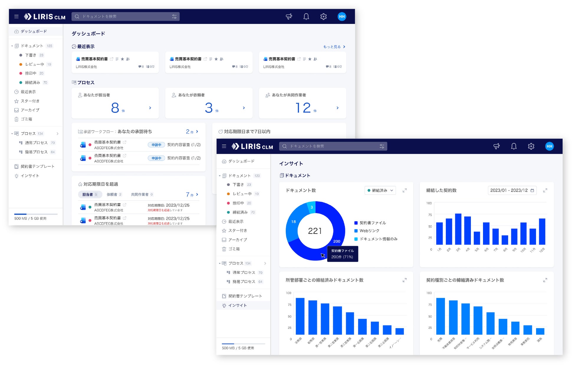
3. 契約データの可視化・分析機能の強化
契約データを可視化・分析するダッシュボードおよびインサイト機能を新たに提供しました。ダッシュボードでは、自身が関与する契約案件の進行状況や承認待ちの契約、対応期限が近い契約や契約更新に関するアラートなどを一覧で確認でき、対応が必要な契約を迅速に把握することが可能です。
また、インサイト機能では、契約種別や部署ごとの契約件数、契約依頼数、各ユーザーの担当案件数などの契約データを多角的に分析することができます。契約業務の状況を定量的に把握し、業務負荷の偏りや契約締結プロセスの傾向を可視化することで、契約業務の改善および適切な意思決定を支援します。

4. セキュリティおよび統制機能の強化
契約情報を安全に管理するためのセキュリティおよび統制機能を強化しました。権限管理機能を再構成し、ユーザーごとにより適切なアクセス制御を可能にするとともに、作業履歴や監査ログ機能により、契約情報へのアクセスおよび操作履歴を記録して、内部統制および監査対応を支援します。
さらに、二段階認証およびシングル・サイン・オン(SSO)に対応し、企業のセキュリティ要件に対応した安全な契約情報管理を実現します。
5. 柔軟な運用を支えるカスタマイズおよび運用支援機能の強化
企業ごとの契約業務や組織体制に応じた柔軟な運用を可能にするため、管理機能およびカスタマイズ機能を強化しました。契約情報の入力項目、表示項目、契約依頼フォームなどを組織の運用に合わせて設定できるため、企業の契約管理業務に適合した契約情報管理を実現します。
また、ユーザー情報や契約情報を一括で登録・更新できる機能により、既存の契約管理台帳や他システムからの移行および運用を円滑に行うことが可能です。これにより、企業の実際の業務に即した運用を支援します。

■「LIRIS CLM」について
「LIRIS 契約ライフサイクルマネジメント(LIRIS CLM)」は、契約書の作成・依頼、承認、電子契約サービスとの連携、締結後の管理・分析まで、契約業務の全プロセスを一元的に管理できる企業向け契約業務プラットフォームです。業務フローに応じた柔軟なプロセス設計と、AIによる契約情報の自動抽出および契約データの可視化・分析により、契約業務の効率化と統制強化を実現し、契約データの戦略的活用を通じて企業の意思決定と事業成長を支援します。
URL:https://clmlp.liris.co.jp/
■LIRIS株式会社 会社概要
・会社名:LIRIS株式会社(読み:ライリス)
・所在地:東京都港区西新橋1-6-12 アイオス虎ノ門3F
・代表者:代表取締役社長 鈴木 秀幸
・事業内容:DX・AIサービスの開発等
・コーポレートサイト:https://liris.co.jp/
・サービスサイト:https://clmlp.liris.co.jp/
■本件に関するお問い合わせ先
LIRIS株式会社 広報担当
お問い合わせ窓口:https://clmlp.liris.co.jp/inquiry
このプレスリリースには、メディア関係者向けの情報があります
メディアユーザー登録を行うと、企業担当者の連絡先や、イベント・記者会見の情報など様々な特記情報を閲覧できます。※内容はプレスリリースにより異なります。
すべての画像
