デジタルツイン上で風力発電設備の情報を一元化、ダウンタイム削減に寄与する統合分析ダッシュボードの提供開始
~サスティナブルな事業運営・予兆保全にむけたデータ分析を実現~
NEWS RELEASE
2022年5月19日
エヌ・ティ・ティ・コムウェア株式会社
Cognite株式会社
2022年5月19日
エヌ・ティ・ティ・コムウェア株式会社
Cognite株式会社
 エヌ・ティ・ティ・コムウェア株式会社(本社:東京都港区、代表取締役社長:黒岩 真人、以下 NTTコムウェア)とCognite株式会社(本社:東京都千代田区、代表取締役社長 江川 亮一、以下 Cognite)は、風力発電事業者に向け、複数拠点の異なるメーカーの発電設備の発電量や収益状況、メンテナンス情報などを一元的に可視化する「統合分析ダッシュボード」を開発し、5月19日から提供開始します。
本サービスは、デジタルツイン空間上でAIモデル等によりデータ分析・活用を行うNTTコムウェアのインフラ設備DX基盤「Smart Data Fusion」の新メニューとして提供します。ノルウェーにグローバル本社を置き、欧米における生産設備のデジタルツイン構築や多数の風力発電設備管理ダッシュボード作成支援の実績があるCogniteの知見を活かし開発したサービスです。
本サービスでは「経営層(主に発電事業者)向け」「運用者(主にO&M事業者)向け」ダッシュボードを提供します。
■経営ダッシュボード
各地の発電設備データを収集・統合し、設備稼働率、収益予測や設備ごとの発電ロス比較など設備投資計画の策定や発電事業運営に必要なデータを、対計画・設備別に参照・分析することが可能です。また、鳥検知ダッシュボードも提供し、風車周辺を飛ぶ鳥をAIで検知して個体数カウント、動画アーカイブにより、バードストライク対策、環境アセスメントのための情報収集が可能です。
■運用ダッシュボード
設備が全国に点在していたり、異なるメーカーの製品であっても、一元的に風速・発電量・アラームなどをリアルタイムに参照可能です。発電状況、IoTセンサー等の収集データからデジタルツイン上で異常検知を行い、アラームの発出を可能にします。事業者が既に利用しているAI分析モデルや、これまでのメンテナンスノウハウや知見を活用して作成した独自のモデルを組み込み、早期異常検知・予兆保全等への活用も可能です。適切なメンテナンスを行うことで、大きな故障・トラブルを予防し、ダウンタイムの削減につなげることができます。
本サービス開発にあたっては、
・欧州及び国内における数々の風力発電プロジェクトに参画経験のある発電事業者の住友商事株式会社
・風力発電事業とそのメンテナンスの両方のノウハウを持つシグマパワージャネックス株式会社
・NTTグループのスマートエネルギー事業推進の中核会社として再⽣可能エネルギーの電源開発や電力供給を行うNTTアノードエナジー株式会社
に、発電設備運営や管理についてのアドバイスなど協力を得て、事業者のリアルなニーズに対応したテンプレート化を行うなど、実用的な統合分析ダッシュボードを実現しています。
NTTコムウェアとCogniteは、今後も発電事業者やO&M事業者など利用者のニーズを反映しながら、本サービスをはじめとするスマートメンテナンスソリューションを継続的にブラッシュアップして提供することで風力発電業界の課題を解決し、サスティナブルな社会実現に貢献していきます。
*1 一般社団法人日本風力発電協会(2020年7月17日) https://www.meti.go.jp/shingikai/energy_environment/yojo_furyoku/pdf/001_04_01.pdf
Smart Data Fusion 風力発電向け統合分析ダッシュボードの概要
風力発電向けの統合分析ダッシュボードは、Smart Data Fusionの利用者が、追加費用なくWebアプリケーション上で利用可能となるサービスです。デジタルツインUI上で設備情報・点検記録・診断・措置結果を管理し、メンテナンスサイクルをサポートするプリセットAPのメニューより利用します。
1.風力発電向け統合分析ダッシュボードの概要
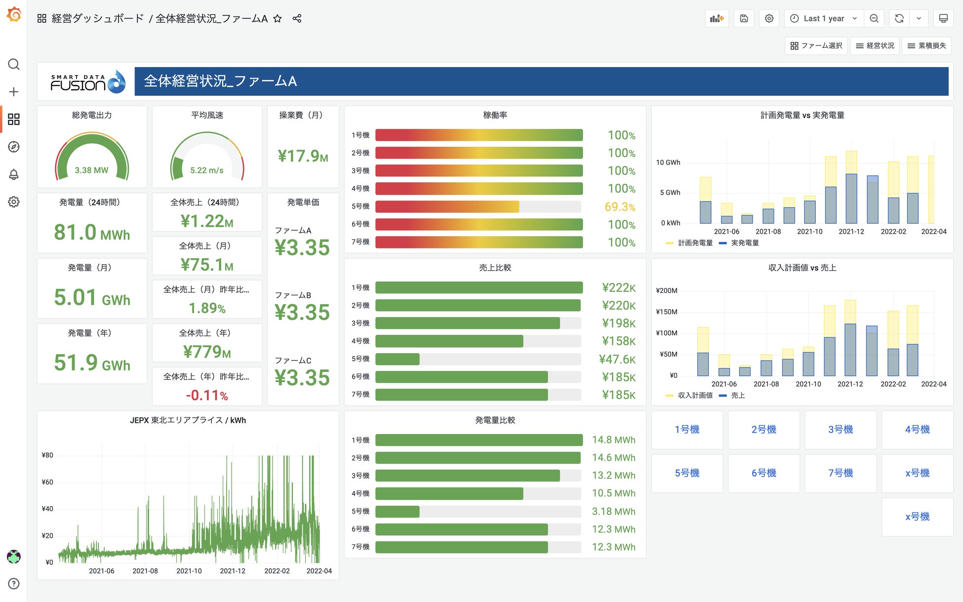
(1)経営ダッシュボード
風力発電ファーム全体の経営視点における運用状態を確認し、風車毎の発電量や収益性、効率などを一元的に把握可能です。雷や故障などによるダウンタイムの逸失利益や、AI分析による理想発電量や計画発電量との乖離を分析することで、設備投資や事業運営の計画立案に役立てることができます。
また、風力発電事業の運営にあたっては、猛禽類をはじめとした鳥類がブレードに衝突する事故が発生しており、ダウンタイム削減、環境保護の観点から課題になっています。鳥検知ダッシュボードではAIにより風車の周りを飛ぶ鳥の個体数把握、動画アーカイブにより、飛来が多い季節や時間帯の傾向を分析し、バードストライク対
策検討や環境アセスメントのための情報収集が可能になります。
(2)運用ダッシュボード
風力発電ファーム、風車についてSCADA*2から取得する操業データと、保守運用システム等の保全データを組み合わせて可視化、異常があればアラームで通知、故障部品状態を参照できます。状況を一元的に把握し、各ファーム、風車の比較・分析をすることができます。各センサーの過去データから予測値を算出し、その差分から異常を検知します。過去の発電データから発電量予測を行い、現状との比較分析することも可能です。
*2 SCADA:Supervisory Control And Data Acquisition 装置や設備から得られるデータについてネットワークを通じて一か所に集めて監視し、必要に応じて制御するシステム
今後はベアリングなどの主要部品の故障解析モデルや各種センサーデータの相関チェックモデルなど、高度な分析モデルを追加し、さらなるダウンタイム削減、運用効率の向上に貢献していきます。
2.2社の役割
NTTコムウェアは通信インフラ領域にて培ってきた、電気通信設備関連のデータマネジメントやモニタリング、予兆保全、メンテナンスの効率化などの実績を「SmartMainTech®(スマートメインテック)」として社会インフラ分野にソリューションとして展開しています。本サービスではその技術を風力発電設備に応用し、ベースとなるデジタルツインのUI設計やデータサイエンス技術に適用しています。
Cogniteは「サイロ化されたデータを効率的に統合するソリューション」を提供しています。その技術をもとに、石油・ガス業界や風力発電をはじめとする電力業界において、企業が有するデータを活用するソリューションの短期間での導入やデジタルツイン作成、業務の効率化などを実現しています。
風力発電をはじめとする設備の稼働データを基にしたダッシュボードの作成、設備の状態把握の支援についても、数多く実績があり、本サービスの開発においては、経営・運用ダッシュボードの表示項目検討支援やシステム連携検討、および鳥検知システム構築を共同で実施しました。
3.料金
利用にはSmart Data Fusionの基本契約が必要、導入規模により個別見積
事前検証のためのトライアル環境提供あり
4.商品ホームページ
https://www.nttcom.co.jp/smtech/sdf
※Cognite社について
2016年にノルウェーで設立、世界中の製造業や石油・ガス、電力などの重厚長大産業向けにDataOpsプラットフォームやアプリケーションを提供し、本格的なデータ活用によるDXをサポートするSaaS企業。DataOpsプラットフォーム「Cognite Data Fusion(CDF)」は、製造・電力各社のDX実現の導入実績多数あり。Cognite株式会社は、Cognite社の100%出資子会社として2019年11月に設立、Cogniteの主力製品となるCDFの日本国内における販売、マーケティング、およびサポート拠点。 https://www.cognite.com/ja-jp/
※Smart Data Fusion:社会インフラのサスティナビリティとレジリエンス向上をめざすNTTコムウェアの「SmartMainTech®(スマートメインテック)」シリーズの一つで、インフラ設備の管理・運用情報および、3D 情報・リアルタイム情報を収集、デジタルツイン空間に統合し、設備管理・投資の最適化(設備延命化、稼働率向上など)に貢献するデータ分析・活用基盤。
※「SmartMainTech」はNTTコムウェア株式会社の登録商標です。
※その他、記載されている会社名、製品名、サービス名は、各社の商標または登録商標です。
 
本サービスは、デジタルツイン空間上でAIモデル等によりデータ分析・活用を行うNTTコムウェアのインフラ設備DX基盤「Smart Data Fusion」の新メニューとして提供します。ノルウェーにグローバル本社を置き、欧米における生産設備のデジタルツイン構築や多数の風力発電設備管理ダッシュボード作成支援の実績があるCogniteの知見を活かし開発したサービスです。

世界で脱炭素化に向けた動きが加速し、日本でも2050年推定需要発電量に対して風力による供給を30%以上とすることが目標*1になるなど、風力発電は再生可能エネルギーの中でも高い成長が期待されていますが、発電コストが高止まりで発電効率向上と運用コスト低減が課題となっています。発電設備の多くが海外製品であることにより部品調達に時間がかかり、ダウンタイムが長期化することもコスト増加の要因の一つです。発電事業者は事業性を担保し安定的に電力供給するため、長期にわたり発電設備を適切にオペレーション・メンテナンス(O&M)することが求められています。
本サービスでは「経営層(主に発電事業者)向け」「運用者(主にO&M事業者)向け」ダッシュボードを提供します。
■経営ダッシュボード
各地の発電設備データを収集・統合し、設備稼働率、収益予測や設備ごとの発電ロス比較など設備投資計画の策定や発電事業運営に必要なデータを、対計画・設備別に参照・分析することが可能です。また、鳥検知ダッシュボードも提供し、風車周辺を飛ぶ鳥をAIで検知して個体数カウント、動画アーカイブにより、バードストライク対策、環境アセスメントのための情報収集が可能です。
■運用ダッシュボード
設備が全国に点在していたり、異なるメーカーの製品であっても、一元的に風速・発電量・アラームなどをリアルタイムに参照可能です。発電状況、IoTセンサー等の収集データからデジタルツイン上で異常検知を行い、アラームの発出を可能にします。事業者が既に利用しているAI分析モデルや、これまでのメンテナンスノウハウや知見を活用して作成した独自のモデルを組み込み、早期異常検知・予兆保全等への活用も可能です。適切なメンテナンスを行うことで、大きな故障・トラブルを予防し、ダウンタイムの削減につなげることができます。
本サービス開発にあたっては、
・欧州及び国内における数々の風力発電プロジェクトに参画経験のある発電事業者の住友商事株式会社
・風力発電事業とそのメンテナンスの両方のノウハウを持つシグマパワージャネックス株式会社
・NTTグループのスマートエネルギー事業推進の中核会社として再⽣可能エネルギーの電源開発や電力供給を行うNTTアノードエナジー株式会社
に、発電設備運営や管理についてのアドバイスなど協力を得て、事業者のリアルなニーズに対応したテンプレート化を行うなど、実用的な統合分析ダッシュボードを実現しています。
NTTコムウェアとCogniteは、今後も発電事業者やO&M事業者など利用者のニーズを反映しながら、本サービスをはじめとするスマートメンテナンスソリューションを継続的にブラッシュアップして提供することで風力発電業界の課題を解決し、サスティナブルな社会実現に貢献していきます。
*1 一般社団法人日本風力発電協会(2020年7月17日) https://www.meti.go.jp/shingikai/energy_environment/yojo_furyoku/pdf/001_04_01.pdf
Smart Data Fusion 風力発電向け統合分析ダッシュボードの概要
風力発電向けの統合分析ダッシュボードは、Smart Data Fusionの利用者が、追加費用なくWebアプリケーション上で利用可能となるサービスです。デジタルツインUI上で設備情報・点検記録・診断・措置結果を管理し、メンテナンスサイクルをサポートするプリセットAPのメニューより利用します。

(図1 統合分析ダッシュボード提供イメージ)
1.風力発電向け統合分析ダッシュボードの概要
(1)経営ダッシュボード
風力発電ファーム全体の経営視点における運用状態を確認し、風車毎の発電量や収益性、効率などを一元的に把握可能です。雷や故障などによるダウンタイムの逸失利益や、AI分析による理想発電量や計画発電量との乖離を分析することで、設備投資や事業運営の計画立案に役立てることができます。

また、風力発電事業の運営にあたっては、猛禽類をはじめとした鳥類がブレードに衝突する事故が発生しており、ダウンタイム削減、環境保護の観点から課題になっています。鳥検知ダッシュボードではAIにより風車の周りを飛ぶ鳥の個体数把握、動画アーカイブにより、飛来が多い季節や時間帯の傾向を分析し、バードストライク対
策検討や環境アセスメントのための情報収集が可能になります。

(2)運用ダッシュボード
風力発電ファーム、風車についてSCADA*2から取得する操業データと、保守運用システム等の保全データを組み合わせて可視化、異常があればアラームで通知、故障部品状態を参照できます。状況を一元的に把握し、各ファーム、風車の比較・分析をすることができます。各センサーの過去データから予測値を算出し、その差分から異常を検知します。過去の発電データから発電量予測を行い、現状との比較分析することも可能です。
*2 SCADA:Supervisory Control And Data Acquisition 装置や設備から得られるデータについてネットワークを通じて一か所に集めて監視し、必要に応じて制御するシステム

今後はベアリングなどの主要部品の故障解析モデルや各種センサーデータの相関チェックモデルなど、高度な分析モデルを追加し、さらなるダウンタイム削減、運用効率の向上に貢献していきます。
2.2社の役割
NTTコムウェアは通信インフラ領域にて培ってきた、電気通信設備関連のデータマネジメントやモニタリング、予兆保全、メンテナンスの効率化などの実績を「SmartMainTech®(スマートメインテック)」として社会インフラ分野にソリューションとして展開しています。本サービスではその技術を風力発電設備に応用し、ベースとなるデジタルツインのUI設計やデータサイエンス技術に適用しています。
Cogniteは「サイロ化されたデータを効率的に統合するソリューション」を提供しています。その技術をもとに、石油・ガス業界や風力発電をはじめとする電力業界において、企業が有するデータを活用するソリューションの短期間での導入やデジタルツイン作成、業務の効率化などを実現しています。
風力発電をはじめとする設備の稼働データを基にしたダッシュボードの作成、設備の状態把握の支援についても、数多く実績があり、本サービスの開発においては、経営・運用ダッシュボードの表示項目検討支援やシステム連携検討、および鳥検知システム構築を共同で実施しました。
3.料金
利用にはSmart Data Fusionの基本契約が必要、導入規模により個別見積
事前検証のためのトライアル環境提供あり
4.商品ホームページ
https://www.nttcom.co.jp/smtech/sdf
※Cognite社について
2016年にノルウェーで設立、世界中の製造業や石油・ガス、電力などの重厚長大産業向けにDataOpsプラットフォームやアプリケーションを提供し、本格的なデータ活用によるDXをサポートするSaaS企業。DataOpsプラットフォーム「Cognite Data Fusion(CDF)」は、製造・電力各社のDX実現の導入実績多数あり。Cognite株式会社は、Cognite社の100%出資子会社として2019年11月に設立、Cogniteの主力製品となるCDFの日本国内における販売、マーケティング、およびサポート拠点。 https://www.cognite.com/ja-jp/
※Smart Data Fusion:社会インフラのサスティナビリティとレジリエンス向上をめざすNTTコムウェアの「SmartMainTech®(スマートメインテック)」シリーズの一つで、インフラ設備の管理・運用情報および、3D 情報・リアルタイム情報を収集、デジタルツイン空間に統合し、設備管理・投資の最適化(設備延命化、稼働率向上など)に貢献するデータ分析・活用基盤。
※「SmartMainTech」はNTTコムウェア株式会社の登録商標です。
※その他、記載されている会社名、製品名、サービス名は、各社の商標または登録商標です。
このプレスリリースには、メディア関係者向けの情報があります
メディアユーザーログイン既に登録済みの方はこちら
メディアユーザー登録を行うと、企業担当者の連絡先や、イベント・記者会見の情報など様々な特記情報を閲覧できます。※内容はプレスリリースにより異なります。
すべての画像
- 種類
 - 商品サービス
 - ビジネスカテゴリ
 - パソコンソフトウェア電気・ガス・資源・エネルギー
 - ダウンロード
 
