Backlogのプロジェクトを横断して可視化できるアプリ「Backlog Sync」のOEM提供を開始
Backlogの機能を拡張し、複数のプロジェクトを横断した管理の効率化・最適化を支援
株式会社 ADX Consulting(本社:東京都千代田区、代表:関 滋弘)は、株式会社ヌーラボ(本社:福岡県福岡市、代表:橋本正徳)が提供するBacklogと連携した「BacklogSync」 のSalesforce OEMアプリの提供開始いたします。
「BacklogSync」 OEM アプリをご利用いただくことで、既にお使いのBacklogの機能を拡張し、複数のプロジェクト状況を1つのダッシュボード上で把握できるようになります。

「BacklogSync」 OEMアプリについて
これまで「BacklogSync」は、世界中で広く利用されている顧客管理システム(CRM)と、プロジェクト・タスク管理ツール 「Backlog」の連携を強化するアドオン機能として、CRMアプリを導入済みのユーザー企業様にご利用いただいてきました。今回のOEM化により、 CRMアプリをご利用中でない企業様もご利用いただけるようになります。
急成長する事業では組織の拡大に伴って問い合わせや商談、プロジェクトが爆発的に増加し、属人的な管理では対応が困難になります。特に、商談や顧客対応スピード、プロジェクトマネジメントの効率化、プロジェクト改善における迅速な意思決定などに課題を抱える傾向があります。
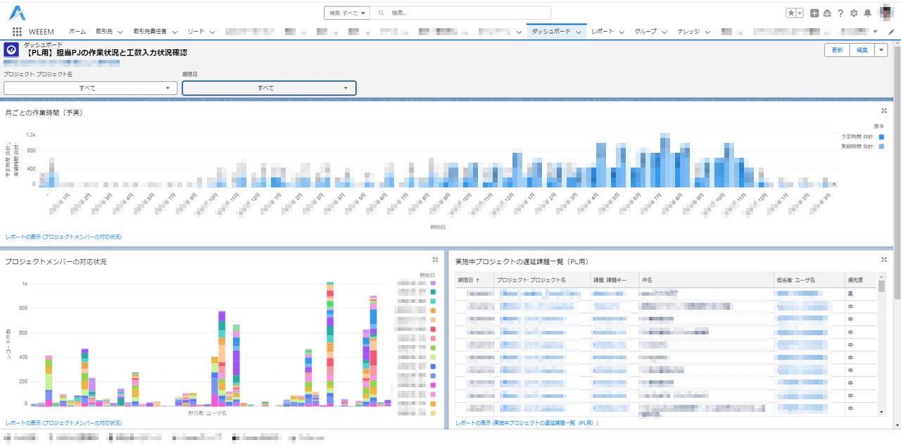
このような課題を解決するためには、複数のプロジェクトを俯瞰して管理することが重要になります。しかし、Backlog 単体では、単一のプロジェクト状況の把握はできても、複数のプロジェクトを横断的に可視化することは困難です。
そこで、「BacklogSync」を活用することで、Backlog のデータを一元化し、複数のプロジェクト状況を横断的に可視化できます。これにより、プロジェクト全体の進捗状況を把握し、ボトルネックを早期に発見することで、プロジェクト管理の効率化と最適化を図ることができます。
具体的には、プロジェクトのタスク進捗や、複数のプロジェクトにアサインされた作業者ごとの作業状況などを詳細に把握することができます。遅延のリスクやメンバーのリソース状況を考慮することで、プロジェクトの成功確率向上に貢献します。



【株式会社 ADX Consulting 執行役員 金本孝泰コメント】
この度、より多くのお客様にプロジェクト管理の最適化を行っていただきたいという思いから、「BacklogSync」と顧客管理機能をパッケージングしたBacklogSync OEMの提供を開始しました。
企業のDX推進において、ヌーラボ様がご提供する「Backlog」が持つ素晴らしいタスク管理の仕組みに、複数のプロジェクトを横断した分析やタスクの担当者を軸とした分析を可能とするBacklogSyncにより企業の「チームワークマネジメント」の活性化を推進できることを楽しみにしております。

【株式会社ヌーラボ 代表取締役CEO 橋本正徳様コメント】
「BacklogSync」のOEMアプリが提供開始されたことを大変嬉しく思います。これまでもADX Consulting様には、全社でプロジェクト管理ツールのBacklogをご活用いただき、そのご知見を生かして、新たなお客様へのご提案もいただいております。
今回リリースされた「BacklogSync」のOEMアプリは、プロジェクトの状況を可視化・一元化することで、誰もがプロジェクトの情報を早急にキャッチアップできるようになると信じています。今後も、ADX Consulting様と協働し、ヌーラボが掲げる「チームワークマネジメント」を実現するチームを増やしていけるよう尽力してまいります。
「BacklogSync」について
「BacklogSync」はBacklogのプロジェクト状況をレポート画面で可視化できるツールです。
●Backlogの公式パートナーであるADXConsultingのスペシャリストが知見や経験を活かして開発!
●CRMアプリ上のケースや商談*などをボタンひとつでBacklogに連携可能。関係者への課題・タスクをよりスピーディに!
●Backlogプロジェクトを可視化・複数のプロジェクトの俯瞰的な把握による迅速な判断支援が可能
*一部、CRMアプリ内のライセンスをご契約いただく必要がある場合がございます。
【サービス概要】
名称:「BacklogSync」
Webサイト:https://crm.adxc.co.jp/service/backlogsync/
Salesforce AppExchange Store:https://appexchangejp.salesforce.com/appxListingDetail?listingId=a0N4V00000JfOhNUAV
株式会社ADX Consultingについて
株式会社 ADX Consulting(アデクスコンサルティング)は、デジタルトランスフォーメーション(DX)に取り組む産業界の一助となるべく、SHIFTグループが知恵と技術力を結集して設立したコンサルティングカンパニーです。最先端のテクノロジーと業界知見を用いて企業の持続的な成長と社会貢献を直接支援することで、循環型社会(サーキュラーエコノミー)の実現を目指します。
2024年12月14日(土)には、パシフィコ横浜ノースにて開催される「Backlog」のユーザーグループである「JBUG(ジェイバグ)」が主体となって開催される、プロジェクトマネジメントに関わる全ての方のための祭典「BacklogWorld 2024」にて、ブース出展と共に、執行役員の金本 孝泰が「Backlogで実現できる!プロジェクト横断型のタスク管理で更なる効率化へ」をテーマとしたセッションに登壇いたします。
Backlog World 2024:https://jbuginfo.backlog.com/backlogworld2024/
【会社概要】
社名:株式会社 ADX Consulting
本社:〒100-0004 東京都千代田区大手町1丁目6-1 大手町ビル3F
代表者:代表取締役 関 滋弘
設立:2020年12月
このプレスリリースには、メディア関係者向けの情報があります
メディアユーザー登録を行うと、企業担当者の連絡先や、イベント・記者会見の情報など様々な特記情報を閲覧できます。※内容はプレスリリースにより異なります。
すべての画像
