【導入事例】株式会社ムダカラ、日本トムソン株式会社様のEM CLOUD導入事例を公開しました
「EM CLOUD」導入がもたらす確実なコスト削減と企業価値の向上を実現
エネルギーマネジメントシステム「EM CLOUD」を提供する株式会社ムダカラ(本社:東京都港区、代表取締役:田﨑太郎、以下、当社)は、日本トムソン株式会社(東京都港区、以下、日本トムソン株式会社)に提供したEM CLOUDの導入事例インタビューを公開しました。日本トムソン株式会社は2024年に「EM CLOUD」を導入したことで、効果を実感しているといいます。使用感や実際の効果などについて、経営企画課でサステナブル経営推進を担当し、経営戦略と結びついた環境対策を担う平山様にうかがいました。

導入事例インタビューの詳細はこちら
→https://emcloud.enetoku-navi.com/consulting/nippon-thompson/
導入前の課題・悩み
導入前、本社のエネルギー管理は実質的に手つかずで、ISO認証を取得していた岐阜の生産拠点と比べ、環境意識は低い状況でした。2019年竣工の本社ビルは、コロナ禍による出社率低下で電力使用量の問題は表面化しませんでしたが、2022年頃のウクライナ紛争による燃料高騰や脱炭素化への要請を受け、電気プランの変更を検討したものの、年間およそ200万円の電気料金の増加が見込まれ、大きな課題となりました。
導入経緯と決め手
最終的に3社を比較検討しましたが、決め手となったのは価格の安さです。社内でのメンテナンス負担を考慮すると、サブスクリプション型の料金体系でお任せできる点も魅力的でした。また、従業員の快適性を損なうことなく省エネを実現したい当社の考えにも合致しました。当時はEM CLOUDがバージョンアップの時期で、当社の空調設備との相性調整が必要な部分もありましたが、柔軟な対応をしていただけたので助かりました。
導入後の効果
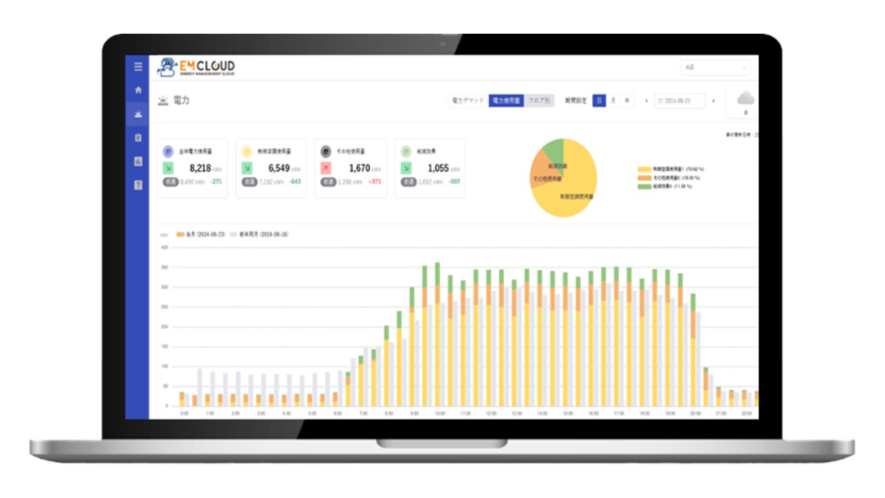
EM CLOUDの画面は、視覚的にとても分かりやすいと感じます。電気使用量や削減量が一目で分かり、空調で制御している部分と非制御部分の電気使用量の違いも一瞬で分かります。電気料金の情報を登録すると、削減金額が即座に表示される点も便利です。2024年6~7月頃から本格稼働したのですが、気象条件がかなり厳しい年(酷暑)だったにもかかわらず、比較的穏やかだった前年に比べて、電気使用量は2%増程度に抑えられました。コロナ禍からの回復でオフィスの稼働率が上がっていることも考えると、大きな効果があったと実感しています。
導入事例インタビューの詳細はこちら
→https://emcloud.enetoku-navi.com/consulting/nippon-thompson/
EM CLOUDについて

EM CLOUDは、エネルギーの"ムダ"を見える化&空調の自動制御であらゆるステークホルダーのコスト削減に貢献するエネルギーマネジメントシステムです。
電力の見える化、空調自動制御、クラウドで一元管理が可能という特徴があります。
さらに、導入後は専属のカスタマーサクセスがモニタリング・データに基づく振り返りを定期的に実施します。
日本トムソン株式会社について
<会社概要>
会社名:日本トムソン株式会社
所在地:東京都港区高輪2丁目19番19号
設立 :1950年
事業内容:直動案内機器の開発・製造、ニードルベアリングの開発・製造、精密位置決め装置の開発・製造(メカトロシリーズ)
コーポレートサイト:https://www.ikont.co.jp/
株式会社ムダカラについて
<会社概要>
会社名:株式会社ムダカラ
所在地:東京都港区虎ノ門3-4-10 虎ノ門35森ビル7階
設立 :2012年4月
代表者:代表取締役 田﨑 太郎
事業内容:エネルギーマネジメント事業、節電・節水コンサルティング
コーポレートサイト:https://mudakara.co.jp/
このプレスリリースには、メディア関係者向けの情報があります
メディアユーザー登録を行うと、企業担当者の連絡先や、イベント・記者会見の情報など様々な特記情報を閲覧できます。※内容はプレスリリースにより異なります。
すべての画像
