年間約4万工程の全国の監査結果をビックデータ化。アナリティクスクラウド『QualiZ(クオリツ)』が、住宅会社の品質管理を“自走型”へ。
「勘と経験」の現場管理を卒業。「誰が、どの工程で、どんな状況か?」を特定。監督・職人のスキルを定量的に可視化し、事業者が自らPDCAを回せる体制へ
住宅建築の品質向上を支援する株式会社NEXT STAGE(本社:大阪府大阪市、代表取締役社長:小村直克、以下ネクストステージ)は、住宅品質管理データアナリティクスクラウド「QualiZ(クオリツ)」の分析機能を2026年3月25日に大幅リニューアルいたします。
本リニューアルにより、住宅事業者は、自社内のデータから「品質のボトルネック」を特定し、改善アクションまでを自走できる体制を構築することが可能になります。

■ 背景:技術評価の「不透明さ」が招く、建設業界の課題
現在、建築業界では深刻な人手不足に加え、2024年4月の労働基準法改正に伴ういわゆる「2024年問題」により、労働時間の制限が課題となっています。しかし、現場の施工品質や技術評価は長らく「現場監督の主観」や「属人的なスキル」に依存しており、以下の課題が放置されてきました。
-
評価の不透明さ: 高い技術力があっても客観的な指標がなく、公正な人事評価が困難。
-
指導の形骸化: 課題が数値化されないため、具体的なフィードバックや技術継承ができない。
-
受動的な管理: 社内で課題抽出や改善がしきれず、外部へ依存し、改善のスピードが遅い。
「QualiZ(クオリツ)」は、これら「品質管理のブラックボックス化」を打破し、事業者が自らデータの力で現場を統制できる「自走型クラウド」へと進化します。
■ リニューアルのポイント:現場の「真実」を映し出す多角的な分析
今回のリニューアルでは、10工程に及ぶ監査データに基づき、原因特定から個人・組織の育成までをカバーする機能を実装します。
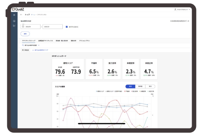
1. 「目標」と「現在地」のリアルタイム可視化
建物スコアに加え、不備率、施工前率、未確認率、未是正率などの重要指標に目標値を設定でき、月次・四半期・年次での進捗をグラフ化し、組織の「現在地」を即座に把握できます。

2. 課題の「真因」を特定するドリルダウン分析
数値悪化の要因が「家を建てる途中のどの工程(例:基礎・防水・断熱等)」の「どういった施工の不備(例:キズ・汚れ、めくれ・浮き等)」なのか、さらに「どの現場監督・職人が関わっていたか」までを特定。10工程に及ぶ監査データから、ピンポイントで改善箇所を見つけ出します。

3. 「技術者の背中」を数値化する個人スキル分析
現場監督や職人個人のスキルを「レーダーチャート」で可視化。得意・不得意や、成長の軌跡をデータで示すことで、根拠のある定量的な評価や1on1指導へ活かすことができます。

4. 「改善アクション」の進捗管理機能
会社として注力すべき改善項目についてシステム内で目標設定を行い、その振り返りを一貫管理。やりっぱなしにさせない、確実な改善サイクルをサポートします。

今後は、蓄積されたビッグデータを活用し、データが現場の次なる一手を導き出す「品質管理のパートナー」としての進化を目指してまいります。
■代表コメント

クレーム産業と言われる23兆円市場の住宅業界…
住宅事業者の製造課題の解決と、消費者が安心して購入できる、健全な業界環境を創り上げていきます。
代表取締役社長 小村 直克
■会社概要
当社は「『建築技術×IT』で地域の『つくる』をソリューションする」を事業ミッションに掲げ、昨今、情報過多による「すまい手」の要求レベルの上昇と、年々脆弱化していく「つくり手」の住宅製造リソースとのギャップから引き起こる多くの課題を「技術・技能」「知見・経験」「システム」「人財化」の4つの強みをサービスコンテンツとし、積極的なサステナビリティに向けたPDCA型の住宅製造ソリューション事業を推進しています。
商 号:株式会社 NEXT STAGE
代表者:小村 直克
所在地:〒545-6033 大阪府大阪市阿倍野区阿倍野筋1丁目1番43号 あべのハルカス33F
設 立:2006年8月
ホームページ:https://nextstage-group.com/
QualiZお問い合わせ:https://40pnkn.share-na2.hsforms.com/
■本件に関するお問い合わせ
会社名:株式会社 NEXT STAGE
担当者:広報部 河原
TEL:06-6622-0333
MAIL:info@nextstage-group.com
このプレスリリースには、メディア関係者向けの情報があります
メディアユーザー登録を行うと、企業担当者の連絡先や、イベント・記者会見の情報など様々な特記情報を閲覧できます。※内容はプレスリリースにより異なります。
すべての画像
