テックタッチ、システムの利用状況を可視化する「テックタッチ アナリティクス」を提供開始
先行事例として、サントリービジネスシステム株式会社様にて利用開始。システム上での申請数などの可視化に活用。
テックタッチ株式会社(本社:東京都千代田区、代表取締役:井無田仲、以下、当社)はテックタッチ アナリティクスを正式リリースしました。
当社では、Webシステム画面上でナビゲーションを作成・表示するSaaS「テックタッチ」を2019年より提供しています。「テックタッチ」は画面上でナビゲーションを表示することで業務内容を案内でき、多数ある入力項目のうち必要箇所のみをハイライトする等、ユーザーが抱えるエンドユーザーのWebシステム利用の習熟・システムの高度活用につながります。
今回リリースしたテックタッチアナリティクスは、お客様の「システム利用状況を可視化する」ことを目的として作られたもので、当社の「DXのラストワンマイルを埋め、システム価値を最大化する」プロダクト構想にピッタリと合致した機能の提供になります。既に提供しているガイド、オートフロー、ユーザーアンケート機能などと併せて、当社はお客様のDX戦略をより強力に支援します。

■機能開発の背景
これまで、社内システムにおいては、導入後のシステム利活用状況や、システム利用における課題が可視化されないブラックボックスとなってしまい、運用課題の発見・特定や、それに基づく改善のスピードが大きな課題となっていました。
このたびのテックタッチ アナリティクスは、システムの利用状況(利用ユーザー数・利用時間・利用機能・特定の作業の生産性)などを計測し、一目で理解することを手助けします。これにより、お客様のアジャイル(※1)なシステム運用改善を支援します。
テックタッチを既に利用されているお客様においては、管理画面経由で、本機能の計測範囲を設定するだけで利用開始できます。タグの追加などの開発工数は一切不要です。
当機能は、既に先行してサントリービジネスシステム株式会社にご利用いただいており、ポジティブな声をいただくとともに、機能開発へのフィードバックを頂戴しながら機能改善を進めています。今後も、「Co-Developers精神(※2)」を発揮しつつ、お客様と共同で機能開発を進めていきます。
※1 アジャイル:スピーディに実装とテストを繰り返して開発を進めていく手法のこと
※2 Co-Developers精神:当社がプロダクト開発において理想とする、「プロダクト開発メンバーとビジネスメンバーが垣根を越えて、プロダクト創造していくこと」を表した言葉
■テックタッチ アナリティクスの機能例
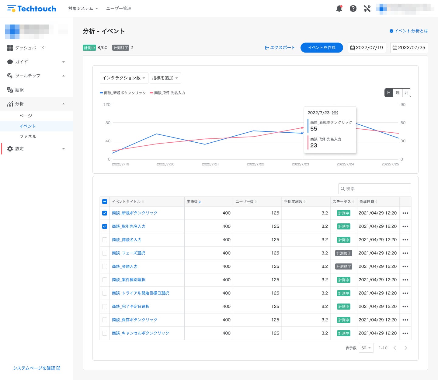
1. イベント分析
対象システムの特定の作業(ボタン押下、入力など)の実施回数や頻度を計測できます。
システム上で頻繁に使われる機能や作業の実施回数を計測(例:調達システムにおいてよく使われる調達方法)することで、システム利用時のオペレーションの改善に活かすことが可能です。

2. ファネル分析
対象システムの中で、上記で計測したイベントをファネルとして時系列に並べ、あるファネルから次のファネルに到達した割合や到達にかかった時間を計測できます。
これにより、特定のオペレーション(例:1件の経費精算にかかる時間)の生産性や、つまずいているポイント等を計測、必要に応じて業務の流れやシステムUIなどを改善することが可能になります。

3. ページ分析(今秋に正式リリース予定)
対象システムの中で、各ページのPVや滞在時間などを計測することができます。これにより、「ページのPVを改善するために、その前のページからの導線を増やす」「利用されている箇所から優先的に生産性改善に着手する」などの改善を行えます。

上記3機能に加え、今後はシステム横断的な利用状況などを一覧で可視化することができる、DXダッシュボード機能を実装していく予定です。
■先行導入事例 サントリービジネスシステム株式会社様
サントリービジネスシステム株式会社様は、いち早く本機能の利用を開始されています。同社グループが利用中の調達システムにおいて、これまではデータが取れなかった調達コスト削減に重要な中間指標となる主要機能の利用率など、ユーザの細かな動きを回数・人数ベースで把握し、テックタッチのガイド・ツールチップと組み合わせることで、システム利用の高度化を支援、同社のDX推進に役立てていただいています。

■テックタッチ開発責任者 日比野淳コメント
今回の「テックタッチ アナリティクス」のリリースをとてもうれしく思っています。
もともと、「テックタッチ アナリティクス」については製品開発初期段階から構想しておりました。分析データは改善活動計画の策定時に用いられる重要な指標となる為、特に製品品質の向上に注力しながら、注意深く開発を進めてきました。
本機能がリリースされたことにより、システム利活用の推進をヒトの経験からだけでなく、データ主導で実施できるようになり、より効率的且つ効果的な利活用施策を進めることが可能になります。
これからも、お客様のニーズをヒアリングしながら新しい分析機能の開発や改善を進めていきます。
■今後の展望
先述のようなエンタープライズ企業向けの提供に加え、SaaS企業に向けた先行導入も開始しております。
先行導入企業さまの中には、「ユーザーが自社のサービスを利用する際に、エラーがどれぐらい表示されているかを今まで把握できていなかったが、テックタッチ アナリティクスの利用により、ユーザーが困っているところを検知できるようになった」「どの機能がどれぐらい使われているかとかが分かるようになった」「特定の機能を使い切るまでの離脱率は分かっていた一方、どこで離脱していたか分からなかったが、分かるようになって打ち手がわかった」などの声をいただいています。
今後も、当機能によりシステムのユーザーの悩みを可視化し、可視化された悩みに対して「テックタッチ」のガイドやナビゲーションを通じた改善を行うことで、ユーザーの課題解決に寄与していきます。
■ノーコードのガイド・ナビゲーションツール「テックタッチ」について
テックタッチは、Web上のあらゆるシステムに入力ガイドを設置でき、正しくゴールまでナビゲーションすることで、対クライアントサポートや、対社内の問い合わせ対応といった工数負担を圧倒的に軽減するノーコードのガイド・ナビゲーションツールです。
システムを活用できるガイド・ナビゲーションにより、システムへの入力操作が分からないことで発生するミス、各種お問い合わせ対応やダブルチェックなどの業務を削減します。システム教育のあたらしい形として、多くの企業に導入いただいています。
導入企業様の中には、問い合わせ率33%削減、差し戻し率79%削減など、システム活用に関わる業務の工数を大幅に削減されている大手企業事例もあります。(※3)
2019年の提供開始以降、大手企業を中心に、情報システム部門や人事部門、コンタクトセンターでご利用いただいているほか、最近ではSaaSプロバイダーのカスタマーサクセスツール、官公庁/中央省庁/自治体など(※4)公共セクターでのシステム活用の一環としてもご活用いただいています。
テックタッチ株式会社は、システムのつまずきやすい部分に、リアルタイムに表示されるガイド・ナビゲーションを通じて、すべてのユーザーがシステムを使いこなせる世界を、DXにより誰ひとり取り残されない社会を実現します。
※3:導入事例より抜粋:https://techtouch.jp/cases/mol/
※4:静岡県裾野市との実証実験の実績あり:https://prtimes.jp/main/html/rd/p/000000075.000048939.html
<テックタッチで設定したナビゲーションの例>
<「テックタッチ」導入事例一覧>
https://techtouch.jp/cases
【テックタッチ株式会社 会社概要】
・企業名 :テックタッチ株式会社
・所在地 : 〒100-6005 東京都千代田区霞が関3丁目2−5 霞が関ビルディング 5階 THE EAST
・代表者 :井無田 仲
・事業内容 :デジタルアダプションプラットフォーム「テックタッチ」の開発および提供
・企業サイト:https://techtouch.jp/
・メディアURL:https://techtouch.jp/media/

■ニュースリリースに関するお問い合わせ
<サービス導入に関するお問い合わせ>
テックタッチ株式会社 営業担当:西野
URL:https://techtouch.jp/contact
<取材のお問い合わせ>
テックタッチ株式会社 広報担当:奧田
pr@techtouch.co.jp
すべての画像
- 種類
- 商品サービス
- ビジネスカテゴリ
- システム・Webサイト・アプリ開発ネットサービス
- ダウンロード
