PC・スマホを一元管理「LANSCOPE クラウド版」、 データプラットフォーム「Splunk」と連携した最新バージョンをリリース
エムオーテックス株式会社(本社:大阪市淀川区、代表取締役社長:宮崎吉朗、以下MOTEX)は、PC・スマホの一元管理を支援する 「LANSCOPE クラウド版」の最新バージョンをリリースしました。
最新バージョンではデータプラットフォーム「Splunk」と連携。LANSCOPE クラウド版で取得したPC操作ログをSplunkに転送し、従業員の働き方やセキュリティリスクの可視化を支援します。またアプリケーションの利用ログを活用した業務分析レポート、機密性の高い情報持ち出しの有無を把握できるレポートなどをSplunkのダッシュボードに表示できる「LANSCOPE App for Splunk」提供も合わせて開始します。LANSCOPE App for Splunkを利用することで、レポートフォーマットを作成することなく、連携後すぐにLANSCOPEで取得した情報を可視化できます。
LANSCOPE クラウド版のSplunk連携機能をご紹介した詳細資料をご用意しています。
【LANSCOPE App for Splunkを活用した充実のレポート機能例】
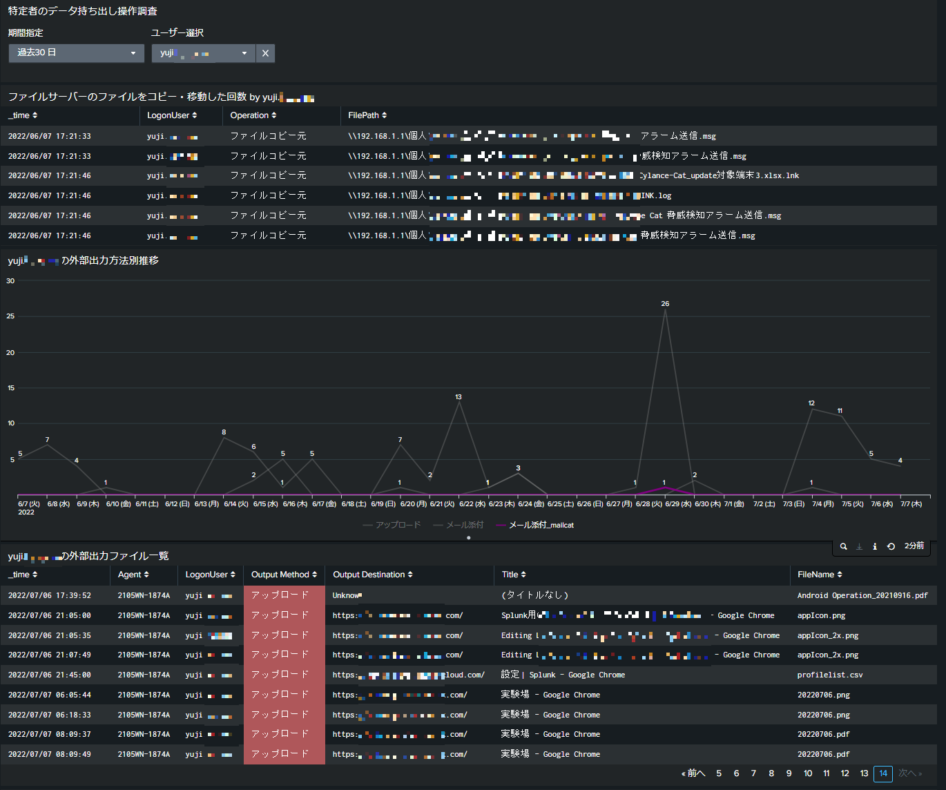
1. コンプライアンスリスクとなる「情報持ち出し」の可視化
USBメモリなどの記録メディア、印刷、Webサイトへのアップロードを介した情報の持ち出しを可視化できます。
2. 業務の可視化を支援する「勤務実態レポート」
時間帯別の業務を組織全体、部署別に可視化できます。さらにPC利用者個人の勤務実態も把握できるため、業務負荷の高い従業員のサポートやサービス残業の防止につながります。
【組織別レポート】
【個人レポート】
■ エムオーテックス株式会社とは
MOTEXは、「Secure Productivity」をミッションに掲げ、 安全と生産性の両方を追求した製品、サービスを提供することで、お客様がエンドポイントやネットワーク、ITサービスを安心してお使いいただける環境を提供します。
▶ MOTEXコーポレートサイト:https://www.motex.co.jp
LANSCOPE クラウド版のSplunk連携機能をご紹介した詳細資料をご用意しています。
▼資料のダウンロードはこちら
https://go.motex.co.jp/l/320351/2022-07-12/7sgw6x【LANSCOPE App for Splunkを活用した充実のレポート機能例】
1. コンプライアンスリスクとなる「情報持ち出し」の可視化
USBメモリなどの記録メディア、印刷、Webサイトへのアップロードを介した情報の持ち出しを可視化できます。

2. 業務の可視化を支援する「勤務実態レポート」
時間帯別の業務を組織全体、部署別に可視化できます。さらにPC利用者個人の勤務実態も把握できるため、業務負荷の高い従業員のサポートやサービス残業の防止につながります。
【組織別レポート】

【個人レポート】

▲LANSCOPE App for Splunk 「勤務実態」レポート(個人別)
■ エムオーテックス株式会社とは
MOTEXは、「Secure Productivity」をミッションに掲げ、 安全と生産性の両方を追求した製品、サービスを提供することで、お客様がエンドポイントやネットワーク、ITサービスを安心してお使いいただける環境を提供します。
▶ MOTEXコーポレートサイト:https://www.motex.co.jp

| 社名 | エムオーテックス株式会社 |
| 所在地 | 〒532-0011 大阪市淀川区西中島5-12-12 エムオーテックス新大阪ビル |
| 代表 | 代表取締役社長 宮崎 吉朗 |
| 事業内容 | 自社プロダクトの企画・開発・販売、セキュリティサービス事業 |
| 資本金 | 2,000万円 |
| URL | https://www.motex.co.jp |
※記載の会社名および製品名・サービス名は、各社の商標または登録商標です。
このプレスリリースには、メディア関係者向けの情報があります
メディアユーザーログイン既に登録済みの方はこちら
メディアユーザー登録を行うと、企業担当者の連絡先や、イベント・記者会見の情報など様々な特記情報を閲覧できます。※内容はプレスリリースにより異なります。
すべての画像
