みんなが “本当に買った” 商品は?家計簿から実態調査 「Zaim 暮らしのアワード 2021」を発表
くふうグループにおいて、950万ダウンロードを超える個人向け家計簿サービス「Zaim」を運営する株式会社 Zaim(本社:東京都港区・代表取締役:閑歳 孝子)は、2021年12月21日、家計簿に記録されたデータにもとづき属性別のユーザー購買商品を分析し、上位をランキングにした「暮らしのアワード 2021」(https://content.zaim.net/awards/2021)を公開しました。

また各カテゴリの年間トレンドとしてコロナ前と比較した支出額の推移を調査*1したところ、「食料品」の支出額は約1.5倍と大幅に増加した一方、被服費は下降トレンドが長く継続しているなど家計への影響が明らかとなりました。

*グラフ内「飲み会ユーザー」は「飲み会」への支出記録のあったユーザーを対象
Zaim 暮らしのアワード
https://content.zaim.net/awards/2021
Zaimの利用者一人ひとりが家計簿に記録した実際の支出データにもとづき、みんなが本当に “お金を払って使っている” 商品やサービス等をランキング化。より良い暮らしに向けたサービス選びをサポートします。
Zaim暮らしのアワード資料請求・お問い合わせフォーム
https://docs.google.com/forms/d/e/1FAIpQLSeJ14yx5BX6HRANpPTvgZGEo-HWcDNZPgZiMvUZt0nElUZr_w/viewform
家計簿サービス「Zaim」
https://zaim.net
950万ダウンロードを超えるオンライン家計簿サービス。レシート撮影や銀行・カードと連携し自動的に入力できる家計の管理機能のほか、経産省公認の 「キャッシュレス還元マップ」やPay系のキャンペーンを集めた「オトクカレンダー」など、個人のお金にまつわるサービスを幅広く展開している。また、公共情報や社会とのつながりを重視した、独自の購買行動分析も展開する。
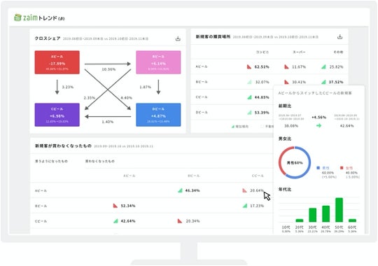
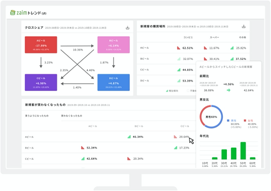
購買データ分析ツール「Zaim トレンド」
https://trends.zaim.net/
家計簿サービスである「Zaim」の家計データを匿名化し、統計解析することで「どこからどこへ購買の変化があったのか」を明らかにするマーケティングツール。個別商品のほか商品カテゴリ同士の分析や店舗ごとの分析にも対応している。

このプレスリリースには、メディア関係者向けの情報があります
メディアユーザーログイン既に登録済みの方はこちら
メディアユーザー登録を行うと、企業担当者の連絡先や、イベント・記者会見の情報など様々な特記情報を閲覧できます。※内容はプレスリリースにより異なります。
すべての画像
