広告代理店向け「JAPAN AI MARKETING」をアップデート ─案件データベース・ナレッジ管理・AI搭載ダッシュボードの3機能を追加し属人化を解消

JAPAN AI株式会社(本社:東京都新宿区、代表取締役社長:工藤 智昭、以下JAPAN AI)は、広告代理店業務を包括的に支援する「JAPAN AI MARKETING」をアップデートしましたことをお知らせします。これにより、複数の顧客・案件・媒体にまたがるデータを管理し、リアルタイムに把握できる環境を構築します。
広告代理店業務における情報管理の課題
広告代理店では、顧客情報・案件の進捗・過去の施策実績など、クライアントの運用業務に必要な情報を、担当者ごと、ツールごとに分散して管理されることが多く、案件の全体像を把握するための情報集約に多くの時間が費やされていました。
また、運用中に蓄積される業界知見や改善ノウハウなどは担当者個人に留まりやすく、担当変更や組織異動の際に引き継がれず失われてしまうことが少なくありません。案件数が増えるほどこの問題は深刻化し、組織としてのナレッジが資産として定着しにくい構造があります。
こうした「情報の分散」と「ナレッジの属人化」を解決するため、 「JAPAN AI MARKETING」をアップデートいたしました。
分散するデータを一元管理できる「JAPAN AI MARKETING」とは
今回のアップデートにより3つの新機能が追加され、広告代理店の運用担当者・営業担当者が日常的に扱う顧客情報・案件情報・日次実績データを1つのシステムで統合管理できるようになりました。これまで代理店の担当者が手作業で行っていた集計・計算・確認作業を自動化し、運用業務の効率化を支援します。

(1)案件データベース
案件(クライアント)単位でプロジェクトを作成し、商材情報・案件情報・レポート設定・過去レポートを一元管理できる機能です。
-
AIがデータを自動反映
過去のレポートをアップロードするだけで、AIが分析項目・考察の切り口・レポート構成を自動抽出し、案件ごとの設定に即座に反映します。毎月プロンプトを入力し直す手間がなくなり、ワンクリックで前月と連続性のあるレポートを作成できます。
-
使うほど賢くなる分析機能
作成したレポートはプロジェクト内に蓄積され、AIが自動的にナレッジとして抽出・整理します。蓄積されたナレッジは次回以降の分析に活用されるため、レポートを重ねるごとに分析精度と考察の深さが向上します。
-
チームでの共有・引き継ぎもスムーズ
プロジェクトは組織内の指定メンバーと共有できます。共同作業はもちろん、担当変更時にもAIを通じて必要な情報をすぐに引き出せるため、属人化を防ぎます。

(2)ナレッジ管理機能
過去の配信実績・キャンペーンデータ・クリエイティブといった案件情報に加え、過去の分析内容やAIとのやり取りから抽出されたナレッジが自動で蓄積される、組織の「知識資産」管理機能です。
-
多様なソースから知識を自動収集
データの蓄積は自動で行われるだけでなく、PowerPointやExcelなどの既存資料をアップロードするだけで、AIがナレッジを自動判定・可視化します。これまで資料の中に眠っていた知見を、すぐに活用できる形に変換します。
-
人もAIも活用できる知識基盤
蓄積されたナレッジは、担当者が直接検索して参照できるのはもちろん、AIに参照させることで分析・考察の精度をさらに高めることができます。人とAIの両方が使える知識基盤として、組織全体の分析の質底上げに貢献します。

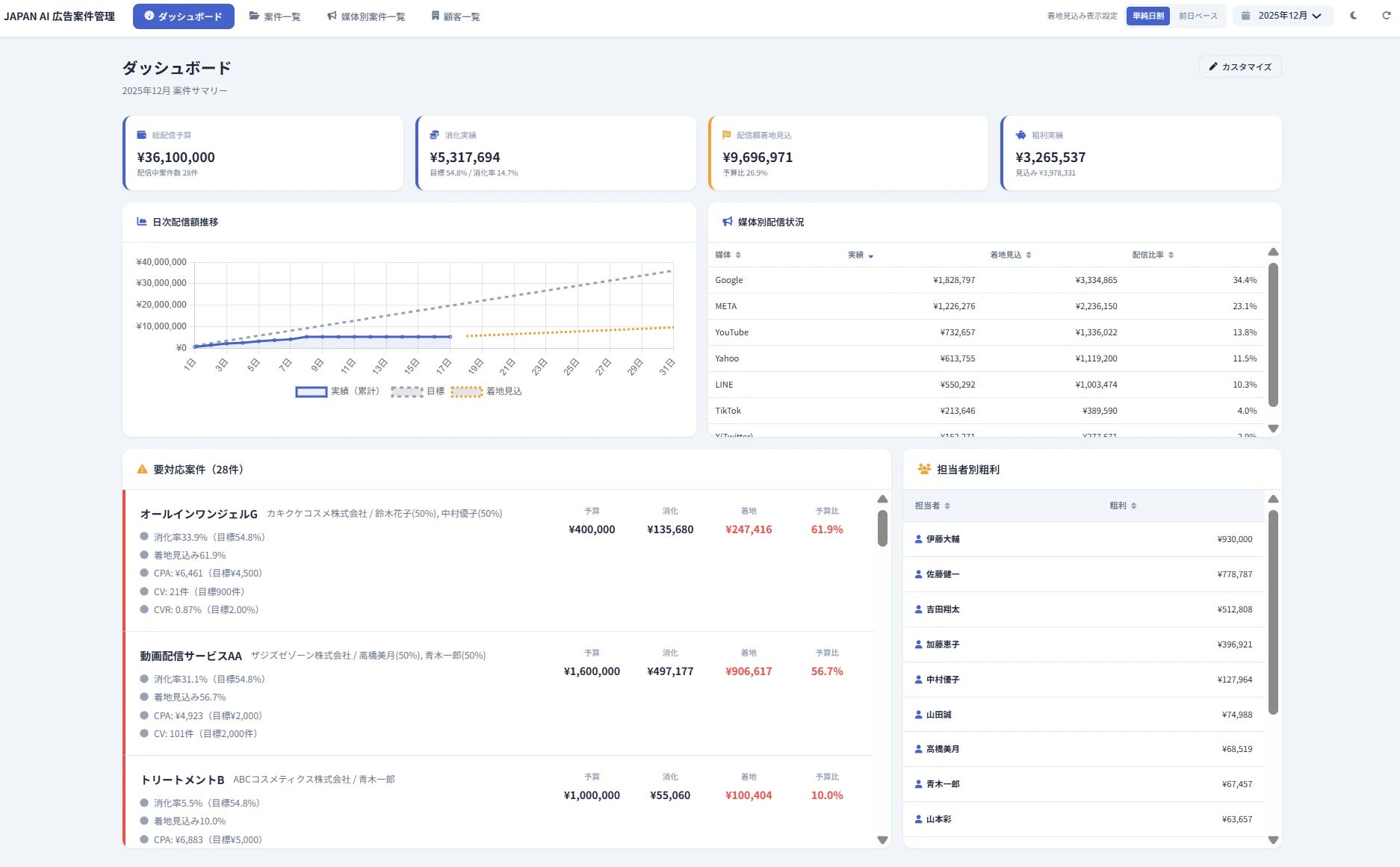
(3)AI搭載型ダッシュボード
広告代理店が複数の顧客・案件・媒体にまたがる配信データを一元管理し、広告運用の数値管理業務を包括的に効率化する機能です。
-
リアルタイムで把握できる運用状況
予算消化状況・着地見込み・粗利・KPI達成度をダッシュボードでリアルタイムに可視化。BigQueryなど外部データとの連携により日次実績が自動更新されるため、媒体別パフォーマンス比較や担当者別実績の把握も、常に最新の数字で行えます。
-
煩雑な集計・管理業務を自動化
案件ごとの手数料計算や、複数担当者の責任比率管理を自動化し、手作業での集計業務を大幅に削減します。これまでスプレッドシートや手作業で費やしていた時間を、より付加価値の高い業務に充てることができます。
-
データを「見る」から「対話して理解する」へ
画面上でAIエージェントと対話しながら広告進捗を確認できます。「先月比でCPAが悪化している媒体はどれか」「今の消化ペースで月末着地はいくらになるか」といった問いかけに対して、AIがリアルタイムにデータを参照・計算し、即座に回答や示唆を返します。データを見るだけでなく、対話を通じて次のアクションを導き出せる、従来のBIツールでは実現できなかった運用体験を提供します。


今後の展望
今後は、外部データ連携の対応範囲を拡充するとともに、担当者別の実績管理やチーム運用を支援する機能の強化を予定しています。また、広告代理店以外の業種・業態向けにも応用できるテンプレートの開発を進め、より多くの企業のマーケティング業務の効率化に貢献してまいります。
JAPAN AI MARKETING
マーケティング業務を包括的に支援するAIエージェントです。BigQuery連携による自動データ取得から、分析、レポーティングまでを一気通貫で実行します。広告代理店やマーケティング担当者の業務効率を大幅に向上させ、戦略的な意思決定に注力できる環境を提供します。
サービスサイト:https://japan-ai.co.jp/marketing/
会社概要
社 名:JAPAN AI株式会社
代 表 者:代表取締役社長 工藤 智昭
本 社:東京都新宿区西新宿6-8-1 住友不動産新宿オークタワー5/6階
設 立:2023年4月
事業内容:人工知能の研究開発、人工知能に関するコンサルティングサービス
U R L:https://japan-ai.co.jp/
プロダクトに関してのお問い合わせ先
JAPAN AI株式会社
担当:花田
TEL:03-4500-8848
Mail:pr@japan-ai.co.jp
本リリースに関する報道関係者のお問い合わせ先
JAPAN AI株式会社
広報担当:佐藤
Mail:press@japan-ai.co.jp
このプレスリリースには、メディア関係者向けの情報があります
メディアユーザー登録を行うと、企業担当者の連絡先や、イベント・記者会見の情報など様々な特記情報を閲覧できます。※内容はプレスリリースにより異なります。
すべての画像
