エキサイトのウェビナーPDCAクラウド「FanGrowth」が「アナリティクス機能」をリリース
ウェビナー集客〜受注までのデータを可視化。高速なPDCAサイクルを実現し、生産性の高い施策を遂行できます
エキサイト株式会社(所在地:東京都港区、代表取締役社長:西條晋一)が提供するウェビナーPDCAクラウド「FanGrowth」は、ウェビナー施策データを元に成果を集計・可視化できる「アナリティクス機能」をリリースしたことをお知らせします。

【資料請求はこちら】https://share.hsforms.com/1bYEEotkHTuat7uBm6VtIhAd0hwk
- 「アナリティクス機能」について
施策結果が簡単に可視化されることで、煩雑なデータ管理と分析課題を解消し、高速な施策のPDCAサイクルを実現します。直感的な操作性で、データ分析に精通していない方でも、迷うことなくご利用いただけます。
機能紹介
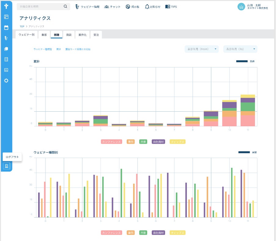
1. 開催ウェビナーごとのKPI管理:実施したウェビナー単位での集客目標や実績、さらには商談に繋がっているかなどの主要KPIを管理することができます。

2. 月次やカテゴリ単位での成果を確認できるダッシュボード:当月のウェビナーの成果や、カテゴリごとの成果をグラフ表示させることで、成果が出ている企画が何か、また、力を入れるべきウェビナーは何かを可視化することができます。

本機能によって、マーケティング担当者の工数削減はもちろん、ウェビナー施策の磨き込みが可能になり、顧客獲得への更なる貢献が期待できます。
FanGrowthは今後も追加機能の開発により、多くの企業様が顧客から選ばれるマーケティング施策を行える世界を目指していきます。
- 共催イベントマッチングコミュニティ 参加企業募集中!
ハウスリストを増やすための共催ウェビナーを実施する際に、自社と相性の良い共催先を探したいイベント企画者の方や、マーケター同士の交流を持ちたい方は是非ご利用ください。
【コミュニティ機能のご登録はこちらから】
https://lp.kuroten.jp/fan-growth/community.html
- FanGrowthについて
エキサイトがこれまで実践してきた企画ノウハウをテンプレート化することで、ボタン1つでウェビナー開催までの流れを可視化し、ウェビナー開催当日までの業務を生産性高く遂行することできます。
- エキサイト株式会社について
設立 :1997年8月
代表者. :代表取締役社長 西條 晋一
資本金 :1億円
事業内容:プラットフォーム事業、ブロードバンド事業、SaaS・DX
事業URL:https://info.excite.co.jp
採用情報:https://www.wantedly.com/companies/excite/projects
このプレスリリースには、メディア関係者向けの情報があります
メディアユーザーログイン既に登録済みの方はこちら
メディアユーザー登録を行うと、企業担当者の連絡先や、イベント・記者会見の情報など様々な特記情報を閲覧できます。※内容はプレスリリースにより異なります。
すべての画像
