ウェビナーPDCAクラウド「FanGrowth」、アナリティクスレポートをアップデート。セットアップ不要でSalesforceとの連携・レポート作成が可能に
【公式サイト】https://www.fangrowth.biz/function/fangrowth-ai

機能詳細
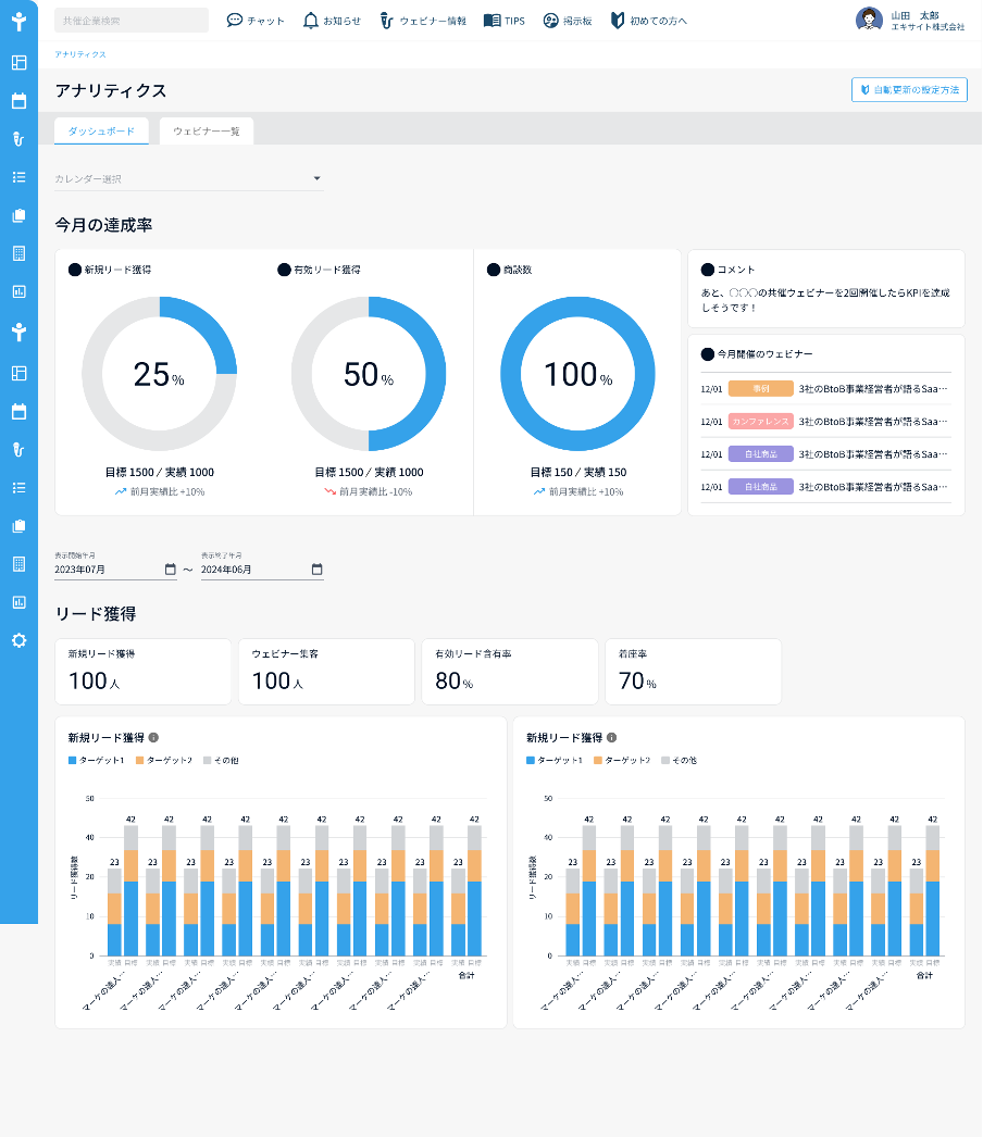
今回、ウェビナー効果を計測するアナリティクスレポートのデザインを刷新し、視覚的に分かりやすいUIになりました。ウェビナー実施後の振り返りや定例資料として、そのままお使いいただきやすくなっています。
また、セットアップをせずにSalesforceからデータを取得し、下記実績値を表示することが可能となり、当月のKPI達成状況に応じた施策をレコメンドするコメントが表示されるようになりました。
新規リード獲得
ウェビナー集客
ウェビナー起点商談化
間接商談化

セットアップ登録により、新たに下記指標を表示することも可能となりました。
着座率
案件化率
興味度合い
アンケート満足度
インサイドセールス接触
今後も引き続きKPIデータを活用したコメント機能の精度向上を目指し、どんな企業でも成果の出るウェビナーを実現します。
【ウェビナー開催決定!】AIで企画作成を自動化!ウェビナー運営の新常識とは?
今回の大幅アップデートに伴い、ウェビナー開催が決定しました!
“FanGrowth AI”新機能をはじめとするアップデート情報を中心に、ウェビナー施策のPDCAをより効果的かつ効率的に進めるためのFanGrowth活用方法をご紹介します。
こんな方におすすめ
FanGrowthをお使いの全ての方
ウェビナー施策のタスクに追われている方
ウェビナーの成果を可視化・改善したい方


開催日時 | 2024年2月8日 (木) 12:00 〜 13:00 |
開催方法 | Zoomによるオンライン開催 |
参加料金 | 無料 |
申し込み フォーム |


開催日時 | 2024年2月16日 (金) 13:00 〜 14:00 |
開催方法 | Zoomによるオンライン開催 |
参加料金 | 無料 |
申し込み フォーム |
「FanGrowth」について(https://www.fangrowth.biz/)
ウェビナーPDCAクラウド「FanGrowth」は「誰でも」「簡単に」ウェビナーによる発信の仕組みを構築し、BtoBマーケティングにおける第一想起を獲得する施策実行をサポートします。
エキサイトがこれまで実践してきた企画ノウハウをテンプレート化することで、ボタン1つでウェビナー開催までの流れを可視化し、ウェビナー開催当日までの業務を生産性高く遂行することできます。併せて戦略策定や具体的なウェビナー企画、共催先との打ち合わせなど、上流の施策に関してはコンサルティングサービスによりご支援を行なっています。
エキサイト株式会社
所在地 :東京都港区南麻布三丁目20番1号
設立 :1997年8月
代表者 :代表取締役社長 西條 晋一
事業内容 :プラットフォーム事業、ブロードバンド事業、SaaS・DX事業
会社HP :https://info.excite.co.jp
採用情報 :https://www.wantedly.com/companies/excite/projects
このプレスリリースには、メディア関係者向けの情報があります
メディアユーザー登録を行うと、企業担当者の連絡先や、イベント・記者会見の情報など様々な特記情報を閲覧できます。※内容はプレスリリースにより異なります。
すべての画像
