データ分析初心者の強い味方『iSEE』が誕生。GA4の複雑さを直感的に可視化しシンプルに解消!
GA4の複雑さを解消する分析ツール『iSEE(アイシー)』が2025年3月にローンチ。プレリリース段階から高評価を獲得し、直感的な操作性と効率的なデータ活用で広告運用やサイト改善を大幅効率化!
2025年3月にローンチした『iSEE』は、先行公開段階からデータ分析に課題を抱える代理店や企業の担当者を中心に、多くの注目を集めています。特に、複雑なデータを効率的に扱いたい方々にとって、直感的な操作性とレポート機能が非常に高く評価されています。

GA4分析の「わかりにくい」を解消する『iSEE』とは?
2023年7月にGoogleアナリティクスがGA4に完全移行して以降、初心者や多くの解析担当者の方から「以前のUA(ユニバーサルアナリティクス)よりも操作が直感的でなく、使いこなすのが難しいと感じる」という声が多く寄せられています。
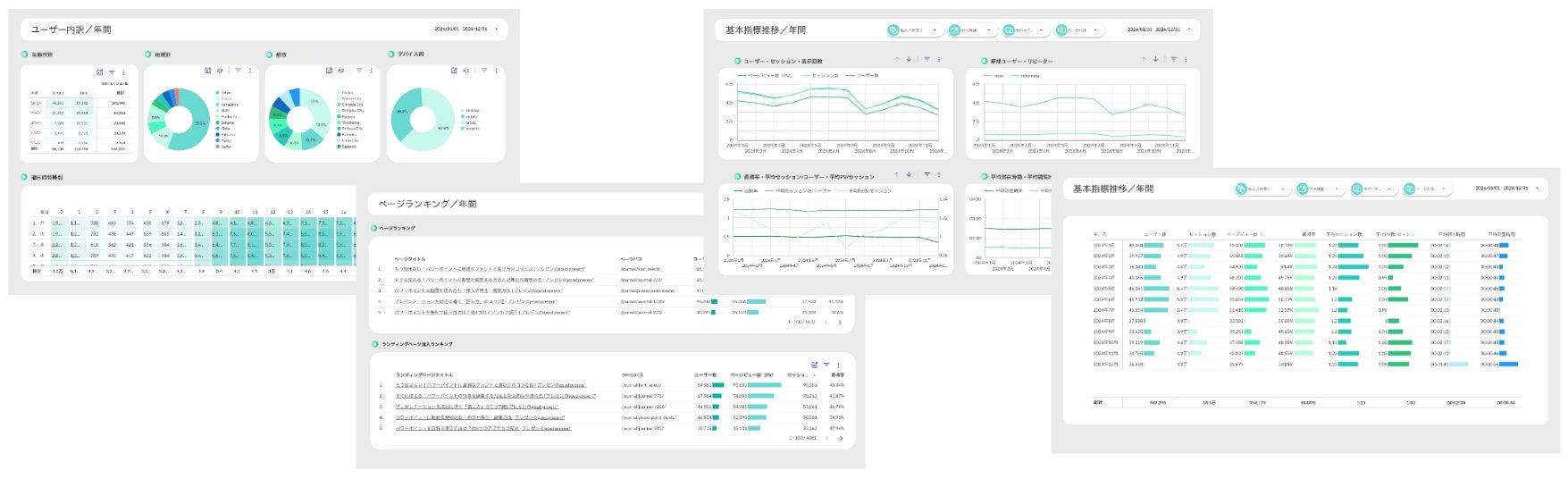
『iSEE』は、そんなGA4の課題に対応するために生まれた「誰でも見やすく、使いやすい」GA4分析可視化ツールです。自社内でデータを迅速に分析し、即座に意思決定を行える環境を構築することができます。
『iSEE』の目的は、データ分析初心者でも、すぐに使いこなせる環境を提供することです。時間や手間をかけずに必要なデータを直ちに把握できるため、忙しいビジネスパーソンや現場担当者にとって理想的なツールです。
『iSEE』の3つの注目ポイント

1. 誰でもすぐに理解できるデザイン

『iSEE』は、視覚的に優れたデザインが最大の特徴です。グラフィックデザイナー・前田健治氏(MEM)が手がけたユーザーインターフェース(UI)は、重要なデータを一目で理解できるように設計されています。複雑な数字やグラフが多いGA4も、すっきりとした画面で容易に把握可能です。
2. データを自動でレポート化し業務効率向上

GA4や他のデータソースから必要な情報を自動で収集・連携し、簡単にレポート化します。手作業でのデータ整理やレポート作成にかかる時間を大幅に削減し、分析に集中できる環境を提供します。
3. 初心者でも安心!直感的な操作性

データ分析が苦手でも、専門知識がなくても簡単に使える直感的なドラッグ&ドロップ操作で、必要なデータをすぐに表示します。ビジネス初心者からプロジェクトリーダーまで、誰でも使いやすい設計になっています。
『iSEE』を使うメリット

-
データ分析のハードルを下げる
難解なGA4データを直感的に理解できる形で可視化。初心者でも「なるほど!(I see!)」と納得できる構成で、データ活用がスムーズになります。
-
ビジネスの意思決定をスピードアップ
手間をかけずに必要なデータを直ちに表示し、迅速な意思決定をサポートします。特に広告運用やサイト改善の場面で大きな効果を発揮します。
-
手間や時間を大幅に削減
自動レポート機能により、日々のレポート作成業務を効率化。余った時間を他の重要な業務に充てることが可能です。
『iSEE』はこんな人におすすめ!

-
GA4の切り替えで困っているWeb担当者
-
データ分析初心者でGA4に苦手意識がある方
-
データ分析に時間をかけたくない営業担当者
-
サイト全体のパフォーマンスを見える化したいプロジェクトリーダー
『iSEE』の今後の展望
『iSEE』は、GA4データの可視化だけでなく、広告やSNSデータなど他のプラットフォームの情報も一元管理できるようアップデートを予定しています。さらに、業界や企業ごとのニーズに合わせたカスタマイズ機能も充実させ、「すべてのビジネスパーソンが使える」万能ツールとして進化を続けます。
『iSEE』の開発は、CCGグループのデジタル領域における専門知識を集結したプロジェクト『SEE PROJECT』が担っています。このプロジェクトには、メディアマーケティング・ブランディングを担当するCCG TO、WEB制作を担当するCCG WORKING HEADS、そしてWEB広告運用を担当するHELIOSの3社が協力。
各社の専門知識を活かし、機能性、操作性、デザイン性のバランスが取れた高品質なツールを完成させました。『iSEE』によるデータ分析を通じて見えてきた課題に対して、SEE PROJECTの3社が各専門分野から改善施策をご提案することも可能です。『iSEE』を通じて、皆様のビジネスの成長を支援します。
『iSEE』で、データ活用の新しいスタンダードを体験してください。
<iSEE お問い合わせ>
iSEEに関する質問や導入検討は下記フォームよりお気軽にご連絡ください。
https://ws.formzu.net/fgen/S30801401/
担当者:金川、森川、工藤、杉本
すべての画像
