Monitly.AI、生成AI運用評価プラットフォームを刷新 経産省補助金採択を受けて本格展開へ
― モニトリーAI、生成AI運用評価SaaSのUI刷新・レビュー承認機能強化など、主要アップデートを発表 ―
生成AIの導入が急速に進む一方で、運用・品質評価の仕組みづくりは多くの企業にとって依然として課題です。
Monitly.AI株式会社(本社:東京都品川区、代表取締役社長:日置智之)は、この課題を解決するために、生成AIの運用評価プラットフォーム「Monitly.AI(モニトリーAI)」を開発・提供しています。
このたび、同社は経済産業省による「第19次ものづくり補助金」に採択され、同時にユーザー体験とチーム運用を強化する主要アップデートを実施しました。
新しいMonitly.AIは、AI専門家だけでなく業務現場の担当者も扱える「現場中心の生成AI運用基盤」へと進化しています。
■ ものづくり補助金採択の背景
Monitly.AIは、生成AI(RAG・エージェント含む)の出力品質を継続的に評価・改善するためのオールインワンプラットフォームです。
企業がPoC(概念実証)段階から本番運用に移行する際に直面する「品質の見えないリスク」「属人的な改善プロセス」「評価の非効率性」を解消し、“生成AIの品質運用基盤”を提供します。
この取り組みが、日本企業の生成AI導入における生産性向上・品質向上に寄与すると認められ、今回の補助金採択に至りました。
■ 主な製品アップデート概要
① 画面UIの全面刷新
レスポンシブ対応を強化し、AIの専門家でなくとも直感的に操作できるUI/UXへ進化しました。
生成AI評価・運用に関わるプロジェクトマネージャー、業務部門担当者、経営層など、非エンジニア層でも扱いやすいデザインに刷新しています。


② レビュー・承認フローの強化
チーム/プロジェクト単位でのレビュー依頼・承認・進捗管理を一元化。
マイルストーン設定やタスク進捗の可視化により、モデル更新やデータ改善の「誰が、いつ、何を承認したか」を記録可能にしました。
生成AIの品質運用における内部統制を支援します。

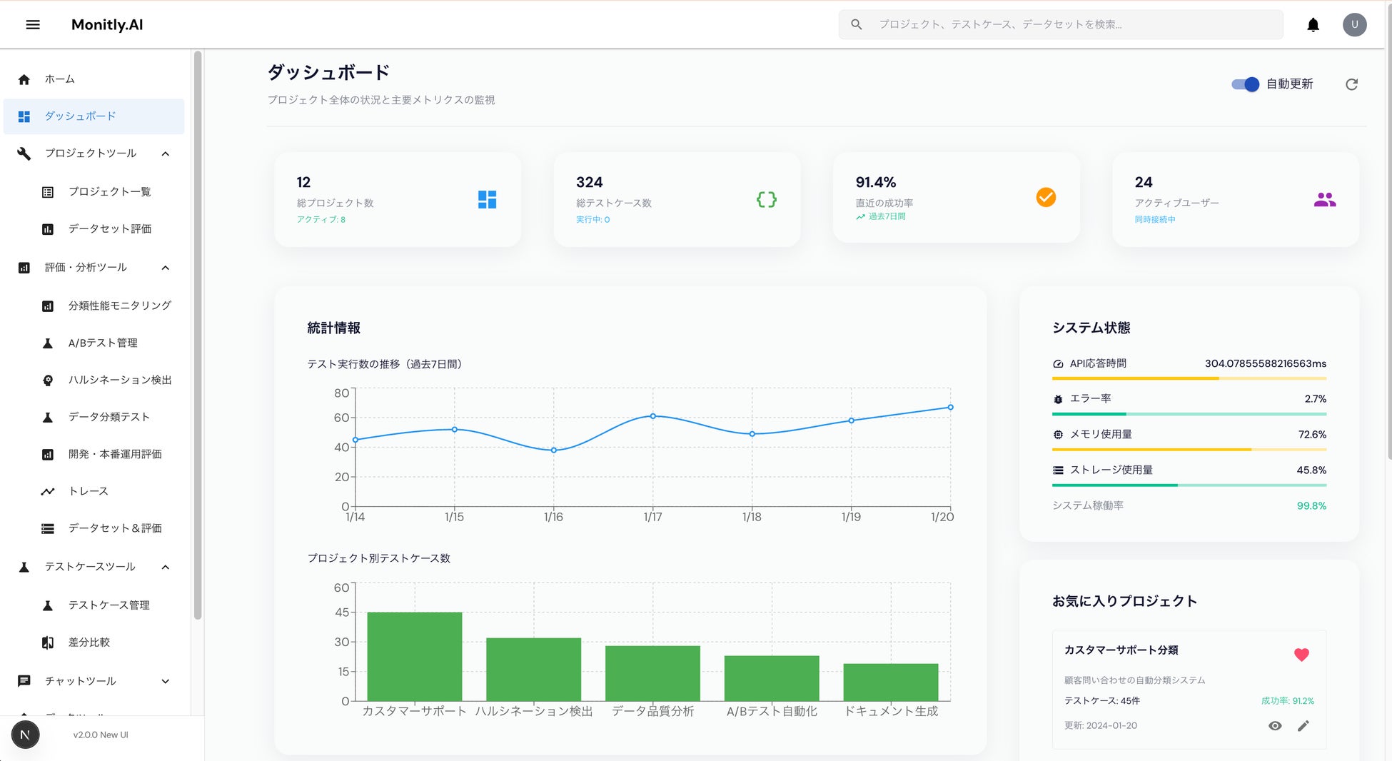
③ 運用ダッシュボード・監視機能の強化
実運用時の品質・コスト・応答速度をリアルタイムで可視化できる新ダッシュボードを追加。
異常検知・アラート通知・メトリクス履歴分析など、継続的なモニタリングを可能にしました。
運用中のAIエージェントやRAG構成に対し、精度低下やコスト超過を即座に把握できる仕組みを提供します。

■ 今後の展望:ローカルLLM連携の強化
近年、企業内データを安全に扱うローカルLLM(Ollama、LM Studioなど)への需要が高まっています。
Monitly.AIでは今後、これらのローカルLLMとの接続を強化し、クラウド・オンプレ問わず柔軟に導入できる環境を整備予定です。
「日本企業の生成AI運用を、“品質と持続性”の観点から支える基盤として成長していく」──それがMonitly.AIのミッションです。
■ Monitly.AI(モニトリーAI)について
Monitly.AIは、生成AI(RAG・AIエージェント)の評価・改善・運用管理に特化した日本発SaaSプラットフォームです。
モデル比較・ログ管理・SME評価・運用モニタリング・改善履歴の可視化・チーム共有といった機能を統合し、属人的な評価運用を仕組み化します。
日本企業向けにローカライズされた唯一の評価プラットフォームとして、PoCから本番導入までを支援します。
■ 会社概要
会社名:Monitly.AI株式会社
代表者:日置智之
所在地:
〒141-0033 東京都品川区西品川1丁目1−1
住友不動産大崎ガーデンタワー 9階
設立:2025年4月
事業内容:生成AI運用評価SaaS「Monitly.AI」の企画・開発・提供
URL:https://monitly.ai
---
■ 本件に関するお問い合わせ
Monitly.AI株式会社 広報担当
E-mail:info@monitly.ai
Webサイト:https://monitly.ai
すべての画像
