話し合い見える化のハイラブル、言語AI ChatGPT を用いた「ディスカッション自動解説機能」をリリース
自動解説・質問機能で参加者の振り返りと行動変容を促進。より良いディスカッションを行うための改善点をアドバイス。
自動解説には OpenAI 社の開発している ChatGPT を用いており、ディスカッションを見える化したデータを自動的に読み解いて文章で解説する機能と、チャット形式でより深い理解を促す質問機能があります。これらの機能で参加者の行動の振り返りと行動変容を促進し、より良いディスカッションになるようサポートします。
本機能は、現在当社のサービスをご契約中のすべてのユーザーに提供されます。
・当社ウェブサイト:https://www.hylable.com/
・お問い合わせ:https://www.hylable.com/contact/

【背景】
近年の複雑化する社会課題の解決には多様性のあるチームが様々な視点から議論することが重要です。多様な視点を議論に含めるためには参加者の参加機会の公平性が欠かせませんが、少数の人がその場を支配することはよく起こります。これを防ぐためには各自がチームをメタ認知することが重要になります。メタ認知の重要性は、アクティブ・ラーニングが普及している教育現場や企業でも認識されています。
当社の話し合い見える化サービスを使うと、ディスカッション参加者の発話量やその変化、やり取りの量などのデータをグラフで見える化できます。これによりディスカッション中の自分の行動をメタ認知できます。
しかし、データを読み解くのが難しく、「データのどこを見ればいいのか分からない」「何を改善すればいいのか分からない」と言ったお声をいただくことがありました。そんなお悩みの解決を ChatGPT でサポートします。
【機能概要】
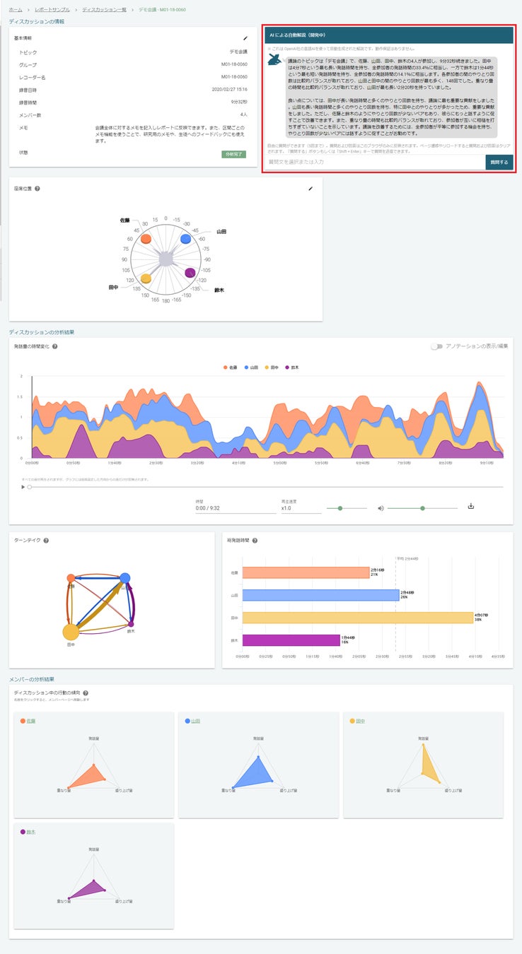
本機能では、ディスカッションを見える化したデータを OpenAI 社の ChatGPT に与えることで、ディスカッションの自動解説を行えます。具体的には次の2つの機能があります。
1. ディスカッションの自動解説と改善するためのアドバイスがもらえる

参加者の発話時間や、やりとりなどディスカッション全体の様子を自然な日本語で解説し、データの読み解きをサポートします。
更に、より良いディスカッションを行うための改善点をアドバイスします。
2. 解説に対する質問ができる

チャット形式で、ChatGPT に解説に対する質問をすることができます。チャット形式なので、SNS上でメッセージをやり取りをする感覚で気軽に会話できます。
また、質問が思いつかない時は選択肢から質問を選択することもできます。
(例) ひとことで教えて、小学生でも分かるように教えてなど
【期待される効果】
本機能を活用することで、次のような効果が期待されます。
データの読み解きが得意でない人も、自分でデータの理解を深められるようになる
より自律的に行動の振り返りと行動変容を行えるようになる
各自がディスカッション中の自分の行動をメタ認知できるようになり、公平な参加機会のあるチームの醸成につながる
【本機能が追加されたサービス】
対面の話し合い見える化サービス Hylable Discussion(ハイラブルディスカッション)
https://www.hylable.com/products/#hdWeb会議の見える化サービス Hylable(ハイラブル)
https://www.hylable.com/remote/会議音声の見える化サービス Hylable Adapter(ハイラブル アダプター)
https://www.hylable.com/adapter/

※各サービスの分析結果閲覧ページ(ディスカッションページ)でご覧いただけます。
【対象となるユーザー】
当社のサービスを契約している全ユーザー
※現時点では、ご利用にあたって追加料金は不要です。上記のサービスの利用料のみでお使いいただけます。
【今後の展望】
今後は、ディスカッションの目的やユーザーの特性に合わせた解説機能のパーソナライズなど、より ChatGPT の能力を引き出すような開発を進めて行きます。機能のご要望などもぜひお寄せください。
ハイラブルはこれからも、あらゆるコミュニケーションを豊かにするべく日々精進してまいります。
◆ハイラブル株式会社について
[代表] 代表取締役 水本武志
[事業内容]
・メディア信号処理やコミュニケーション関する商品やサービスの企画・製品・運用・販売・情報提供・コンサルティング等
・あらゆる生物のコミュニケーションを豊かにする Project Dolittle(https://www.hylable.com/dolittle/)の推進
[提供サービス]
・コミュニケーションの場の見える化サービス Bamiel
・対面の話し合い見える化サービス Hylable Discussion
・Web会議の話し合い見える化サービス Hylable
・Zoom会議の見える化サービス Hylable Adapter for Zoom
[ウェブサイト] https://www.hylable.com/
◆本件に関するお問い合わせ先
ハイラブル株式会社
お問合せフォーム: https://www.hylable.com/contact/
E-mail:contact@hylable.com
〒170-0005 東京都豊島区南大塚二丁目26番12号 鈴音ビル2階 203号室
すべての画像
