企業のGX実現を支えるマネジメントツールを刷新し、アビームコンサルティングとの共同サービス「Cyanoba(シアノバ)」として提供開始
~市場動向に応じたGX戦略策定における意思決定を迅速化~
ESGテックの株式会社PID(ピーアイディー/本社:東京都港区、代表取締役:嶋田 史郎、以下 「PID」)は、企業のGX(グリーントランスフォーメーション)推進において必要なコストデータ・使用量/排出量データを一元的に管理するGXマネジメントツールを刷新し、アビームコンサルティング株式会社(以下、アビームコンサルティング)との共同サービス「Cyanoba(シアノバ)」として新たに提供を開始したことをお知らせします。

エネルギー使用量/排出量データをコスト情報と合わせて一元管理することで、GX実現に向けたロードマップ改定におけるシミュレーション評価や投資計画を含めた分析が可能です。また、API接続/RPA導入によるデータ収集の自動化によってCO2排出量算定などの運用に係る業務を効率化するオプション機能も搭載しています。さらには、省エネ法やGRESB(※)等の外部報告に向けた分析・報告支援や、戦略ロードマップ策定/見直しを支援するGXコンサルティングも提供しています。
これらの機能・サービスを、企業のカーボンニュートラル目標や業界特性など、さまざまなニーズに応じて柔軟に組み合わせて提供します。
この度の刷新により、従来機能であるコストデータ・エネルギー使用量管理に加え、GHG削減対策の情報や自社のGHG削減目標、国内外の市場動向情報を一元的に管理し、企業のGX実現に向けたロードマップの最適化までを実現する支援機能を新たに開発し、業界に先駆けてリリースします。これにより企業は、GHG排出量の見える化だけでなく、昨今変動の激しい市場動向変化に応じたGHG削減施策の効果を可視化し、実施施策の優先度付けをはじめとした企業のGX戦略における意思決定の迅速化を図ることが可能となります。
※GRESB:会社・ファンドの環境・社会・ガバナンス(ESG)配慮を測る年次のベンチマーク評価及びそれを運営する組織の名称
- CyanobaのGX実現ロードマップを最適化する新機能の特徴
従来機能であるエネルギー請求データのインプットによるコストデータ・使用量/排出量データの可視化に加え、再エネ導入に係る投資・管理コストや、省エネ・燃料転換に係るコストおよび削減エネルギー量などを統合管理することで、各種GHG排出量削減施策の効果や実施優先度が算出され、ツール上で確認することができます。
特徴② 年度別GHG排出量・投資コストの可視化
GHG削減対策の評価結果に基づき、年度別のGHG排出量および投資コストを算出します。これにより、自社のGHG削減目標に対する実施施策の投資対効果を可視化・分析することが可能になります。
特徴③ 市場環境変化に応じた戦略ロードマップ改定時におけるシナリオ分析
化石燃料価格や為替、再エネ賦課金、カーボンプライシングなど、国内外の市場動向やコスト変動によって影響される投資コストやGHG排出量を、定量的に分析・算出します。その評価に基づいてGHG削減施策の投資対効果やGHG削減量が再算定され、ツール上で確認することができます。これにより、最新の市場動向に応じて実施すべき施策の優先順位を迅速かつ明確に把握することが可能になり、GHG削減施策の戦略ロードマップを適切かつ効率的に見直すことができます。
今後も、アビームコンサルティングと共に企業のGX推進を支援する伴走型のGXサービスとして、継続的に価値創出を図ってまいります。
- 「Cyanoba」について
■「Cyanoba (シアノバ)」の由来
温室効果ガス(主に二酸化炭素)の排出による環境変化で、環境問題が頻発されると予測されています。「地球温暖化」は、現在および将来の人類にとって重要な課題となっています。今後、事業成長による「繁栄」を目指すだけでなく、自社の経済活動全般を通じた温室効果ガス排出を抑制し、地球温暖化の加速の回避へ貢献することも同時に実現することが求められます。私たちは、25億年以上前に地球環境を変革し、生命の繁栄と生存環境をもたらした微生物「Cyanobacteria(シアノバクテリア)」にちなんでサービス名称を「Cyanoba(シアノバ)」と名付けました。
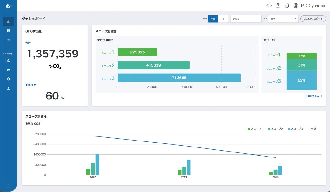
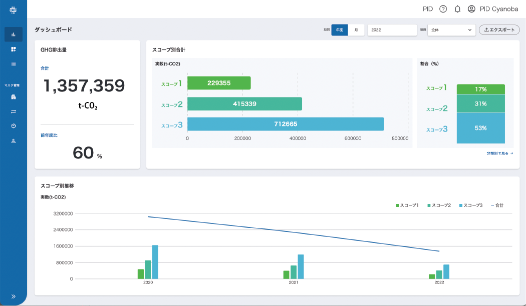
Cyanobaのダッシュボード画面:

- アビームコンサルティングのGXコンサルティング
企業における継続的なGXマネジメントサイクルの構築および取り組みの高度化・効率化を通じて、GHG削減戦略と経営戦略を連動したGXを支援しています。
https://www.abeam.com/jp/ja/trend/gx
- 株式会社PIDについて
【会社概要】
社名:株式会社PID
所在地:〒105-0004 東京都港区新橋3丁目16-12 第一横山ビル2階
代表者:代表取締役 嶋田 史郎
設立年月日:2017年7月6日
事業内容:
1.グリーントランスフォーメーションSaaS[Cyanoba]の企画開発提供、その他関連するコンサルティングのESGテック事業
2.多言語コミュニケーションSaaS[Dicon]の企画開発提供、その他関連する事業
3.システム開発事業
コーポレートサイト:https://pid-corp.jp/
- 本件に関するお問い合わせ
お問い合わせフォーム:https://pid-corp.jp/contact
E-mail:info@pid-corp.jp
すべての画像
- 種類
- 商品サービス
- ビジネスカテゴリ
- 環境・エコ・リサイクル
- ダウンロード
