オプト、複数のECモールを総合的に判断し、クロスチャネルで最適化を目指すECデータ統合プラットフォーム「Oxcim(オキシム)® β版」で楽天市場での市場規模分析や売上分析が可能に
~Amazonと楽天市場のECデータを1つの管理画面で同時に分析~

これにより、今まで開示されていなかったため計測の難しかった楽天市場での競合分析や自然検索と広告の掲載順位の計測が可能になります。また、「Oxcim®」に実装していたAmazonの分析とあわせ、国内ECモールにおいて1位2位の市場規模を誇る楽天市場とAmazonのマーケット状況の分析やポジショニング、問題発見、売上の要因の分析が1つの画面でできるようになり、ECモールでの売上拡大に向けクロスチャネルで最適化を目指すことができます。
「Oxcim® β版」 お申し込み・お問い合わせURL:https://www.oxcim.net/
※1 クロスチャネル:複数のチャネル(顧客接点。本件ではECモールのこと)をもち、かつ、顧客や在庫のデータを連携している状態のこと。
※2 業界初:2022年6月、当社調べ。
※3 SaaS:クラウドサーバーにあるソフトウェアを、インターネットを経由してユーザーが利用できるサービスのこと。
- 「Oxcim®」とは
「Oxcim® β版」は、複数のECモールを総合的に判断し、クロスチャネルで最適化を目指す、業界初のSaaSです。ECモールでの売上拡大に向け、マーケット状況の分析やポジショニング、問題発見、売上の要因まで一連のプロセスにおける分析が容易に行えるようになります。メーカー企業様のECモール攻略を支援する無料のデータ統合プラットフォームであり、デジタルマーケティング業界を牽引してきたオプトの運用知見を凝縮させているのが特徴です。

- 楽天市場の分析機能
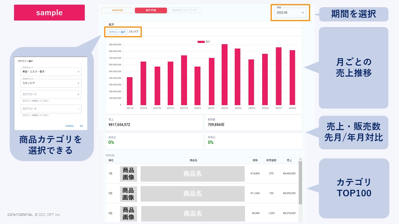
1. 楽天市場「マーケットビュー」機能(※)
① 楽天市場における、商品カテゴリごとのTOP100の売上規模がわかります。
② 指定した商品の売上を商品管理番号ごとに確認できます。
※他社商品は、各カテゴリ上位1,000件以内の商品が対象です。
※オプト独自の機械学習技術により算出された推計データです。

▲「マーケットビュー」機能
2.楽天市場「KPIビュー」機能(※)
① 自社商品のブランドごとに、売上などを確認することができます。
② 期間や競合を設定し、他社と売上の比較することができます。
③ ECモールの売上を構成するとされる閲覧数やCVR(顧客転換率)、販売単価の分析ができます。
④ 楽天市場の管理画面では計測の難しい、商品画像枚数・価格割引率・ランキングなどの分析ができます。
※現在は掲載順位(自然検索)・掲載順位(広告)・指名検索・レビュー平均値、レビュー数、商品画像枚数、販売価格の分析が可能です。機能は段階的にアップデートを行なっていきます。
※一部データはアカウント開設後より蓄積が開始されるため、早期のアカウント開設を推奨しております。

▲「KPIビュー」機能
「Oxcim®」は、2022年度以内にPayPayモール(旧Yahoo!ショッピング)への対応も完了する予定であり、年内で200社へのご支援を目指しております。また、上記ECモール対応後も、市場の変化に合わせてメーカー企業様の販路のデジタルシフトを支援すべく、機能を拡張してまいります。
【株式会社オプトについて】
オプトは、ミッションステートメントに「デジタルで、この国の新しい基本をつくる。」を掲げ、広告事業を通じ、持続的な成長を志す企業に伴走し、ビジネスを革新させ、新しい価値を創造する企業です。一人ひとりが「誠実な野心家であれ。」という理想の姿を追求し、ヒトと社会を豊かにする成長エンジンとなり、FAT(フェアネス:公平性、アカウンタビリティ:説明責任、トランスペアレンシー:透明性)をテーマに、従来の慣習に囚われることなく、広告事業を通して、生活者やお客様起点で心地よい体験を提供してまいります。
■ 会社概要
設立年月:2015年4月1日
資本金:1億円 (2021年 12月末現在)
代表者名:代表取締役社長 CEO 栗本 聖也
本社所在地:東京都千代田区四番町6番 東急番町ビル
事業内容:広告事業
URL:https://www.opt.ne.jp
■ お問い合わせ先
Oxcim®(オキシム)β版
株式会社オプト ECチャネル戦略部 山岡・塚本
お申し込み・お問い合わせURL:https://www.oxcim.net/
このプレスリリースには、メディア関係者向けの情報があります
メディアユーザー登録を行うと、企業担当者の連絡先や、イベント・記者会見の情報など様々な特記情報を閲覧できます。※内容はプレスリリースにより異なります。
すべての画像
