コミュニティの力でトレンドを生み出すマーケティングSaaSツール「ソシャマ」、Discord分析機能の提供開始!
〜Discordによるコミュニティ運営の最適化をサポート〜
《ソシャマ》https://social-marketing.io

概要
マーケティングSaaSツール「ソシャマ」において、新たに以下機能を追加いたしました。機能追加により、企業・プロジェクトは、より少ない負荷で高い効果を得られるコミュニティドリブンなマーケティング施策の実行が可能になります。
《追加機能》
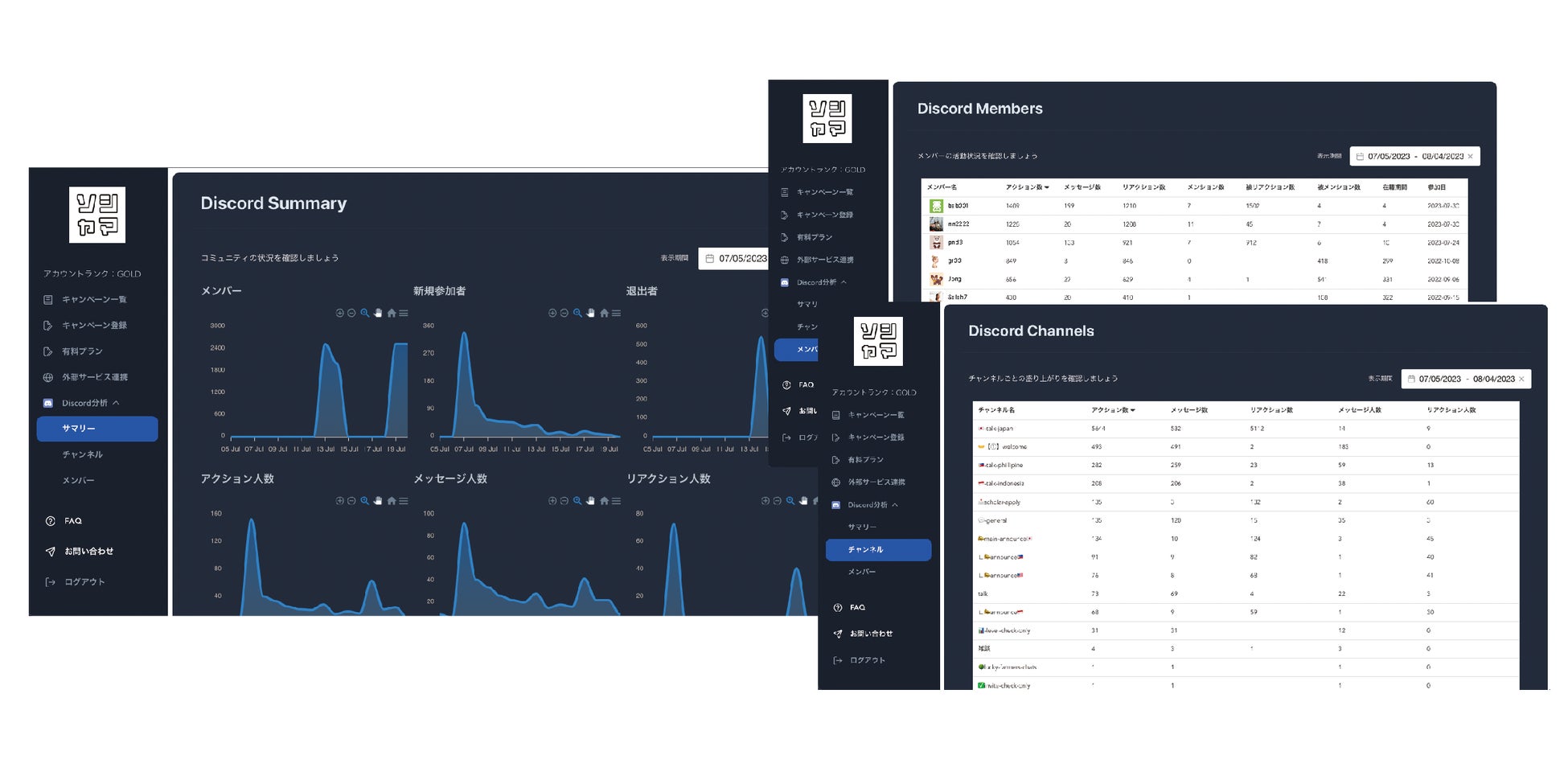
・Discord分析
サーバーへの参加・退出人数はもちろん、アクション人数や活発にアクションしている参加者を可視化できるようになりました。メンバーとチャンネルの盛り上がりも項目ごとに並び替えて確認可能です。

《ソシャマとは》https://social-marketing.io
ソシャマは、コミュニティの力でトレンドを生み出せる唯一のマーケティングSaaSツールです。 X(旧:Twitter)での従来のフォロー&リツイートキャンペーン、インスタントウィンキャンペーンはもちろんのこと、ソシャマ独自のポイント式ハッシュタグキャンペーンの機能を提供。Discord分析機能によりコミュニティ運営を最適化し、ファンコミュニティのエネルギーを可視化するサイクルを実現します。
《ソシャマでできること》

《ソシャマの特徴》

《ロードマップ》
Web3企業に特化したサービスとして、2023年7月にDiscord対応、MetaMask連携、Threads等外部サイト対応を開始。将来的にはトークン報酬のシームレスな付与も実現します。今後、TikTokやInstagram等にも順次対応し、ファンマーケティングを推進しやすい環境を提供していきます。
背景
《ファンマーケティング市場の拡大》
少子高齢化が進み人口減少の一途を辿る現在、消費者人口も減少し、新規顧客の獲得が難しくなっています。一方で、SNSの発展に伴い、影響力を持つ個人の増加、ユーザー同士でのコミュニケーションの活発化が進み、情報発信は企業だけが行うものではなくなってきました。実際に、2人に1人が商品・サービス購入前に企業側ではなく消費者であるユーザーによって制作・発信されるコンテンツ「UGC」を閲覧すると回答しています(※1)。そこで、自社でコミュニティを作り、ユーザ同士で満足度を高め合うことで、新規顧客の獲得や既存顧客の商品・サービスの利用を促進する有効な手段としてファンマーケティングが注目を集めています。
※1:売上に直結!「UGC」とは?マーケティングで重要な理由と活用事例
https://www.yotpo.jp/what-is-ugc
サービスの詳細・ご利用
ソシャマ:https://social-marketing.io
リリースノート:https://quick-nebula-353.notion.site/7eaa246d786b47c1beb5ff85ca84f9e6
お問い合わせ:support@social-marketing.io
代表取締役 相原 和明 コメント
Discordは、FortniteやAPEXなどの人気ゲームでゲームプレイヤー間でお馴染みのコミュニケーションツールであると同時に、Web3業界ではコミュニティを醸成するために必須のマーケティングツールとなっています。しかし、Discordコミュニティの運営は非常にマニュアル化しており、現在も定量的に分析できるツールはほとんどない状態です。
そこで、ソシャマでは、今後コミュニティを中心としたファンマーケティングが新しいマーケティングトレンドになることを見越し、新たにDiscordの分析機能を追加いたしました。本機能により、Discordの健康状態をヘルスチェックすることで、より活気あふれるコミュニティ運営を実現してまいります。
会社概要
会社名:ソーシャルマーケティング株式会社
代表取締役:相原 和明
設⽴:2023年1⽉
資本⾦:100万円
所在地:東京都千代⽥区平河町1-6-4
事業内容:マーケティングキャンペーンツール(ソシャマ)の提供・開発
URL: https://social-marketing.io
※「Discord」は、Discord Inc.の商標または登録商標です。
※「Twitter」はTwitter, Inc.の商標または登録商標です。
※「TikTok」はTikTok Pte.Ltd.の商標または登録商標です。
※「Instagram」はInstagram,LLCの商標または登録商標です。
※「Fortnite」は、米国及びその他の国々におけるEpic Games, Inc.の商標または登録商標です。
※その他、本プレスリリースに記載されている会社名、サービス名は、各社の登録商標または商標です。
このプレスリリースには、メディア関係者向けの情報があります
メディアユーザー登録を行うと、企業担当者の連絡先や、イベント・記者会見の情報など様々な特記情報を閲覧できます。※内容はプレスリリースにより異なります。
すべての画像
