DATAFLUCT、出店後の売上金額を高速・高精度で予測、要因の説明も可能なAI出店分析『CAPTAIL Locator』5月13日(金)より提供開始
AutoMLで高精度な予測を安価に実現 専門知識不要でデータドリブンな出店計画が可能
本サービスは、各種データを地図上にマッピングする一般的な商圏分析に留まらず、対象物件に出店した場合の売上金額の推定や、それに影響を与える要因も特定でき、新規出店の成功に直結する示唆を得られます。当社は本サービスの提供を通し、企業と生活者の両者に利益をもたらすサステナブルなビジネスを支援します。

- Excelベースの分析やGISシステムでは、出店分析に科学的な答えが出せない
出店先が売り上げに大きく影響する小売店や飲食店では、多くの企業がGISシステムや独自のデータベースを用いて新規出店候補地の分析を行なっています。しかし、担当者の経験や知識に左右されるこうした分析手法では、分析精度が高くない点や、属人的で再現性が低い点、土地勘のないエリアの出店余地を見逃してしまう点など課題が残ります。
小売店や飲食店の新規出店を取り巻く新しい課題も存在します。人々の生活・消費・移動などのライフスタイルの変化により、これまでのデータや経験が通用しなくなっています。また、市場が成熟して競合店が増えていくことで出店余地が減り、新たな出店先を見つけることも難しくなっています。
- 情報の可視化に留まらない、「説明可能な売上予測」を提示する『CAPTAIL Locator』
『CAPTAIL Locator』は、エリアの情報の可視化やハフモデル分析や重回帰分析等による統計的売上推定だけでは掴めなかった高精度の売上予測により、新規出店の成功を支援します。
1.AutoMLで高速・高精度モデル構築 専門知識がなくても最新の機械学習を活用できる
当社は、画像や動画、音声、文書などの異なる様式のデータを統合的に処理するマルチモーダルデータ活用を得意とし、機械学習に必要な工程を自動で行うAutoMLサービスも提供しております。こうしたデータと技術を基に開発した『CAPTAIL Locator』は、多様なデータを変数に、最新の機械学習を用いて構築したAIで高精度な売上予測が可能です。
従来の売上予測モデルの構築は専門のデータサイエンティストがおこなっていたため、時間とコストがかかっていました。 CAPTAIL Locator は、自動的に売上予測モデルを構築するAutoMLという技術で、高速・安価なサービス提供を実現しました。
AutoMLでは高速に何度でも売上予測AIを構築できるため、売上影響要因の仮説検証を繰り返して精度を向上できます。また、出店後には実際の売上実績データを入力することで、AIモデルを継続的に精度向上し、既存店のモニタリングや好調店の要因分析にも活用できます。
AutoMLを活用した売上予測モデル構築のイメージ
2.売上に影響する要素も把握できる「説明可能なAI」で、社内の意思決定をスムーズに
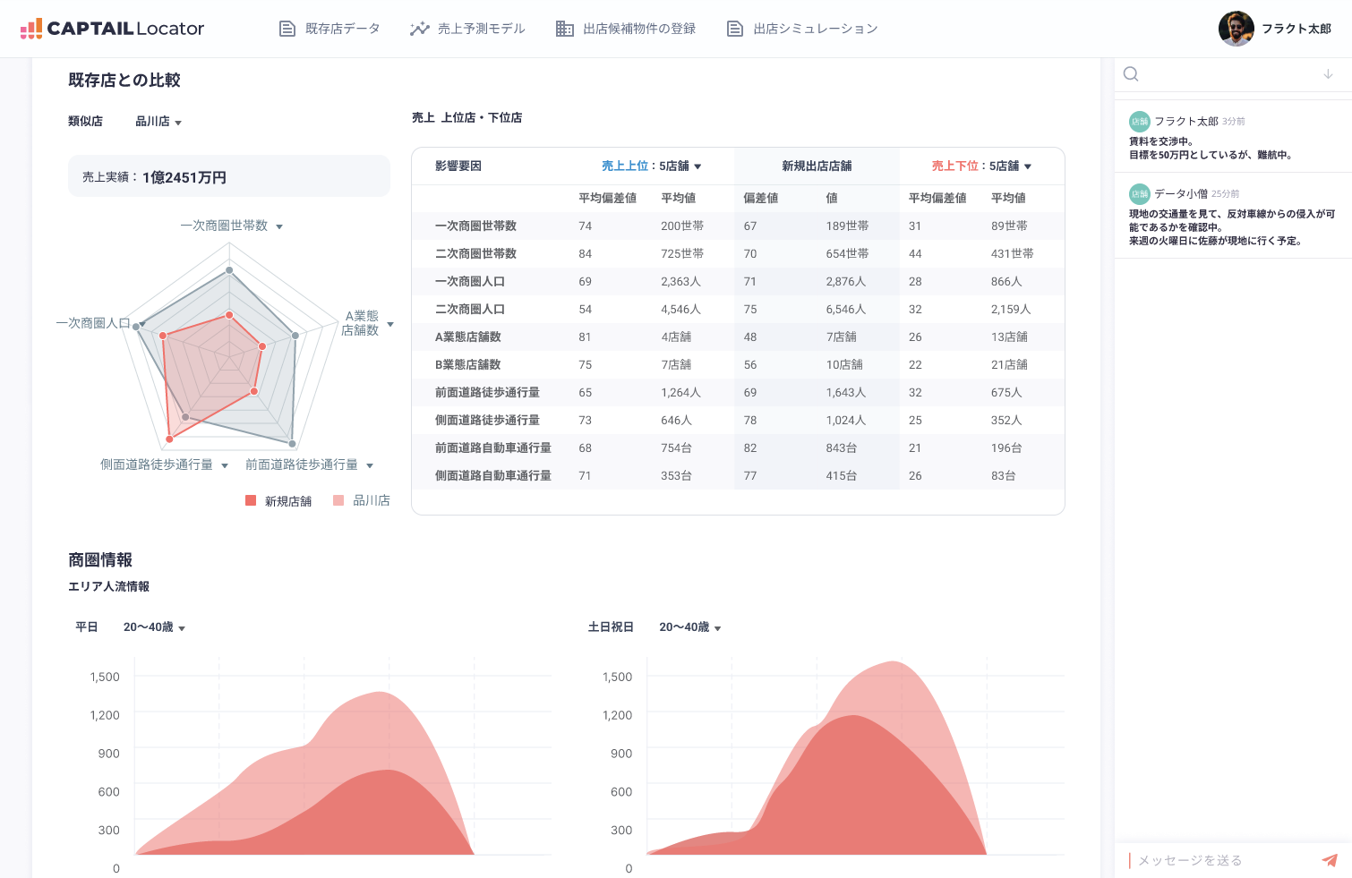
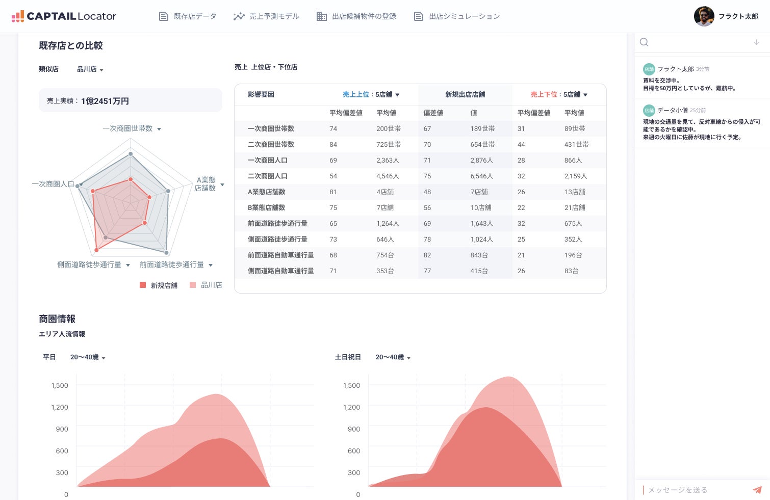
多くのAIサービスが抱える「分析結果の理由を説明できず、社内の意思決定に活用できない」という問題を解決するため、ニューラルネットワークでは難しいとされてきた「説明可能性」を実現しました。店舗の売り上げに影響を与える要因を可視化し、データ活用の専門的な知識がなくても売上予測モデルの改善や、データに基づく意思決定ができる環境を提供します。
サービス画面イメージ 既存店との比較
サービス画面イメージ 候補物件に出店した場合の売り上げを推定
3.歩行者からの視認性を考慮するための実地調査データなど、多様なデータから多角的に分析
本サービスは、一般的な商圏分析サービスが提供する機能も備えており、各種データを地図上にマッピングしたり、自社の店舗データを記録したりすることが可能です。国勢調査の人口データなどのオープンデータのほか、競合店や各種施設の情報、携帯キャリア等の提供する人流データなどを組み合わせて、多角的に商圏を分析できます。
また、データ収集・データ基盤構築にも実績を持つ当社の知見を活用し、歩行者からの視認性などの実地調査データを収集し、分析に活用することもできます。
多様なデータから商圏分析が可能
サービス画面イメージ 候補物件に関する情報をマップに表示
- 詳細に関するお問い合わせ
『CAPTAIL Locator』の利用に興味・関心のある方、利用をご希望の方はWebサイトよりからお問い合わせください。(https://locator.captail.ai/brochure)
- 「第6回 AI・人工知能EXPO【春】」に出展
当社は、2022年5月11日(水)から13日(金)に東京ビッグサイト(東京都江東区)で開催される「第6回 AI・人工知能EXPO【春】」(主催:RX Japan株式会社)に出展します。『CAPTAIL Locator』のほか、AIを活用した業務・品質管理の「自動化・効率化」や「データ活用」、「在庫管理の最適化」、「人手不足の解消」、「AI・DX人材の育成」といったイベントのテーマに関連したプロダクト13本が一堂に集結します。
詳細は2022年5月10日(火)公開のプレスリリース(https://prtimes.jp/main/html/rd/p/000000109.000046062.html)をご参照ください。
- 株式会社DATAFLUCTについて
2019年の設立以来「データを商いに」というビジョンのもと、活用されていないデータから新たなビジネスを創出し、企業と社会に価値を生み出しつづけるデータサイエンス・スタートアップスタジオです。衛星画像データから位置情報やPOSデータまで幅広い分析実績をもち、技術やデータにかかわらず業界をこえたアルゴリズム構築を得意としています。
食品流通から不動産分野まで多彩な自社サービスを開発する中で蓄積された知見を生かし、様々な企業のDX支援を行っています。またデータ活用によってSDGsに貢献することを目指し、ビジネスと社会貢献を両立させる新規事業開発にも積極的に取り組んでいます。2019年JAXAベンチャー※認定企業。
※宇宙航空研究開発機構(JAXA)の知的財産・業務での知見を利用して事業を行う、JAXA職員が出資・設立したベンチャー企業。
<企業概要>
本社所在地:東京都渋谷区道玄坂一丁目19番9号 第一暁ビル6階
代表者:代表取締役 久米村 隼人
設立:2019年1月29日
電話番号:03-6822-5590(代表)
資本金:13億4,712万円(資本準備金含む)
事業内容 :マルチモーダルデータ活用サービス(AI/機械学習/ビッグデータ解析)の提供、企業のDX支援
WEBサイト:https://datafluct.com/
Twitter:https://twitter.com/datafluct
Facebook:https://www.facebook.com/datafluct/
note:https://note.datafluct.jp/
このプレスリリースには、メディア関係者向けの情報があります
メディアユーザー登録を行うと、企業担当者の連絡先や、イベント・記者会見の情報など様々な特記情報を閲覧できます。※内容はプレスリリースにより異なります。
すべての画像
