CACのコールセンター向け品質評価自動化ツール「Beluga Box SaaS」と丸紅情報システムズ「Omnis」が連携開始
■背景:コールセンターにおける応対品質向上の課題
現在、コールセンターの応対業務では、AIによる自動応答など技術の進歩に伴い、人による応対には、これまで以上に高度な応対が求められるようになっています。以前から応対品質向上のため多くのコールセンターでは、人手を使ってコールを聞きおこして応対の評価を行っていましたが、昨今ではオペレータ人材獲得の難しさから評価業務を丁寧に行うことができないコールセンターも多いとの声が聞かれます。この課題の解消に向け、このたび、CACと丸紅情報システムズのサービスを連携させることとなりました。
■Beluga Box SaaSの品質評価自動スコアリング
Beluga Box SaaSでは音声解析を用いて、以下の3つの品質評価の自動スコアリング機能を提供します。
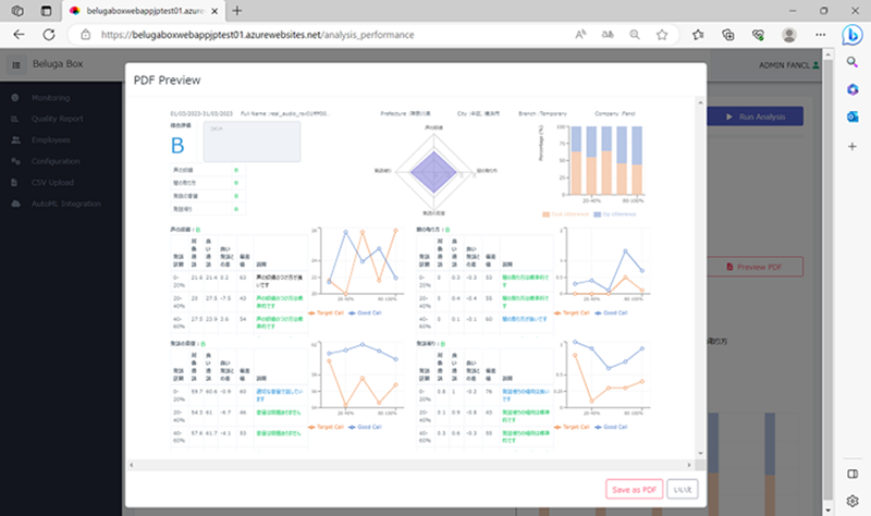
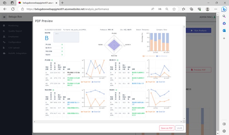
1. 品質評価レポート自動生成機能
手本となる通話データを登録し、評価対象となるオペレータの通話がどのくらい手本に近いかで応対品質を自動評価する機能です。従来の方法では一部の限られた通話に対する評価しかできなかったため、対象とした通話や評価者ごとの評価のブレなどが問題になっていました。Beluga Box SaaSでは全通話の評価が可能なため、客観的な評価が可能となります。また、客観データに基づき評価ができるため、属人化しやすいソフトスキル面での指導でもオペレータのESを向上させることができます。
図1:品質評価レポート自動生成機能
2. 指導対象音声のピックアップ
自動スコアリングした点数をもとに、注意が必要な通話データを検索できます。従来、応対品質向上のためオペレータへ指導する際に、適切な指導を行うための実際の通話データを探すことに時間がかかるという問題がありました。Beluga Box SaaSを活用することで、品質評価点数が低い(もしくは高い)通話データをソートし、指導に活用できる音声を簡単に見つけることができます。さらに、Omnisのモニタリング画面と連携しているため、テキスト化された通話内容も参照することが可能で、指導の効率を向上させることができます。
図2:指導対象音声のピックアップ
図3:Omnisの通話モニタリング画面(一覧表示)
図4:Omnisの通話モニタリング画面(詳細表示)
3. 指導の成果を可視化
応対品質指導の効果について自動スコアリングされた点数の推移を追って確認できる機能です。従来の1ヵ月に1回人が聞いて評価する方法では、指導効果の検証が分析対象にどの通話を選択したかに左右されてしまうため、正確な検証がしづらいという問題がありました。Beluga Box SaaSを活用することで、対象期間の全通話の評価データの推移を確認することができ、指導した項目が改善しているのかを一目で確認することができます。
図5:品質評価スコアの推移確認画面
■Beluga Box SaaSのオペレータケア機能について
CACの音声感情解析技術を用いて、オペレータのヘルスチェックを行うことができます。オペレータの元気度や顧客のクレームに合わせてフォローすべきオペレータを抽出し、AIが自動でフォローします。コールセンター全体の応対品質を高めるには、高い応答品質を持つオペレータの定着率を上げることも必要であり、Beluga Box SaaSを利用して育成したオペレータが離職しない仕組みを作ることが可能です。
図6:Beluga Box SaaS オペレータケア機能
■「Omnis」について
Omnisは音声認識を起点にコールセンター向けの業務効率化を支援するクラウドサービスです。複数の高精度な音声認識エンジンからお客様に合ったものを採用いただけます。加えて、「文章要約」は、通話のテキストデータをわかりやすく抜粋、または生成AIを用いて活用シーンに合わせた文体で、短時間に要約することができます。問い合わせ内容のキーワードと関連性の高い回答候補をオペレータに表示する「FAQ」、通話センテンスごとの感情(平静・喜び・怒り・悲しみ)のスコアリングや、オペレータの元気度を数値化する「感情分析」などの機能も搭載しています。
■コールセンター向け感情解析AI「Beluga Box SaaS」
「Beluga Box SaaS」は音響解析をもとに、コールセンターの通話の解析を行うことができます。世界50か国、4,300ユーザーを超えて利用されている音声感情解析AI「Empath」を活用し、コールセンターに特化した機能を用意。オペレータ、顧客双方の音声を解析し、コールセンター運営に役立つデータを見つけ出します。
https://belugabox.webempath.ai/
■丸紅情報システムズ株式会社について
丸紅情報システムズは丸紅I-DIGIOグループの一員として、最先端ITを駆使した付加価値の高いソリューションやサービスを、お客さま視点で提供するソリューションプロバイダです。製造・流通・サービス・小売・金融業を中心とする様々な業界の知見と高度な提案力、グローバルな視点からお客さまの差別化に貢献する最先端技術やそれを活用した新しいソリューションの開発力が強みです。ソリューションや製品、サービスを通じて、期待を超える新しい「価値」の創出でお客さまのビジネスを支援します。
<株式会社シーエーシー(CAC)概要>
所在地:東京都中央区日本橋箱崎町24番1号
代表者:代表取締役社長 西森良太
資本金:4億円(東証プライム上場 株式会社CAC Holdingsの100%子会社)
事業内容:システム構築サービス、システム運用管理サービス、業務受託サービス
コーポレートサイト:https://www.cac.co.jp/
[商標等について]
・本資料に記載されている社名、製品名等は各社の商標または登録商標です。
*本リリースに記載された内容は発表日現在のものです。その後予告なしに変更されることがあります。
<本件に関するお客様からのお問い合わせ先>
株式会社シーエーシー
新規事業開発本部 Empath事業担当
E-mail:empath_info@cac.co.jp
このプレスリリースには、メディア関係者向けの情報があります
メディアユーザー登録を行うと、企業担当者の連絡先や、イベント・記者会見の情報など様々な特記情報を閲覧できます。※内容はプレスリリースにより異なります。
すべての画像
